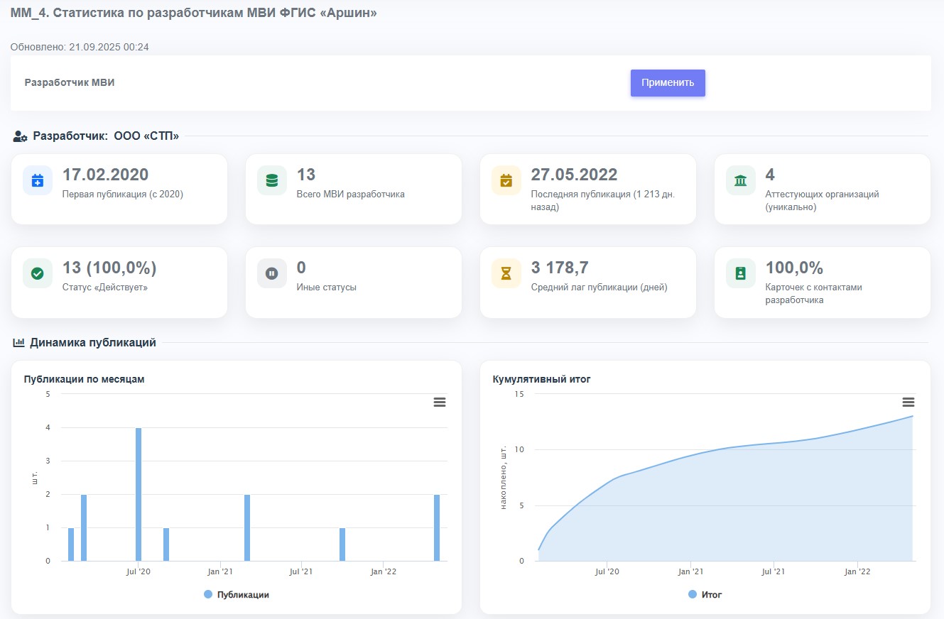
Отчёт «MM_4. Статистика по разработчикам МВИ ФГИС «Аршин»» фокусируется на деятельности отдельного разработчика с 2020 года. После выбора разработчика в выпадающем списке рассчитываются ключевые показатели: первая и последняя публикации, общее число МВИ, доля статуса «Действует», количество задействованных аттестующих организаций и средний лаг от даты свидетельства до публикации.
Блок графиков отражает динамику: помесячные публикации и кумулятив, распределение по статусам (stacked), топ-аттестующие организации и «виды измерений» для выбранного разработчика. Отдельно оценивается качество данных — заполненность полей (величина, пределы, погрешность) и доля карточек с контактами, что помогает выявлять пробелы в оформлении и поддержке.
Для оперативного контроля темпов добавлены сравнения YTD/LYTD по ISO-неделям, тепловая карта год×месяц, а также сезонность и топ назначений методик. Наводите курсор для подсказок, используйте меню графиков для выгрузки данных/изображений и сопоставляйте метрики, чтобы вовремя замечать пики активности, снижение темпа или узкие места, связанные с задержками публикаций и качеством карточек.
Выберите вариант подключения профессионального доступа
к полной и актуальной информации
Типовой отчет
Статистика по разработчикам МВИ ФГИС «Аршин»
Для покупки отчета необходимо авторизоваться.
Исследование
Подписка
Для покупки подписки необходимо авторизоваться