Методика поверки «Хроматографы газовые аналитические серии "Цвет-500М"» (1.550.150 МУ)
с сл
-Q
МЕТОДИЧЕСКИЕ УКАЗАНИЯ
Хром^ографн газовые аналитически© серии "Цвет-500Т .
I,550.150 W
Методика поверки

ФБУ “Волгоградский ЦСМ"
Настоящие методические указания распространяются па хроматографы газовые аналитические серии "Цвет-500М" и устанавливают методы и средства их первичной и периодической поверок.
Межповврочпый интервал - один год.
I. ОПЕРАЦИИ И СРЕДСТВА ПОВЕРКИ
I.I. При проъедении поверки должны быть выполнены операции, указанные в табл. I.
Таблица I
Xn----!■ ... ---в»Г—г-: г
|
Наименование операции |
Номер пункта поверки |
Обязательность проведения операции при: | ||
|
выпуске из производства |
выпуске из ремонта |
эксплуатации и . хранении | ||
|
Внешний осмотр |
I.I |
да |
да |
да |
|
Опробование |
3.2 |
да |
да |
да |
|
Определение метро- | ||||
|
логических характе- | ||||
|
ристик: |
3.4 | |||
|
определение от- |
• | |||
|
носительного средне- | ||||
|
го квадратичеокого |
3.4.1 | |||
|
отклонения выходного |
3.4.9 | |||
|
сигнала |
да |
да |
да2 | |
|
определение изме- |
3.4.10 | |||
|
нения выходного сиг- | ||||
|
нала за 48 ч непре- | ||||
|
равной работы хрома- | ||||
|
тографа |
да1 |
да |
да2 | |
Продолжение табл0 I
|
Наименование операции |
Номер пункта поверки |
Обязательность проведения операции при: | ||
|
выпуске из производства |
выпуске из ремонта |
эксплуатации и хранении | ||
|
определение погрешности коэффициента деления выходного сигнала |
3О4ОП |
нет |
нет |
да3 |
|
определение стабильности градуировочной' характе- |
Зо4о12 |
нет |
нет |
да3 |
|
ристики | ||||
-
1) Для хроматографов, подвергаемых периодическим испытаниям.
-
2) При отсутствии нормативно-технической документации на методику выполнения измерений хроматографом.
-
3) При наличии НТД на методику выполнения измерений хроматографом.
1,2о Допускается проводить периодическую поверку хроматографа только с теми детекторами, с которыми эксплуатируется хроматограф на данном предприятии в течение межповерочиого интервала.
1в3. При проведении поверки должны быть применены следующие средства поверки и материалы:
- цифровой вольтметр типа Щ-300, диапазон измерений -10 мВ - 1 кВ;
-
- источник питания постоянного тока типа Б5-7, диапазон напряжений - 0 - 30 В, нестабильность выходного напряжения - 0,1 % по ТУ E30.323.4I5;
-
- потенциометр типа КСП4 класса 0,5, диапазон измерений - 0,1 - 0,9 мВ по ГОСТ 7X64-78;
-
- микрошприц типа МШ-ЮМ по ТУ 2.833*106, объем доз 9,5 - 10,5/J-l, погре-тность I
-
- смесь пропана с гелием или азотом, диапазон объемной доли пропана 0,19 - 3,3 %, погрешность аттестации
Ю %;
-
- гексан "ХЧ" ТУ 6-09-4521-77 (99 %);
-
- нонан ГСО 2585-83 (99,90 %)’,
-
- тридекан "ХЧ" по ТУ 6-09-4467-77 (98
-
- гексадекан ”ХЧ" по ТУ 6-09-3659-74 (98 %);
-
- лиадан ГСО 1855-80 (99,8 %);
-
- метафоо ГСО 1854-80 (98,5 %);
■ - азобензол ГСО 1949-80;
-
- додекан "ХЧ" по ТУ 6-09-4518-77 (99 #);
-
- ацетон ОСЧ ТУ 6-09-3513-82 (99,8 %);
-
- вода дистиллированная ГОСТ 67-0972.
Указанные средства поверии должны быть поверены или аттестованы в соответствии с ТОСТ 8,002-71 и
ГОСТ 8.326-78.
-
1.4. При проведении поверки применяют следующие вспомогательные средства поверки и материалы:
-
- бюретка типа 1-2-100-0,2 по ГОСТ 20292-74;
-
- газохроштографическая колонка по ГОСТ 16285*430;
-
- газообразный гелий (99-99,5 $);
-
- азот особой чистоты по ГОСТ 9293-74;
I
i Таблица 2
I
сере фосфору фосфору азоту
|
Коэффициент К для определения минимального значения амплитуды выходного сигнала при фиксированной средней концентрации вещества в детекторе, ед.оч.высо-ты/мг»см“1 2 3, не менее |
Рабочая шкала |
Урезонь шумов нулевого сигнала |
Дрейф нулевого сигнала |
Предел обнаружен .зд, мг/см * | I | |
|
% шкалы рог не бол |
астро, ее | ||||
|
САА-05 |
CAA-05-0I | ||||
|
4«104 ‘ |
8»I05 |
4-I0”6 A |
0,5 |
5 |
1,0*10^ |
|
7,5-J.O4 |
4.IO”6 A |
0,5 |
5 |
5,3»10”4 | |
|
КО6 |
2*I04 |
4«I0~6 A |
0,5 |
5-' |
4,0-КГ7 |
|
2,5<>I06 |
5*I04 |
6,4*10“-° A |
0,5 |
5 |
2,6 •id”’4 |
|
5-I06 |
HO8 |
6,4*I0’"8 A |
0,5 |
5 |
1,3-IQ”4 |
|
3,2’Ю6 |
6,4 *I04 |
3,2-Ю”7 A |
0,5 |
20 |
I,0*IQ“8 |
|
2,К0П |
4,3°I09 |
3,2»I0~U A |
0,5 |
20. |
I.5-I0”4 |
|
2,5*I010 |
.. |
0,5 |
5 |
i,6.io”10 | |
|
I'IO10 |
200 мкВ |
0,5 |
10' |
2,0.10“° | |
|
i*io10 |
— |
200 мкВ |
0,5 |
10 |
2,0-ld"5 |
i
I
Тип детектора
ШД
ПИД
ДПР
ПФД
(рении ДОС)
ТИД
по по по по
+ КК
Ж
ДТП
ДТП (режим ДОС)
Контрольное вещество и его •■концентрация на входе в хроматограф, мг/омЗ
Примечания:
I
При определении дрейфа с плашнвылтп детекторами допускаются единичные выбросы от’внешних доотабаливпруида факторов при сохранении общего характера _пуловой живи.
Определенно дрейфа и уровня ф^ктуациоппых шумов пулевого сигнала с дотекторамя ДТП и ПИД проводится с подсоединенным к хроматографу блоком дозирования генов ДЦГ-П5, а в модели 550 - о ас парат елями.
3.2.3. Определенно дрейфа и уровня флуктуационных
Условия определения: колопки оталыще длиной I ыр заполненные силохромсы С-8Оо зернением 0,2-0sSS ьял.
Раоходы газов: водорода - ЗОсм^/мин, азота - 30 см^/шйд воздуха - 300 om’Vmbh.
Изыорепня провода чорэз 1,5 часа после включения хроматографа пря температурах:
колошей - 373 К (100 °C), детектора - 393 К (120 °C), крапа-дозатора - 373 К (100 °C).
Для мод. 550 темпоратуреп
колонки. - 396 К (125 °С)Р ыопариголя - 493 К (220 °C), детектора - 503 К (230 °C).
Переключатель входного делителя па блоке ионизационного дотоктировапия ВД-36 установить в полоионие ”10’,-0"1) а переключатель делителя выходного сигнала - в положение н4".
Дрейф пулевого сигнала но должен превышать 5 % ъшмтм. КСП, что составляет 2,0*10“^^ А/чв а уровень флуктуационных щумов - 0,5 что составляет 2*10~'^ А,
-
3.2.4. Определение дрейфа я уровня флуктуационных шумов с ДТП
Условия определения: колонки - во п. 3.2.3Р расход гелия - ЗО.см3/мин через каждую колонку, ток моота - 220 м1о Измерения проводят через 2 часа после включения хроматографа при температурах колонки - 343 К (70 °C), крапа-дозатора - 373 К (100 °C)р детектора - 373 К (100 °C).
Множитель шкалы Щ1Ь56 - 2 ( 200 мкВ).
Дрейф нулевого сигнала не должен пропищать 10 % школы КСИ, что составляет 20 мкВ/ч, а уровень флуктуацаопных шутлов - 0,5 %0 что составляет I мкВ.
Примечание. Перед определенном необходимо предварительно продуть линии газа-носителя гелием (расход 10-15 cm3/mheJ в течопие 8 чаоов.
-
3.2.5. Определение дрейфа и уровня флуктуационных шумов нулевого он гнала о ШЩ и капиллярной колонкой
Условия о пред ел опия: колонка стеклянная папиллярна л неэаполпеннаЯр длиной 25-30 м а внутренний диаметром (0,2-0,25) мм.
Расходы газов: водорода - (30 £ I) oj^/ishh, воздуха -(300 + 10) ом3/мкн, газа-поомтеля (аргона):
общий раоход газа (измерить на входа в попаритель) -250 см3/ман; i
коэффициент деления (отношение расходов газа через колонку и штуцер дросселя) - (1:100 - 1:300);
раоход вспомогательного газа подается па тройник через испарителя 2> - (35-45) ом3/мап.
Дли измерения расхода газанюоптеля через капиллярную колонку в термостате колонок к штуцеру ПИД (для набивной колонки) подооедшшть кронктойл о пипеткой из комплекта инструмента и Еринодлежноотей ооглаоно п. 4.3.5 технического описания 1.550.150 ТО.
Определение дрейфа м!уровня флуктуационных шумов проводят через 1,5 чаоа после включения хроматографа при температурах:
колонки - 373 К (100 °C), ио парителя - 423 К (150 °C), детектора - 423 К (150 °C).
Переключатель входного делителя на БИД-36 поставить в положение "IO10", а переключатель делителя выходного сигнала - в положение и4".
ДреИф нулевого сигнала не должен превышать 5 % шкалы КОП, что составляет 2,0«10"13 А/ч , а уровень флуктуационных шумов - 0,5 % шкалы КОП, что составляет 2,0’Ю"14 А.
-
3.2.6. Определение дрейфа и уровня флуктуационных шумов нулевого сигнала с ДПР
Условия определения: колонка стеклянная длиной I м с хроматоном н-AW-NMBb, пропитанным 3-5 % силиконом зв-зо.
Свеженаполненную колонку продуть чистым газом-носителем пре температуре 473 К (200 °C) в течение 8 часов.
Расход газа-носителя - азота особой чистоты -
(30 + I) ом3/мин.
Измерение проводят через 2 чаоа после включения хроматографа при температурах: колонок - 473 К (200 °C) (задается ступенчато, первоначально 100 °C, а через 0,5 часа - 200 °C), испарителя - 523 К (250 °C), детектора -573 К (300 °C).
Переключатель входного делителя на ВД-36 установить в положение "10^°", а переключатель делителя выходного сигнала - в положение ”4”. Соединительный кабель (ВБ-ВК) на вынооном блоке ВБ подсоединить к разъему I.
Дрейф нулевого сигнала не должен превышать 5 % шкалы КСП, что составляет 2*10~^3 А/ч, а уровень флуктуационных шумов - 0,5 что составляет 2’10"14 А.

3.2,7.0цредоленпо даБфа и уровня флуктуационных шу
мов о ШД
Уолозяя определения: колонка - по п. 3.2.6.
Расхода газов: азота - 45 ом3/ыйнр водорода -
65 ом^/ыии, воздуха - (ИО + 5) ом3Ланв
Измерения проводят о интерференционным фильтром на
• сору через два чаоа поело включения хроматографа при температурах: колонки - 463 К (190 °C)в иопарателя - 513 К (240 °C), детектора - 473 К (200 °C).
Переключатель входного делителя да БВД-Э6 установить в положение "10ой, а переключатель делителя шходпого сигнала - в половеныо ‘'64й о
Дрейф пулевого сигнала не долдон превышать 5 шкалы КСП, что составляет 3,2«10“^ А/ч, а уровень флуктуационных шумов - 0,5 & что составляет Зв2*10~^ А.
3.2,8а Определение дрейфа и уровня флуктуационных
«умов о ТИД
Условия определения: колонка - по п. 3.2.6.
Расходы газов: азота - (30 + 1) ом3/кин, водорода -(15-16) ом3/мин, воздуха - (160-180) см3/мшг- для фоофор-пого канала; азота - (33-35) ом3Лпш, водорода - (14-15) ом3/мин, воздухе. - (160-180) сы3/мш1 - для азотного канала. . .
Измерения проводят через 2 часа после включения хроматографа при теыпоратурах: колонки - 463 К (190 °C), испарителя - 503 К (230 °C), детектора - 593 К (320 °C).
Переключатель входного делителя на ВЩ-Э6 установить в положение , а переключатель делители выходного оигнала - в полохекко "32". л • .
ДреЁф нулевого сигнала не додаен прокапать 20 ^.шкалы КСП, что составляет '6,4’10”12 А/ч, а уровень флуктуационных шумов - 0,5 %, что составляет 1,6*10^3 А.
12 . . ‘ .
ЗоЗ, Определенно амплитуда'выходного сигнала проводят о каадам из детекторов, входяжх в ко?аплект хроматографа в
Для определения амплитуды (шооты шка контрольного вещества) на вход хроматографа десять раз водам? ottaob, рогяотрируют на печатающем уатро^отве САЛ-06 вж CAA-O5-OI (мод. 550). работающем в рокааю мнтегртровапйя, высоту h и шюп(едь s пиков ко15трольпонй ващеотва и определяют среднее арифкетичаокое значение яуоота h и евдяД з.-
Значение амплитуда, hf доллво быть не менее нормирующего значения ьнорм’ к°,?0Р00 определяют по форх^ло:
^норел =
1де К - коэффициент преобразования оредней концентрации С контрольного вещоства в детекторе в сигнал выооты; нормируемая отдельно для каццого детектора.
Для ПИД К « 4,0*109 с.СМ-06, К « 0,0-ICl6 о CAA-05-0I (мод.’550).
Для'ДТП - 1,0’Ю7.
Для ДПР - I.0.I012 с САЛ-06, К = 2-IQ9 о СМ-05-01 (мод. 550).
Для ПФД (фосфор) - б.О.К^^О.Пв о САА-06,
К = I,0-ipt0. О,не о CAA-05-0I.
Для ПфД (сера) - ^‘IjP.0.122 о САА-06,
К i 5,0*1Сг»0,122 о CAA-05-0I.
Для ТИД (фосфор) - 3,2-10^-ОД18 о САА-06,
К = 6,4*10 9.0,118 о CAA-05-0I,
Для ТВД (азот) - 2,1 ’IO11’ 0,154 о САА-06,
К « 4,3‘108.0,Ш 6 CAA-05-0I.
л 7
Для ВД к капиллярной колонки - 2,5*10 .
Сроднее значение концентрации С контрольного вещеотва в детекторе рассчитывают по формуле:
с “ ‘тИН (2)
где g - количество введенного в хроматограф контрольного вещества, мт*;
q - скорость газа-носителя, ом3/о.
При дозировании газовым краном G рассчитывают по
|
формуле: |
7,06«10“3«P*V *с G а _z---у—s.„o_, о) |
где Р - атмооферное давление, ш рт.ст.;
v - вместимооть дозы, см3;
Tq~ температура крана-дозатора. К; с0- объемная доля вещества в пробе, %.
При дозировании микрошприцем Q рассчитывают по формуле:
G - co.vq, (4)
где со- массовая концентрация вещества (метафоса с ТИД, ПФД, линдана с ДПР, нонана с ПИД в мод. 550) в растворе, мг/см3,
VQ- объем пробы о учетом объема жидкости, испарившейся из иглы микрошприца при дозировании, ом3.
При дозировании микрошпряцем чистого вещества в случае работы с капиллярной колонкой о рассчитывают по
формуле:

(5)
где р - значение плотности вещеотва (додекана), г/см3;
о
vq - объем пробы, огл ;
Q ” Расход газа-носителя через колотсу, ом3/о; %бщ “ РасхОД газа-носителя через сброс, см3/с.
Значение с контрольного вещества рассчитывают по фор-
|
муле: |
С = -g'h > (6) S‘Q |
где q- расход газа-носителя для поддува в детектор.
При измерениях рекомендуется параллельно производить запись аналогового сигнала на ленте КСП4, используя соответствующий множитель шкалы, с целью контроля качества разделения компонентов анализируемых смесей и упрощения ориентации в записи сигналов на ленте печатающего устройства.
Допускается подбор температур колонок и испарителя в пределах + 20 К (+ 20 °C) от указанных значений с целью достижения наиболее полного разделения контрольных ве
ществ.


При работе с ионизационными детекторами регистрируемые значения h и s следует увеличить в 10 раз при входном измерительном сопротивлении I09 Ом, в 100 раз -при сопротивлении 10® 0м и в 1000 раз - при сопротивлении 10? Огл (для САА-06).
-
3.3.1. Определение амплитуды выходного сигнала с ЛИД и ДТП проводят при дозировании газовым краном контрольной смеои - пропана в азоте или гелии. Объемная доля пропана в азоте (гелии) - 0,5 %.
Условия определения - по п. 3.2.3 и 3.2.4. Объем дозы - 0,125 ом3.
о
Колонка обогатительная объемом 0,8 см , заполненная молекулярными ситами СаА или Нах (фракция 0,2-0,3 мм), прокаленными при температуре 673 К (400 °C) в течение четырех часов» Температура десорбции - 503 К (230 °С)в
В качестве контрольного вещества используетоя пропан в азоте с объемной долей пропана 0,001 Объем смеси -—200 см3.
К штуцеру ГАЗ-НОСЙТЕЛЬ на задней панели обогатительного устройства подсоединить азот с ЩГ-1Б хроматографа. К штуцеру АЛАЖЗИШМЫЙ ГАЗ ВХОД подсоединить через редуктор баллон с контрольной омесыо пропайа в азоте. Объемная доля пропана в азоте - 0,001 %.
К штуцерам крана-дозатора через переходную трубку и тройник с дозатором подсоединить обогатительную колонку. Тройник с дозатором присоединить на пход анализируемого газа в обогатительную колонку.
К штуцеру АНАЛИЗИРУЕМЫЙ ГАЗ ВХОД подсоединить бюретку для измерения расхода газа. Кран-дозатор установить в положение ОТБОР ПРОШ и с помощью дросоеля установить раоход анализируемого газа в пределах от 10 до 30 ом3/мип. Провести анализ пропана с предварительным, обогащением следующим образом. Установить кран-дозатор в среднее положение. Снять электропечь с обогатительной колонки и опустить ее для охлаждения в сосуд с водой на I мин. Сменить сосуд с водой па сосуд с водой комнатной температуры. Перевести кран-дозатор в положение ОТБОР ПРОШ и пропустить через обогатительную колонку ~ 200 см3 смеси пропана в азоте с объемной долей пропана в азоте 0,001 Объем смеси зависит от расхода анализируемого газа и времени пропускания его через обогатительную колонку. Поэтому необходимо следить за постоянством расхода анализируемого газа» Время пропускания анализируемого газа через обогатительную колонку должно быть одинаковым во всех анализах и корродироваться с помощью секундомера.
Установить кран-дозатор в ореднее, нейтральное положение 9 снять сосуд о водой0 поместить обогатительную колонку в электропечь,, переключить кран в положение ПРОДУВКА и одновременно включить запись диаграммной ленты. Переключить кран в среднее положениев Снять электропечь с обогатительной колошей и поместить колонку для охладде-ния в сосуд, с водой на I мин. Провести десять последовательных анализов пропана с обогащением. Определить среднее значение выходного сигнала и вычислить СЮ. Полученное значение СКО площади пиков контрольного вещества не должно превышать 10
3.4.10. Определение изменения выходного сигнала за 48 часов непрерывной работы хроматографа проводят с каждым детектором: с ПИД и ДТП по п. 3.4.1 в изотермическом режиме с газовым краном, с ПИД по нонану (мод. 550) по п. 3.4.1, с ПОД по п. 3.4.6, с ТИД по п0 3.4.5, с ДПР по п. 3.4.4.
Контрольную смесь для определения с детекторами ДПР, ТИД и ПФД в количестве 100 мл’хранить в герметично закрытой посуде в холодильнике. При дозировании использовать’’свежие” порции смеси.
Определяют средние арифметические значения высот пиков и времен удерживания контрольного вещества.
После выхода хроматографа на режим проводят десять последовательных измерений выходного сигнала и находят их средние значения (XQ).
Через 48 часов непрерывной работы хроматографа снова
ленное значение напряжения поддерживать постоянным в течение всей проверки.
Установить коэффициент деления MI с помощью кнопочного переключателя равным "I” (переключатель 1/64 должен быть отжат). Измерить величину выходного напряжения 1^ v На короткое время следует изменить коэффициент деления и затем возвратить его к исходному значению.
Зарегистрировать показания вольтметра (l g)° Операцию следует повторить пять раз, определить среднее арифметическое значение показаний измерительного прибора (ьр.
При каждом значении коэффициента деления сигнала (мр следует провести операции, указанные выше, и определить среднее арифметическое значение показаний вольтметра ( ьр.
Относительную погрешность деления сигнала ( Змр определяют по формуле:
ЗМ1 “ (1--Ц (9)
Относительная погрешность ко^фщиента деления сигнала не должна превышать + 1,0
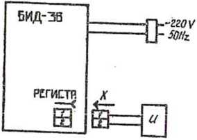
Для проверки относительной погрешности деления выходного сигнала блока ионизационного детектирования ЩЦ-36 собрать поверочную схему согласно рис. 2, закрыв вход усилителя заглушкой.
____Включить блок ШДг36_и цифровой вольтметр в сеть. Переключатель входного деления установить в положение "1010 Измерение проводят через 30 мин после включения приборов.
Клавишей ПИД отключить высоковольтный иоточник + 300 В клавишу КСП поставить в положение ”+" и нажать клавишу

Схема для проверки погрешности деления выходного сигнала Щц,<36

X - разъем РШ2Н-1-5;
и - цифровой вольтметр, например, Щ-300
Рис. 2

КШПЕДО. Уотаповить переключатель выходного делителя в цшюловае "Iя я ручкой КСШПЙ1С. Бастовать напртаоппе и а 0,0 В ± 5 % (по цкфровоцу вольтметру) .
Уотановцть переключатель выходного делителя в полояе-пив "2\ Изморить величину выходного напряжения На короткое время изменить коэффициент деления, а затем возвратить его в доходное ооотоянио. Зарегистрировать показания вольтметра bge2.
Операцию следует повторять пять раз и определить сроднее арифметическое из показаний вольтметра ь^* При каждом значений коэффициента деления сигнала (м±) следует провести Операции» указанные выше, и определить сродное арифметическое значение показаний вольтметра ’ 1^»
Относительную погрешность долепил выходного сигнала (ЗмА) расочитать по формуле:
8Н1 . (1 _ и ) . 100. . {10)
1 1 •
Относительная погрешность долепил выходного сигнала
S м± не должна превышать £ I
3.4.12. Определение стабильности градуировочной характеристика
На вход хроматографа деаять раз подают градуировочную омесь, укаванпую в НТД' на методику цыполнония измерений о копцентредпей С анализируемого компонента, ооответст-вупцей начальному значению диапазона измерений, |И вычисляют значение выходного сигналах*. Значения концентрации компонентов в градуировочной: смеси должны соответствовать значениям, указанным в НТД на методику выполнения измерений.' Погрешность измерений концентрации в омеом должна также соответствовать требованиям НТД.
: 1 28! ... •
Вычисляют вреднее арифметическое значение X и значение относительного изменения выходного сигнала А по формуле:
Х-Хрр
Хгр ‘
А аж
(II)
где Хт.р - значение выходного сигнала, соответот-вуицее по градуировочной характеристика концентрации С анализируемого компонента.
Значение А не должно превышать более чем в 1,4 раза погрешность градуировки, установленную НТД. Если значение А превышает указанное, то проводят поверку хроматографа-по п.п. 3.4.1-3,4.10.
Примечание. Если в 1ГГД на методику выпокзеияя измерений не нормирована отатнчоокая характеристика преобрапо-вания, то определяют относительное вреднее квадратическое отклонение выходного о встала а подавая на вход хроматографа аттестованную омеоь. Концентрация компонентов в смеси должна соответствовать указанной в НТД.
-
4. 0Э0ШЕНИЕ РЕЗУЛЬТАТОВ ДОВЕРЕН
ж
-
4.1. Результаты поьорки хроматографа заносят в протокол по форме прялааения 2 раздельно для каждого детектора*
-
4.2. Положительные результаты государственной первичной поверка оформляют эапиоью в паопорта, удостоверенной подпиоью поверателя, и опломбируют крепежные вннты на корпусах блоков щи бора.
29
4.3в Положительные результаты ведомственной первичной поверки оформляют записью в паспорте в порядке, установленном ведомственной метрологической службой.
-
4.4. Положительные результаты государственной периодической поверки оформляют выдачей свидетельства установленной формы и вновь опломбируют крепежные винты на корпусах блоков хроматографа.
-
4.5. Положительные результаты ведомственной периодической поверки оформляют в порядке, установленном ведомственной метрологической службой.
-
4.6. Хроматографы, не удовлетворявшие требованиям настоящего стандарта, к выпуску в обращение и применению не допускают и на них выдают извещение с указанием причин непригодности.
ПРОТОКОЛ №
поверки хроматографа, принадлежащего
Дзержинскому ОКБЛ НПО "Химавтоматика"
Тип хроматографа - Цвет-500 М, модель Детектор
Изготовитель - Дзержинское ОКБЛ, год изготовления 19 г.
Порядковый номер
Наименование и номера блоков:
Блок аналитический БЛ-95
Блок управления БУ-125
Блок ионизационного детектирования БЦЦ-36
Блок питания детекторов БЦД-56
Блок подготовки газов БПГ-1Б
Система автоматизации анализа САЛ-03-03
Система автоматизации анализа CAA-05-0I Усилитель дифференцирующий УД-2М
Устройство обогатительное УО-89 Устройство равновесного пара УРП-82
Блок дозирования газов ВДГ
Потенциометр автоматический КСП4-909
Условия поверки:
К (°C); кПа;
%;
Температура отгружающего воздуха Атмосферное давление Относительная влажность Напряжение питания
Io Определение дрейфа и уровня флуктуационпых «умов нулевого сигнала
|
Напмепованхэ пара?1б?ров |
Значение паратРЯ | |
|
до паопорту |
действительное | |
|
Дрейф нулевого ояг-паж Уровень флуктуаций пулевого сигнала | ||
2. Определение аышштуда выходного оагнаж
|
Значения выходного сигнала |
Среднее арифметическое значение выходного сигнала |
Значение амплитуда выходного сигнала, полученного nps йзморениях |
ЫННИ1ШЛЬПО« допуокавиоэ значение ашлзтуда выходного сигнала |
3. Определенна ореднего квадратнее окого отклонения i выходного онпшла
|
Значение выходного оигиала |
Среднее арнфыети-чеокое значение выходного ожгнала |
Среднее квад-ратичоокое отклонение выходного овгнала |
|
h . hi 31 |
t . h 8 |
St 3h §8 |
4. Определение изменения виходпых сигналов ва 48 часов но прорывной работа
|
Значение выходного сигнала |
Среднео арафм.виачо-нме выходи, сигнала |
Значение по паспорту |
Дсаотвятсш»- ноо значапио | ||||||||
|
tl |
h |
3t |
t+ |
&t,s |
&t,h ..... W .. |
\9Н | |||||
-
5. Определение погропшооти коэффициента деления выходного сигнала
Значение •
Зпачоппе
Значение
ПогрОонооть
коэффициента'
напракошш
.чал ряжения
коэффащиоп-
деления
па входо,
• м3
на выходе,
МВ
™ ЖГ’
-
6. Определенно стабпльпоотн градуировочной характо-растикв
Значение выходного сигнала
X
Средпве эначете выходного сигнала
. X
Значение выходного сигнала по градуировочной характеристике

Относительное ивмо-ваимо выходного олгиаха
А
Заключение по результатам поверки
НРИЛОЕЕИИЕ L
Выдано свидетельство (извещение о непригодности)
от___19 г.
Поверку проводил___________«___—---------—
_______________19 г.
МЕТОДИКА приготовления контрольных смесой для поверка и испытаний хро^тографов аналитических газовых сорив ’’Цвот-бООМ”;
Настоящая методика уо/анавливавт метод приготовления контрольных смооей, иопольз уемах при проверке метрологических характеристик хрог/лтогр&фов.
-
I. ОБЩИЕ ПОЛОЖЕНИЯ
-
1.1, Массовые концентрации контрольных Бощеотв долхнп соответствовать значениям, указанным в технических уоло-киях на хроматограф и в методнчеокнх указаниях по поверке, с отклонением от поминального 'значения па + 10 $ относительных.
-
1.2, Контрольные омоои готовить весообъомпым, объемным и весовым методами,
-
1.3, Массовая концентрация контрольного компонента
в растворе, приготовленном веоообъмным методом определяется по формуле:
с « 4^’ (I.I)
вде касса растворяемого контрольного кошонента,
мг:
v - объем приготовленного раствора, ом .
-
1.4, Контрольные оме си о меньшими значениями концентраций готовить разбавдапаом приготовленного по и, 1,3 раствора о иакоааальним зпачоиясад иаоооаой концентрация.
-
1,5. Массовая ковдэитрацил контрольного компонента в раотворах, приготовленных разбавлением раотворов Носовой концентрации Со, определяется по форкуло:

где сх~ маооовая концентрация компонента в раствора, прзготовлзнпом разбавленном раотвора о маосо-вой копцентрациеП CQP г/ои13 14;
Со - маооошя концентрация контрольных компонентов в раотпорс, приготовленном веоообъеипым способом по и. 1.2, г/ом°;
?1 - аликвотная доля раствора о массовой концентрацией Со, ом14, необходимая для приготовления раствора с массовой концентрацией С„ в объем» Ч ои14!
V2 - объом приготовленной контрольной опоен с массовой вюпцонтрациой Сх, см14.
ж
2*5* Трэдокан ”ГГ для хроматографии по ТУ 6-09-4467-77 о содорианасад ооновдого лоипопонта 98
2.6* Гокоедокап ”Х*Г по ТУ 6-09-8659-74 о осдорканиом основного компонента 98 $.
-
2.7. Нонан - ГСО 2585-83 о оодорханмбм основного компонента 98 £.
-
2.8. Ундекан ”4" по ТУ 6-09-3706-74 о оодоржанаом основного комполка 93 %.

-
2.9. Линдан ( 7 -гоноахлорцмклогоксан) - ГСО IQ55-80 о содераанл&м основного компонента 99,8
2оЮ0 Мвтафос - ГСО 1854-80 о содержанием основного Компонента 98,5
-
2.11. Ацетол "ОСЧ" по ТУ 6-09-3513-82 о оодоряанвбм основного компонента 99,8
-
2.12. Стадцартнно образцы раотвора азобонвола в бензоле ГСО 19-19-80.
-
3. ПгаГСТОВЛЕШТЕ К0ВТР0ЛЫШ СИЖЖк
-
3.1. Перед проводе наем операций по приготовлению коптрольнцх смесей нсиолъзуеьзлэ реактивы, растворители, химическую пооуду выдержать в поыап»онадв где будут готовиться контрольные смеси, но моноо 2 часов.
-
3.1.1. Температура окрулодэй о роди ггрт прихютовлондл контрольных смесей (20 + 2) °C.
-
-
3.2. Приготовить омеоь традвкана в гекоэдокано о объемной долой 0,5 (50 $).
-
3.2 <,1. В кряготовланша оооуд пнпвткаъш на 10 см3 ото° брать по 10 ои3 традвгаад н гексадок&иа.
Погрешность враготовления смеси по традекану составляет 3,6 % отк.
-
3.3. Приготовить омеоь нонана в ундекане о объемной долей 0,004 (0,4 %).
-
3.3.1. Вились н высушить мерную колбу вместимостью 500 ог?.
-
3.3.2. Пинеткой на 2 ом3 набрать 2 см3 нонана а пере-пеотж ого в колбу. Этой хе налетной набирают деоять раз уддекая и переносят в колбу. Затем объем раствора в колбе доводят ундеканом.
-
Погрешность праготоаления смеси по нонану ооотлипнет 3,0 JC отн. •
’3.4. Приготовить раствор метафооа в ацетоне с массовой концонтрацасй 0,001 мг/с«3.
-
3.4.1. Вввеоить тщательно вшитую и высушенную мерную колбу вместимостью 50 ой3.
-
3.4.2. Взвеоить в колбе 50 мг метафооа,
-
3.4.3. В колбу оо взвешенным матафосом внести ацетон, тщательно перемешать в добавить ацетон до круговой риокн так, чтобы нижний край мениска касался верхнего края отметки икали. Содержимое колбы тщательно перемешать.
-
3.4.4. Рассчитать маооовую концентрацию приготовленного раствора по п. 1.3. Массовая концентрация метафоса составляет 1,0 мг/см3.
-
3.4.5. Из нохедного раствора, приготовленного по
п. 3.4.1-3.4.4, праготовдть контрольную омеоь с маосовой
38



ж
Ж7 я

•f

концентрацией 0,001 мг/см3 мотафоса в ацетона»
о
3.406# В мерную колбу шестимоотью 500 см перенести пипеткой 0,5 c«j3 исходного раствора, приготовленного по По 3 04,J.*-3 04 в4 о
Разбавит?.» ацетоном по способу, указанному в п0 3,4.3.
Погрешность приготовления смеси по метафосу составил-ет 3 % оти.
3,5. Приготовить раствор линдана ( у - гексахлорцикло-гексана (Т -ГХЦ) о массовой концентрацией 0,00002 мг/с».^ в гексане,
-
3.5.1, Взвесить тщательно вымытую и выоушеппую норную колбу вместимость» 50 см3,
-
3.5.2, Взвесить в колбе 25 мг Т- ГХЦГ,
-
3.5.3, В колбу внести гексан по способу8 оииоанному в По 3,4,3,
-
3.5.4, Рассчитать массовую концентрацию I - ГХЦГ по п. 1,3.
Массовая концентрация Т- ГХЦГ составляет 0,5 мг/см3.
-
3.5.5, Из исходного раствора, приготовленного по и.п.
3.5.1-3,5.4. приготовить смесь о массовой концентрацией 0,002 мг/ом3 Т- ГХЦ,
-
3.5.6, В мерную колбу вместимостью 250 см3 перенести пипеткой I ом3 исходного раствора, приготовленного по п.По 3.5^1—3.5.4•
Разбавить гексаном, доведя уровень гексана до метки по способу, описанному в п. 3,4.3.
-
3.5.7, Рассчитать массовую концентрацию Т~ ГХЦГ по п. 1.5. Массовая концентрация I- ГХЦГ в растворе, прц-

хютовленным по п. 3,5,6, составляет 0,002 мг/см3.
Зв5в8о Из раотвора, приготовленного по п. 3.5.6, методом разбавления приготовить контрольную смесь с массовой концентрацией 0,00002 мг/ом3 Г - ГХЦГ.
о
-
3.5,9. В мерную колбу вместимостью 100 ом перепеоти пипеткой I см3 раствора, приготовленного по п, 3,5.6. Разбавить гексаном, доведя уровень гексана до метки, по способу, опиоанному в п. 3.4.3,
Погрешность приготовления смеои по Т- гексахлорцикло-гекоалу ооотавлявт 2,6 $ отн,
3.6, Приготовить раствор метафооа в ацетоне с массовой концентрацией 0,01 мг/см3,
-
3.6.1, Взвесить тщательно вымытую и высушенную мерную колбу вмеотимоотью 50 ом3.
-
3.6.2, Взвесить в колбе 50 мг метафоса.
-
3.6.3, В колбу оо взвешенным метафооом внести ацетон, тщательно перемешать и довести уровень ацетона до метки по способу, описанному в п, 3,4,3,
-
3.6.4, Расочитать массовую концентрацию приготовленного раотвора по п. 1,3. Масоовая концентрация метафоса составляет I мг/см3,
-
3.6.5, Из исходного раствора, приготовленного по
п. 3.6,1-3.6.3, приготовить контрольную смесь с массовой концентрацией метафооа 0,01 мг/см3.
з
-
3.6.6, В мерную колбу вместимостью 100 см внести
I см3 раствора, приготовленного по п, 3.6,1-3.6.3. Разбавить ацетоном, доведя уровень ацетона до метки, по способу, описанному в п. 3.4.3.
Погрешность приготовления омеси по метафосу 3 % стн.
3.7. В качество контрольной смеои, содержащей азобензол, попользовать стандартный образец азобензола в бензоле ГСО 1949-80.
308о Приготовить раствор ацетона в дистиллированной воде о объемной долей 0,0001 (0,01 %).
-
3.8.1. Вымыть и высушить мерную колбу вместимостью 100.0 с^о
-
3.8.2, В мерную колбу налить небольшое количество дистиллированной воды. Пипеткой на ОД см3 набрать ОД. см3 ацетона и перенеоти его в колбу. Затем объем раотвора доводят в колбе дистиллированной водой до метки (1000 см3).
Погрешность приготовления смеси по ацетону составляет 1Д % отн.
-
4. УКАЗАНИЯ МЕР БЕЗОПАСНОСТИ
Вое работы по приготовлению смесей проводить в вытяжном шкафу, соблюдая правила личной гигиены й противопожарной безопасности в соответствии о требованиями
ГОСТ I2.I.007-76 и ГОСТ 12,1,004-85•
Воздух рабочей зоны должен соответствовать
ГОСТ- 12.1.005-76,
-
5. ПРАВИЛА ХРАНЕНИЯ
Контрольные смеси хранить в чистых склянках с хорошо притертыми пробками, вдали от источников огня и нагревательных приборов при температуре 4-8 °C.
■ -т

Срок хранения исходного раствора 3-5 дней.
-
6. ТРЕБОВАНИЯ К КВАЛИФИКАЦИИ ОПЕРАТОРА
К работе по приготовлению контрольных смесей допускаются лица» ознакомленные с настоящей инструкцией и имеющие квадифшсациго техника химика-аналитика.
пропан МО
—5 лицдан 2°10
сера и фосфор в
пропан КО"12
о метафосе 1*10 метафоо 1*1О”1 азобензол 2»I0"12
возможностей хроматографов, рассчитанное как отношение удвоенного значения шума (ед.сч.) к коэффициенту К.
20 Значение предела обнаружения приводится как справочная характеристика для сопоставления предельных
Единица счета высоты (амплитуды выходного сигнала) для детекторов ПИД, ДПР, ПФД, ТИД с СЛА-О6 соответствует значению 1в10”15 Л, для детектора ДТП - 0,1 мкВ, для детекторов ПИД, ДПР, ВД, ТИД с С АЛ-05-01 - 5’Ю”1-1 А.
пропан КО”12
додекан
пропан ЫО”12 нонан 2,8 (модель 550)
тктивы и оБОВДоышга
-
2.1, Воен лабораторные рычаяпыв 2 клаоса точности с наибольшим проделом взвешивания 200 г о ценой долош1я 0,2 мг по ГОСТ 24I04-80E,
-
2.2, Колби пополнения 2 пли вместимостью 1000, 500й 100о 50 ц 25 ом14 I пли 2 клпсоа точности по ГОСТ 1770-7^
-
2.3. Пилотки 2 клаооа о поминальной вьюотпиостью 10, 2, I м 0,1 ом14 по ГОСТ 20292-74.
-
-
2.4. Гокоап ИГГ* по ТУ 6-O9-452I-77 о содержанием основного компонента 99
