Методика поверки «ГСИ. Источники питания постоянного тока Agilent серии 6500» (г.р.38425-08)
Федеральное государственное учреждение «РОССИЙСКИЙ ЦЕНТР ИСПЫТАНИЙ И СЕРТИФИКАЦИИ - МОСКВА»
(ФГУ «РОСТЕСТ-МОСКВА»)
УТВЕРЖДАЮ

1ЩИ СИ1
вдокимов 2008 г.
ь ГЦИ СИ директора осква»
ГОСУДАРСТВЕННАЯ СИСТЕМА ОБЕСПЕЧЕНИЯ ЕДИНСТВА ИЗМЕРЕНИЙ
Источники питания постоянного тока Agilent серии 6500МЕТОДИКА ПОВЕРКИ МП-066/447-2008
Москва 2008
Настоящая методика поверки распространяется на источники питания постоянного тока Agilent серии 6500 модификации 6541А, 6542А, 6543А, 6544А, 6545А, 6551А, 6552А, 6553А, 6554А, 6555А, 6571А, 6572А, 6573А, 6574А, 6575А (далее по тексту - источники питания), изготовленные по технической документации фирмы «Agilent Technologies», США, и устанавливает методы и средства их первичной и периодической поверок.
Межповерочный интервал - 1 год.
1 ОПЕРАЦИИ И СРЕДСТВА ПОВЕРКИ-
1.1 При проведении поверки проводят операции, указанные в табл. 1 и применяют средства поверки, указанные в табл. 2.
Таблица 1 Операции поверки
№ п/п |
Операции поверки |
№ п/п МП |
Первичная поверка |
Периодическая поверка |
1 |
Внешний осмотр |
5.1 |
+ |
+ |
2 |
Опробование |
5.2 |
+ |
+ |
3 |
Определение метрологических характеристик |
5.3 |
+ |
+ |
3.1 |
Определение абсолютной погрешности установки напряжения постоянного тока |
5.3.1 |
+ |
+ |
3.2 |
Определение нестабильности напряжения постоянного тока при изменении напряжения электропитания источника |
5.3.2 |
+ |
+ |
3.3 |
Определение нестабильности напряжения постоянного тока при изменении тока нагрузки |
5.3.3 |
+ |
+ |
3.4 |
Определение уровня пульсаций выходного напряжения постоянного тока |
5.3.4 |
+ |
+ |
3.5 |
Определение абсолютной погрешности установки постоянного тока |
5.3.5 |
+ |
+ |
3.6 |
Определение нестабильности выходного постоянного тока при изменении напряжения электропитания источника |
5.3.6 |
+ |
+ |
3.7 |
Определение нестабильности выходного постоянного тока при изменении напряжения на нагрузке |
5.3.7 |
+ |
+ |
3.8 |
Определение уровня пульсаций выходного постоянного тока |
5.3.8 |
+ |
+ |
При несоответствии характеристик поверяемых источников питания установленным требованиям по любому из пунктов табл. 1 их к дальнейшей поверке не допускают и последующие операции не проводят.
Таблица 2
Номер пункта методики поверки |
Наименование и тип основного или вспомогательного средства поверки; обозначение нормативного документа, регламентирующего технические требования, метрологические и основные технические характеристики средства поверки. | ||
Наименование величины |
Диапазон |
Предел допускаемой погрешности | |
5.3.1 -5.3.3 5.3.5 5.3.7 |
Мультиметр цифровой АРРА-}09 | ||
Измерение напряжения ПОСТОЯННОГО тока |
0.. 1000,0 В |
А = ± (0,06х lO’^xU + 10 е.м.р.) | |
Измерение силы постоянного тока |
0... 10,000 А |
Д = ±(0,2х10-^х1 + 40 е.м.р.) | |
5.3.5-5.3.8 |
Катушка электрического сопротивления измерительная Р322 | ||
номинал 0,001 Ом, класс точности: 0,02 | |||
5.3.3-5.3.4 5.3.7-5.3.8 |
Нагрузка электронная программируемая ELTO SHH-2400 | ||
Сопротивление |
160 мОм ., 9 кОм |
А = ±0,06% | |
Напряжение на нагрузке |
4 В .. 500 В |
А = ± 0,08 % | |
Ток в нагрузке |
10 мА.. 120 А |
А = ± 0,06 % | |
5.3.4; 5.3.8 |
Микровольтметр ВЗ-57 | ||
Измерение напряжения | 0,01 мВ .. 300 В |
A = ±(l,5xl0’^xU) | ||
5.3.1 -5.3.8 |
Лабораторный автотрансформатор «Штиль» TSGC2-30-B | ||
Диапазон регулируемого напряжения |
0.. 450 В |
— | |
Максимальный выходной ток |
40 А |
— |
Примечание; 1. Допускается применять другие средства поверки, метрологические и технические характеристики которых не хуже приведенных в табл. 2.
2. Все средства поверки должны быть исправны и поверены в установленном порядке.
2 ТРЕБОВАНИЯ К КВАЛИФИКАЦИИ ПОВЕРИТЕЛЕЙК поверке источников питания допускают лиц, аттестованных на право поверки средств измерений электрических и магнитных величин.
Поверитель должен пройти инструктаж по технике безопасности и иметь удостоверение на право работы на электроустановках с напряжением до 1000 В с группой допуска не ниже III.
3 ТРЕБОВАНИЯ БЕЗОПАСНОСТИПри проведении поверки должны быть соблюдены требования ГОСТ 12.2.007.0-75, ГОСТ 12.2.007.3-75, ГОСТ 12.3.019-80, "Правила эксплуатации электроустановок потребителей" и "Правила техники безопасности при эксплуатации электроустановок потребителей", утвержденные Главгосэнергонадзором.
Должны также быть обеспечены требования безопасности, указанные в эксплуатационных документах на средства поверки.
4 УСЛОВИЯ ПОВЕРКИ И ПОДГОТОВКА К НЕЙ4.1. При проведении поверки должны соблюдаться следующие условия:
• температура окружающей среды, °C |
18.....28; |
• атмосферное давление, кПа |
85.....105; |
• относительная влажность воздуха, % |
30.....80; |
электропитание: | |
• однофазная сеть, В |
198...242; |
• частота, Гц |
49,5......50,5; |
• коэффициент несинусоидальности |
не более 5 % |
4.2 Средства поверки подготавливают к работе согласно указаниям, приведенным в соответствующих эксплуатационных документах.
-
5 ПРОВЕДЕНИЕ ПОВЕРКИ
При проведении внешнего осмотра должно быть установлено соответствие проверяемого прибора следующим требованиям:
комплектности прибора в соответствии с руководством по эксплуатации, включая руководство по эксплуатации и методику поверки;
не должно быть механических повреждений корпуса, лицевой панели, органов управления, надписи на панелях должны быть четкими и ясными;
разъемы не должны иметь повреждений и должны быть чистыми.
При наличии дефектов поверяемый прибор бракуется и направляется в ремонт.
-
5.2 Опробование
Опробование источников питания серии 6500 проводят путем проверки их на функционирование в соответствии с руководством по эксплуатации.
При отрицательном результате проверки прибор бракуется и направляется в ремонт.
-
5.3 Определение метрологических характеристик
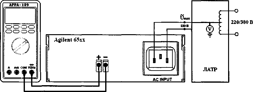
Определение абсолютной погрешности установки напряжения постоянного тока проводят с помощью лабораторного автотрансформатора «Штиль» TSGC2-30-B (далее по тексту - ЛАТР) и мультиметра цифрового АРРА-109 (далее по тексту - мультиметр) следующим образом:
• собирают схему по рис. 1;

Рисунок 1 Структурная схема соединения приборов для
погрешности установки напряжения постоянного тока, определения нестабильности выходного напряжения постоянного тока при изменении напряжения электропитания источника, где: Agilent 65хх - поверяемые источники питания;
АРРА-109 - цифровой мультиметр;
ЛАТР - лабораторный автотрансформатор «Штиль» TDGC2-30-B.
на ЛАТРе устанавливают напряжение на выходе равным 220 В и контролируют его при помощи встроенного вольтметра;
на поверяемом источнике при помощи регулятора «VOLTAGE» и функциональных клавиш устанавливают значения напряжения постоянного тока на выходе, соответствующие 10%, 50%, 90% от диапазона значений воспроизводимой величины;
по показаниям мультиметра фиксируют значения напряжения на вькоде источника;
определения абсолютной
• абсолютную погрешность установки напряжения постоянного тока определяют по формуле (1):
(1)
и уст Uu3M>
где: UycT - значение напряжения по показаниям поверяемого прибора;
Пизм - значение напряжения по показаниям мультиметра АРРА-109.
Результаты проверки считают удовлетворительными, если полученные значения погрешностей не превышают нормируемьк значений, указанных в технической документации.
5.3.2 Определение нестабильности выходного напряжения постоянного тока при изменении напряжения электропитания источникаОпределение нестабильности выходного напряжения постоянного тока при изменении напряжения электропитания источника проводят с помощью лабораторного автотрансформатора «Штиль» TSGC2-30-B и мультиметра цифрового АРРА-109 следующим образом:
•
собирают схему по рис. 1;
на ЛАТРе устанавливают напряжение на выходе равным 198 В и контролируют его при помощи встроенного вольтметра;
на мультиметре АРРА-109 кнопкой «М/М/А» устанавливают режим регистрации максимальных, минимальных и средних значений;
на поверяемом источнике при помощи регулятора «VOLTAGE» и функциональных клавиш устанавливают значения напряжения постоянного тока на выходе, соответствующие 10%, 50%, 90% от диапазона значений воспроизводимой величины;
по показаниям мультиметра фиксируют средние значения напряжения на вькоде источника (не менее 5 измерений);
значение нестабильности выходного напряжения постоянного тока при изменении напряжения электропитания источника определяют по формуле (2):
п
Уи^ пер
1
(2)
>
П
где: UyCT - значение напряжения по показаниям поверяемого прибора;
Unep - среднее значение напряжения по показаниям мультиметра АРРА-109; п - количество произведенных измерений.
• аналогично проводят определение нестабильности вькодного напряжения постоянного тока при напряжении электропитания источника равном 242 В.
Результаты проверки считают удовлетворительными, если полученные значения нестабильности выходного напряжения постоянного тока при изменении напряжения электропитания источника не превышают нормируемых значений, указанных в технической документации.
5.3.3 Определение нестабильности выходного напряжения постоянного тока при изменении силы тока в нагрузкеОпределение нестабильности выходного напряжения постоянного тока при изменении силы тока в нагрузке проводят с помощью лабораторного автотрансформатора «Штиль» TSGC2-30-B, мультиметра цифрового АРРА-109, нагрузки электронной программируемой ELTO SHH-2400 (далее по тексту - нагрузка) следующим образом:
• собирают схему по рис. 2;

□□□ /•
□□□ р
□□о Ч

Agilent 65хх

+ -
+ -
О
-о
220/380 В
220В
£
ЛАТР
ЛАТР
АС INPUT

ELTO SHH-2400
ELTO SHH'2400
кИП
кИП
О
ВЗ-57
О
ВЗ-57

Рисунок 2 Структурная схема соединения приборов для определения нестабильности выходного напряжения постоянного тока при изменении тока нагрузки, определения уровня пульсаций выходного напряжения постоянного тока, где: Agilent 65хх - поверяемые источники питания;
АРРА-109 - цифровой мультиметр;
ELTO SHH-2400 - нагрузка электронная программируемая;
ВЗ-57 - микровольтметр;
ЛАТР - лабораторный автотрансформатор «Штиль» TDGC2-30-B.
на ЛАТРе устанавливают напряжение на выходе равным 220 В и контролируют его при помощи встроенного вольтметра;
на мультиметре АРРА-109 кнопкой «М/М/А» устанавливают режим регистрации максимальных, минимальных и средних значений;
на поверяемом источнике при помощи регулятора «VOLTAGE» устанавливают значения напряжения постоянного тока на выходе, соответствующие 10%, 50%, 90% от диапазона значений воспроизводимой величины, регулятором «CURRENT» устанавливают значения тока на выходе максимальным для выбранного канала;
с помощью электронной нагрузки устанавливают значение тока в нагрузке не менее чем в 3 точках диапазона;
по показаниям мультиметра фиксируют средние значения напряжения на выходе источника (не менее 5 измерений);
значение нестабильности выходного напряжения постоянного тока при изменении силы тока в нагрузке определяют по формуле (2);
Результаты проверки считают удовлетворительными, если полученные значения нестабильности выходного напряжения постоянного тока при изменении силы тока в нагрузке не превьппают нормируемых значений, указанных в технической документации.
5.3.4 Определение уровня пульсаций напряжения постоянного токаОпределение уровня пульсаций напряжения постоянного тока проводят с помощью лабораторного автотрансформатора «Штиль» TSGC2-30-B, нагрузки электронной программируемой ELTO SHH-2400, микровольтметра ВЗ-57 (далее по тексту -микровольтметр) следующим образом:
-
• собирают схему по рис. 2;
-
• на ЛАТРе устанавливают напряжение на выходе равным 220 В и контролируют его при помощи встроенного вольтметра;
-
• на поверяемом источнике при помощи регулятора «VOLTAGE» устанавливают значения напряжения постоянного тока на выходе, соответствующие 10%, 50%, 90% от диапазона значений воспроизводимой величины, регулятором «CURRENT» устанавливают значение тока на выходе максимальным для выбранного канала;
-
• с помощью электронной нагрузки устанавливают значения тока в нагрузке, соответствующие минимальному и максимальному значениям выходного тока источников питания;
-
• значения уровня пульсаций выходного напряжения постоянного тока фиксируют по показаниям микровольтметра ВЗ-57;
Результаты проверки считают удовлетворительными, если полученные значения уровня пульсаций напряжения постоянного тока не превышают нормируемых значений, указанных в технической документации.
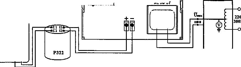
5.3.5 Определение абсолютной погрешности установки силы постоянного токаОпределение абсолютной погрешности установки силы постоянного тока проводят с помощью лабораторного автотрансформатора «Штиль» TSGC2-30-B, катушки электрического сопротивления измерительной Р322 и мультиметра цифрового АРРА-109 следующим образом:
•
собирают схему по рис. 3;
на ЛАТРе устанавливают напряжение на выходе равным 220 В и контролируют его при помощи встроенного вольтметра;
на поверяемом источнике при помощи регулятора «VOLTAGE» устанавливают значение напряжения постоянного тока на выходе максимальным для выбранного канала, регулятором «CURRENT» устанавливают значения тока на выходе, соответствующие 10%, 50%, 90% от диапазона значений воспроизводимой величины;
при помощи мультиметра фиксируют напряжение на зажимах катушки Р322 в каждой проверяемой точке диапазона;
Z |
АРРА-109 | |
оооо оооо I*. А mA СОМ Wite ® ® ф ф | ||
ч |
у |
Agilent б5хх

ЛАТР
Рисунок 3 Структурная схема соединения приборов для определения метрологических характеристик источников питания в режиме стабилизации тока, где: Agilent 65хх - поверяемые источники питания;
АРРА-109 - цифровой мультиметр;
ЛАТР - лабораторный автотрансформатор «Штиль» TDGC2-30-B; Р322 - катушка электрического сопротивления измерительная.
• абсолютную погрешность установки постоянного тока определяют по формуле (3):
АС INPUT
-А | |
-- |
J/ |
А 'Rp322
(3)
где: lycT — значение выходного тока по показаниям поверяемого прибора;
и„зм - значение напряжения по показаниям мультиметра АРРА-109; Rp322 - значение сопротивления катушки Р322.
Результаты проверки считают удовлетворительными, если полученные значения погрешностей не превышают нормируемых значений, указанных в технической документации.
5.3.6 Определение нестабильности выходного постоянного тока при изменении напряжения электропитания источникаОпределение нестабильности выходного постоянного тока при изменении напряжения электропитания источника проводят с помощью лабораторного автотрансформатора «Штиль» TSGC2-30-B, катушки электрического сопротивления измерительной Р322 и мультиметра цифрового АРРА-109 следующим образом:
•
собирают схему по рис. 3;
на ЛАТРе устанавливают напряжение на выходе равным 198 В и контролируют его при помощи встроенного вольтметра;
на мультиметре АРРА-109 кнопкой «М/М/А» устанавливают режим регистрации максимальных, минимальных и средних значений;
на поверяемом источнике при помощи регулятора «VOLTAGE» устанавливают значение напряжения постоянного тока на выходе максимальным для выбранного канала, регулятором «CURRENT» устанавливают значения тока на выходе, соответствующие 10%, 50%, 90% от диапазона значений воспроизводимой величины;
по показаниям мультиметра фиксируют средние значения напряжения на зажимах катушки Р322 (не менее 5 измерений);
значение нестабильности выходного постоянного тока при изменении напряжения электропитания источника определяют по формуле (4):

f
(4)
где: lycT - значение выходного тока по показаниям поверяемого прибора;
Un ср - среднее значение напряжения по показаниям мультиметра АРРА-109; Р-Р322 - значение сопротивления катушки Р322;
п - количество произведенных измерений.
• аналогично проводят определение нестабильности выходного постоянного тока при напряжении электропитания источника равном 242 В.
Результаты проверки считают удовлетворительными, если полученные значения нестабильности выходного постоянного тока при изменении напряжения электропитания источника не превышают нормируемых значений, указанных в технической документации.
5.3.7 Определение нестабильности выходного постоянного тока при изменении напряжения на нагрузкеОпределение нестабильности выходного постоянного тока при изменении напряжения на нагрузке проводят с помощью лабораторного автотрансформатора «Штиль» TSGC2-30-B, нагрузки электронной программируемой ELTO SHH-2400, катушки электрического сопротивления измерительной Р322 и мультиметра цифрового АРРА-109 следующим образом:
-
• собирают схему по рис. 4;
-
• на ЛАТРе устанавливают напряжение на выходе равным 220 В и контролируют его при помопщ встроенного вольтметра;
-
• на мультиметре АРРА-109 кнопкой «М/М/А» устанавливают режим регистрации максимальных, минимальных и средних значений;
111 11»
IV’
111 11» IV’ [’«■


+ -
3.
Agilent 65.ХХ
АС INPUT
4---- |
-|\ | |
1 |
l“l |
1 -у |
220/
380В

ELTO SHH-2400
ELTO SHH-2400
КР322
ЛАТР
ЛАТР
КР322
G
ВЗ-57
ВЗ-57
Рисунок 4 Структурная схема соединения приборов для определения метрологических характеристик источников питания в режиме стабилизации тока, где: Agilent 65хх - поверяемые источники питания;
АРРА-109 - цифровой мультиметр;
ELTO SHH-2400 - нагрузка электронная программируемая;
ВЗ-57 - микровольтметр;
ЛАТР - лабораторный автотрансформатор «Штиль» TDGC2-30-B;
Рисунок 4 Структурная схема соединения приборов для определения метрологических
ЛАТР - лабораторный автотрансформатор «Штиль» TDGC2-30-B; Р322 - катушка электрического сопротивления измерительная.
на поверяемом источнике при помощи регулятора «VOLTAGE» изменяют напряжение постоянного тока на выходе от минимального до максимального значения;
при помощи регулятора «CURRENT» устанавливают значения постоянного тока на выходе, соответствующие 10%, 50%, 90% от диапазона значений воспроизводимой величины;
с помощью электронной нагрузки устанавливают значение тока в нагрузке не менее чем в 3 точках диапазона;
по показаниям мультиметра фиксируют средние значения напряжения на зажимах катушки Р322 (не менее 5 измерений);
значение нестабильности выходного постоянного тока при изменении силы тока в нагрузке определяют по формуле (4).
Результаты проверки считают удовлетворительными, если полученные значения нестабильности выходного напряжения постоянного тока при изменении силы тока в нагрузке не превьппают нормируемых значений, указанных в технической документации.
характеристик источников питания в режиме стабилизации тока, где:
Agilent 65хх - поверяемые источники питания;
АРРА-109 - цифровой мультиметр;
ELTO SHH-2400 - нагрузка электронная программируемая;
ВЗ-57 - микровольтметр;
Определение уровня пульсаций выходного постоянного тока проводят с помощью лабораторного автотрансформатора «Штиль» TSGC2-30-B, нагрузки электронной программируемой ELTO SHH-2400, катущки электрического сопротивления измерительной Р322, микровольтметра ВЗ-57 следующим образом:
•
собирают схему по рис. 4;
на ЛАТРе устанавливают напряжение на выходе равным 220 В и контролируют его при помощи встроенного вольтметра;
на поверяемом источнике при помощи регулятора «VOLTAGE» устанавливают значение напряжения на выходе максимальным для выбранного канала; регулятором «CURRENT» устанавливают значения тока на выходе, соответствующие 10%, 50%, 90% от диапазона значений воспроизводимой величины;
с помощью электронной нагрузки устанавливают значения тока в нагрузке, соответствующие минимальному и максимальному значениям выходного тока источников питания;
по показаниям микровольтметра ВЗ-57 фиксируют значения выходного напряжения на зажимах катушки Р322;
значение уровня пульсаций выходного постоянного тока определяют по формуле (5):
1пульс. Up322lRp322
(5)
где: Up322 - значение напряжения по показаниям микровольтметра ВЗ-57;
Крз22 - значение сопротивления катушки Р322.
Результаты проверки считают удовлетворительными, если полученные значения уровня пульсаций выходного постоянного тока не превышают нормируемых значений, указанных в технической документации.
6 ОФОРМЛЕНИЕ РЕЗУЛЬТАТОВ ПОВЕРКИ-
6.1 Положительные результаты поверки источников питания оформляют свидетельством о поверке в соответствии с ПР 50.2.006-94.
-
6.2 При несоответствии результатов поверки требованиям любого из пунктов настоящей методики источники питания к дальнейшей эксплуатации не допускают и вьщают извещение о непригодности в соответствии с ПР 50.2.006-94. В извещении указывают причину непригодности и приводят указание о направлении источников питания в ремонт или невозможности их дальнейшего использования.
Е.В. Котельников
Начальник лаборатории №447 ГЦИ СИ ФГУ «Ростест-Москва»
10