Методика поверки «УСТАНОВКА ОБРАЗЦОВАЯ типа lI1-5 те хническое ин СТРУКЦИЯ но эк (-ччлуатации 2» (ГОСТ 9,014-78)
/
1
<
Ч
Л
/
■

и
I
I
t
/
* ‘
t
типа
техническое инструкции по
описание
э к с п л у а_ та. ц и и
V р. с -i ' 'чч
>- / ii?
<


консерваций
Если предполагается, что установка более 6 месяцев не будет эксплуатироваться, требуется ее консервация. При установки выполнять следующие требования:
а) все элементы и имущество установки очистить от до этого установка подвергалась воздействию влажности,
пыли; если ее необходи-
МО просушить в лабораторных условиях в течение двух суток; если на металлических частях обнаружены следы коррозии, эти места зачистить и смазать техническим вазелином, ГОСТ 15975-70;
б) узлы установки и запасное имущество закрепить на своих местах в укладочных ящиках, япдаки опломбировать.
Консервация установки должна быть проведена в соответствии с условиями консервации изделий группы IU—I по варианту защиты ВЗ~10 по ГОСТ 9.014-78 в по ГОСТ 15150-69.
условиях хранения, установленных для группы I (Л)
J
I

14. ПОВЕРКА И КАЛИБРОВКА
установок П1-5 производится один раз в 3 года
-
14.1. Поверка
-
14.2. Операции поверки
-
14.2.1. При проведении поверки должны выполняться следующие операции:
внешний осмотр (п.14.5.1);
опробование (п.14.5.2);
проверка градуировки термопреобразователей (п.14.5.3); проверка напряженности электрического поля (п.14,5,4); определение основной погрешности (п.14.5,5).
-
14.3. Средства поверки
-
14.3.1. При проведении поверки должны применяться средства по-ерки, указанные в табл.5.
Таблица 5
Наименование средства noBepicH |
Тип |
Остановка 1-го раз- | |
ряда |
УНЭП-1 |
Генератор |
Г4-143 (Г4-119А) |
Генератор |
Г4-144 (Г4-120) |
Норматйвно-техниче- Приме-окне характеристики чание
частота 30-400 МГц выходной сигнал
0,5 Вт частота 400-800 МГц выходной сигнал
0,5 Вт
<4
Продотаение табл»5
Наименование средства поверки |
Тип |
Нормативно-технические характвристи1£и |
Приие-чание |
Генератор |
Г4-157 (Г4-121) (Г4-37А) |
частота 800-1000 1ЛГц выходной сигнал 0,3 Вт | |
Частотомер |
43-58 (43-38) |
частота 30-1(ХХ) МГц частота 30-100 | |
Преобразователь частоты |
434-41 |
частота 100-10(Х) МГц |
для 43-38 |
Вольтамперметр |
(1Л2007) M20I8 |
Кл. 0,2 шкалы: 15 мА; 150 мА | |
Милливольтмиллиампер-метр |
(ГЛ254) М2020 |
Кл. 0,5: шкалы 15 мВ, 30 мВ | |
Потенциометр |
(Р345) Р363/3 |
Класс 0,005 | |
Реостат |
РСП-4 |
150 Ол, 1500 СЫ | |
Батареи |
"Бакен" |
напряжение 1,4 X 3 4 В |
3 П1Т.* |
Источник литания постоянного тока |
Б5-48 |
напряжение 5 В |
й |
Кабель |
KI |
ИЗ комплекта П1-5 | |
Мачта антенны 5.090.021 |
из комплекта UI-5 |
-
14.4. Условия поверки и подготовка к ней.
-
14.4.1.*При проведении операций поверки д(ишны соблюдаться следуияцие условия:
температура 20 2 V;;
отноеител1>ная ;пч?.г/.поотъ ’ (.''з.чухе 30 - 00 атмос()юрное дагчеияе '’4 ~ .1.00 кПа;
напряжение сети 220 ь ’П.п! частоте т 0,5 Т’н,,
-
14.5. Пронедение н<1не{>ии
-
14,5.1, Пиедннч оомот[(
При пронедеини пнеп’него оог-ютра нронерпются: иачеетнр пок[)нтий, сохранность и качестно надписей, отсутспч’яс де'4'орг.1а1гий.
; 14.5.2, Опробонание
-
1 При проведении опробования пронерякп’ся: действие переме-ьаюдих
механизмов треног, уст])онства иоортинатного, надобность юонтактон при смене штырей (стержнем) и годовсп: антенн, при задреппенпр! их г мачте антенны, надежность соединительных разъемов.
Примечание. Внешний осмотр и опробование треног, устройства, поворотного, кабелей возможно производать на. месте зк.сплуатанди установки.
I На поверку может представляться только комплект дипольных ан-[тенн с тсабелем KI, антенна-излучатель П6-21А и мачта антенны [5.092.021.
I 14.5,3. Проверка градуировки термопреобразователей
I Проверка производится на постоянном токе по методике, описан-гой в п.13.1.
I Если данные проверки термопреобразователей антешг отличаются ют данных градуировочных графиков более, чем на величину 5^ в процентах, расчитагшую по формуле (6а), следует произвести переграду-ироБКу и график заменить на новый.
I Если значение U напряжения на термопаре термопресбразова-реля ТВБ~7 менее 10 мВ, следует заменить термопреобразователь.
I 14.5,4. Проверка напряженности электрического поля.
I Проверка производится одновремешю с определением основноГ! погрешности по п.14.5*.5.
I Результаты проверки считаются удовлетворительныгли, если на вастотах и расстояниях, указанных в табл.1, в приемных антеннах рстаноБки П1-5 наводится ток не ниже 1,5 мА, что гарантирует напряженность поля не менее значений, указанных в табл.1.
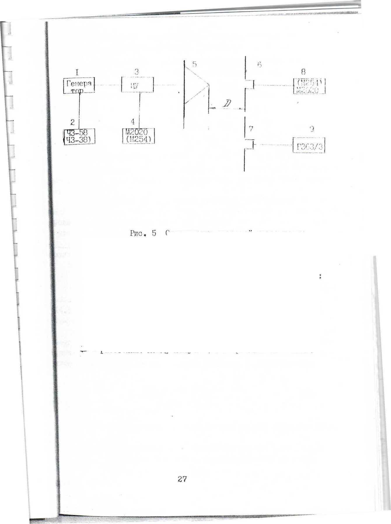
I 14.5.5. Определение основной погреп’ности
1 Определение основной погрешности производатся на установке
|~го разряда УНЭ11-1.
I Соберите схему, предста1утенную на jnic.S. Антенны разместите на |лощадке установки УИЭП-1 или на спепдштьном поле, Излучаьуцу» .и при-

I
к
r
мную антенны располо/лите так, как описано в разделе 7, на рассто-HiiHX, указанных в табл.!.
Подстройте антенны так, как описано в разделе П.
Плавно увеличивая уровень генератора 1, установите в поверя-мой антенне 6 установки П1-5 (по показаниям прибора 8 с помощью радуировочного графика, прилагаемого к установке П1-5) ток Jy пределах 0,7//т^Л = 5 мА). Отсчитайте показания U.
рибора 4 (индакатора уровня).
Повторите операции 3 раза, выставляя одинаковые показания рибора 4 и отсчитывая показания // ,р прибора 8; за результат из-ерения при тлите среднее значение показаний прибора 8, по ко-
орому найдите значение тока /I в антенне П1-5 с помощью граду-ровочного графика.
Плавно выводите ситаал генератора до нуля и стамите антенну становки 111-5.
Замените антенну установки П1-5 топ же фиксированной
енну установки УПОП-! дутя риентацию в пространстве.
на образцовую ан-частсти, сохранив
I в антенну 4 сигнал прибора 4,
такой величины, чтобы
отсчитайте сигнал на выходе
начение тоюя
Рассчитайте цнтенной Г11-5, и
Подайте от генератора ос стано Ей л PJ с в по mi за пи я бразцоБОй антенны по потенциометру 9. Операции повторите 3 раза при еизменных показаниях 1Ц)ибора 4; за результат притате средаее зна-ение показаний прибора 9. По гх^афику установки УН0П-1 определите Jв обх)азцовой антенне.
напряженность электрическох-о поля Ej, измеренную измеренную антенной УИОП-1, по формулам:
(S)
^'■'о ” ^0 ^то^’
(10)
где Kj - г^алпбровочный кооффиндент для антенны установки 1TI-5 (см* свидетельство о поверке 1П~5), 1/м;
- калибровочный коуд/фиппент .iijin антенны 1-го разряда установки УНЭИ-1 (см. свидетельство об аттестации установки УП311~1), lAi;
«1“ сопротивление излучения (ciyi. в паспорте 2.С&0.013 ПС/), С^я;
■ I

Определение основной погрешноста установки 1II-5
-
1 - генератор (см.
табл. 5);
-
2 - частотомер (43—38 с преобразователем H34-4I) ЧЗ-бГ;
-
3 " индикатор уровни кГУ;
4, 8 - прибор (М254) М2С!2О;
-
5 - антенна-излучатель П6-21А;
-
6 - антенна уста но в еш Г11~5;
-
7 - антенна образцовой установки Л1Э11-1;
-
- потенциометр установки УИЭ11~1;
-
- расстояние меущу излучающей и приемной антеннами.
Примечания:
-
1, Разрешается применять Д£)угие аналогичные меры и измерительные приборы, обеспечивающие измерения с требуемой
-
2, Все средства поверки должны быть исправны тельства о поверке.
-
3, * Взаимозаменяемые средства (используются либо источник питания).
точностью.
и иметь свиде-
либо батареи,
Е.
I
!^,р0 ” сопс'|'гив1пе1П1е нологревате.л.я Tf-jiran/po
(сгт, rpa'finf', П{14 ?(,-) I’fiQridP [f. ;7;ТаТНП’ГР
муле
(11)
пшет ется
Повторить измерения д.л,ч тока Если погремиость С значений, года ой. р...
- (’,316
, раосчптаипая по формуле (11)
не нренн~ раосчитанинх. по формуле (1), уотпноска П1-5 п{1пзна-
Если погрешность О
(I), не более, чем в
препышает зпачепия, рассчитанные по фор-1,4 раза, установка долхпа быть
иерекалиб-коэффири-
«3 фор-
[уле
ювана и после приписания ей новых значений калибровочных нтов Kj по методике п.14.6 признается годной.
Если погрешность превышает значения, получаемые [улы (I) более, чем в 1,4 раза, установка бракуется.
При измерениях соблюдайте указания пунктов II.1 и 11.16.
-
14.6. Калибровка установки
-
14.6.1. Калибровка (поверка) уотэновки при выпуске из производства и передалибровка устапонки п'случаях, огопореппых в п.п.13.4 к 4.5,5, проводится на установке 1-го разряда УПбП-1 по методике, на логичной и злол:енной в п.14.5.5.
Тршкды, повторяя операции, описагп’ые в п.14,5.5, спределите зпа-ение токов /1 Iq в поверяемой аптепне установки П1~5 и об-
азцовой антенне установки ЯЮП-! соответственно и рассчитайте да-:ибровочный коэфхфициеит для антенны установки ПХ-5 по формуле:
(12)
где Kj - кал.ибровочпыг5 коэффпцпепт 1/м;
Kq - калибровочный кооффпциепт установки У1Ы1“1 (см,
антенны уотаиовкй Г11«5,
ептсрлп! 1™ге разряда aTTec'rai.uiH
,!1ЛЯ сяидетельстпо об
установи У1ЮП-1), 1/м;
-
- сопротивление излучения (см. паоперт 2.09G.0I3 ПС),См?
-
- сопротивление подогревателя термопреобразователя (см.график, прилагаемый к установке I1I-5), См;
^то
сопротивление подогревателя термопреобразователя (см.график, прилагаемый к установке УНЗП-1), См.
QTiopwieHHe результатов
-
14.7.
-
14.7.1. Положительные результаты поверки либо результаты калибровки оформляются путем выдачи свидетельства о поверке установки П1-5 с указанием на оборотной стороне калибровочных козффициентов Cj антенн и значений напряжения на термопаре термопреобразоьателя ’ ТВБ-7, стоящего в индикаторе уровня, по форме:
1
при токе IOC мА при токе 150 мА jipTa
Частота, Ш?ц
30
40
50
60
70
60
100
125
Ki
Частота,
150
175
200
225
250
275
300
400
«1
Частота, МГП,
500
GOO
700
800
ICXO
Ki
'WWM fciM 1 Ч KL
Напряжение на термопаре ТВГР-7 апдикатера /ровня
Примечание. Значение папря?.'.зния //.^'д/гя Т1Я]-7 П1Я1 выпуске установки из производства записывается в паспорт; при поверке, пере-<алибро1!ке или ежеготней поно[»!'И rpaii.yni/овки термопреобразователей -а свидетельство о поверке.
-
14.7.2. 13ап()ещается выпуск в tiC,paii(enne установок, прошедших с отрипательным 'резул 1>татим; па забракованных антеннах должно гашены клейма; на установку иылается справка с указанием непрИ1<)(Н’10!!ти.
юверку бить причины
15. IffAblVa ХРАНИ1Ш1 й ТРАНСиопдаов/лия
15.1. Установки, поступающие к потребителю и предназначенные для ввода в эксплуатацию в течение гарантийнох'о срока хранонил (6 месяцев), могут храниться как в упаковке завода-изготовителя,так и без упаковки. Хранить установки в упаковке завода-изготовителя следует на складах при температуре окружающего воздуха 5 - 40°С и относительной влажности 80 % при температуре 25’^0, Хранить установки без упаковки еле,дует при температуре окружающего воздуха 10 - 35°С и относительной вла;;:иости 80 % при температуре 25°С.
Установки, не предназначенные для ввода в эксплуатацию в течение гарантийного срока хранешт^ дол;1'ни храниться в упаковке при температуре окружавдегс воздуха 5 - 40°С и относительной влалсности 80 % при температуре 25^0,
В помещениях для хранения не долзкно быть пыли, паров кислот и других вред11ых примесей, вызывающих i?CTaHOB.Ki4 в условиях воздействия которых более, чем 10 В/м в рабочем установка на любые [асстояния производится в собственной упаковочной таре завода-изтотовителя, при этом должна быть обеспечена защита транспортной тары с упаковочным изделием от прямого воздействия атмосферных осадков.
щелочей, агрессивных газов и коррозию.
Не допускается хранение электрических полей, уровень диапазоне частот.
15.2. Транспортирование
Установка допусдает транспортирование всеми видшли транспорта в условиях, не превышающих задашшх предельных значений: температура воздуха от ьшнус 40 до 50^0;
относительная влажность воздуха 95 fo при темпе1)атуре ЗО^С. Расстановка и крепление груза в транспортных средствах; доданы обеспечивать устойчивое положение груза при '1'[)анспортировании, отсутствие сме|цения и ударов друг и друга.
ь о F Н i' для оценки погрешности индикатора уровня для
Ill’U ИОНОЛпЭОРаН”” осчайичния почл
(см. n.II.lH)

■9
1-
*
осл

Емин Епар
-
- погрешность установки, определя^ллая но
~ погрешность прибора 4 (см, рис сигнал индикатора уровня (см. ниже);
-
- погрешность за счет паразитных полей (см. ниже).
формуле (I);
3), нзмеряюшего
(14)
приведенная погрешность прибора 4;
- показание прибора 4 при ослабленном поле; номинальное значение шкалы.
(15)
~ значение напряженности поля до ослабления;
- напряженность поля помех, измеряемая дипольной антенной установки в отсутствии сигнала излучателя .
■('■■ИЯ
31
I