Методика поверки «Трансформаторы тока электронные оптические ТТЭО с цифровым выходом» (МП 2203-0293-2015)
«в

РЖДАЮ ФГУП еева»
< Ц.И. }<анов
15 г.
Трансформаторы тока электронные оптические ТТЭО с цифровым выходом
Методика поверки МП 2203-0293-2015 < р С32>77-16Руководитель, лаборатории
электроэнергетики ФГУП 'ЪНИИКГигИ^Й. Менделеева" S'С . 3. Шапиро
" 2015 г.
г. Санкт-Петербург 2015 г.
Содержание
-
1 ВВЕДЕНИЕ
Настоящая методика поверки устанавливает методы и средства первичной и периодической поверок трансформаторов тока электронных оптических ТТЭО с цифровым выходом, далее по тексту - ТТЭО.
Устройства подлежат поверке с периодичностью, устанавливаемой потребителем с учётом режимов и интенсивности эксплуатации, но не реже одного раза в восемь лет.
-
2 НОРМАТИВНЫЕ ССЫЛКИ
В настоящей методике использованы нормативные ссылки на следующие стандарты:
ГОСТ Р МЭК 60044-8-2010 «Трансформаторы измерительные. Часть 8. Электронные трансформаторы тока»;
ГОСТ 7746-2001 «Трансформаторы тока. Общие технические условия».
ГОСТ 8.217-2003 «ГСИ. Трансформаторы тока. Методика поверки».
ГОСТ 12.1.019-2009 «Система стандартов безопасности труда. Электробезопасность. Общие требования и номенклатура видов защиты».
ГОСТ 12.2.007.0-75 «Система стандартов безопасности труда. Изделия электротехнические. Общие требования безопасности».
ГОСТ 12.2.007.3-75 «Система стандартов безопасности труда. Электротехнические устройства на напряжение свыше 1000 В. Требования безопасности».
ГОСТ 12.3.019-80 «Система стандартов безопасности труда. Испытания и измерения электрические. Общие требования безопасности».
РМГ 29-2013 «ГСИ. Метрология. Основные термины и определения».
-
3 ОПЕРАЦИИ ПОВЕРКИ
При проведении поверки выполняют операции, указанные в таблице 1.
Таблица 1
Наименование операции поверки |
Номер пункта методики поверки |
Необходимость выполнения | |
при первичной поверке |
при периодической поверке | ||
Внешний осмотр |
9.1 |
Да |
Да |
Опробование |
3.2 |
Да |
Да |
Проверка метрологических характеристик |
S.3 |
Да |
Да |
Подтверждение соответствия программного обеспечения |
^.4 |
Да |
Да |
-
4 СРЕДСТВА ПОВЕРКИ
При проведении поверки рекомендуется применять средства и вспомогательное оборудование, указанные в таблице 2.
Таблица 2
Наименование, обозначение |
Требуемые характеристики |
Пункты методики поверки |
Источник постоянного тока Delta Elektronika SM 30-200 |
Выходное напряжение постоянного тока от 0 до 30 В с точностью установки ± 0.5 мВ, выходная сила постоянного тока от 0 до 200 А с точностью установки ±12 мА. |
п.5<3 |
Нановольтметр/микроомметр типа 34420 А |
Диапазон измерений 1 В, предел допускаемой абсолютной погрешности измерения ±[0,000035D + 0,000004Е1 В. |
п.$3 |
Частотомер типа53220А |
Характеристики в соответствии с описанием типа, ГР № 51077-12. |
n.S3 |
Стенд испытательный автоматизированный постоянного тока СИ-DC |
Управляемая выдача постоянного тока с автоматическим переключением диапазонов нагрузочных соленоидов. Диапазон воспроизводимых токов 0-30 кА/м. С автоматической регистрацией эталонного значения тока, результатов измерения по частотным, импульсным, цифровым, аналоговым выходам, дисплею ТТЭО и вычислением значения погрешности и неопределенности измерения. |
п.9.3 |
Устройство синхронизации типа ССВ-1Г |
Характеристики в соответствии с описанием типа, ГР№ 58670-14. |
п.9.3 |
Шунт токовый типа АКИП-7501 |
Характеристики в соответствии с описанием типа, ГР № 49121-12. |
п.^ 3 |
Источник тока регулируемый ИТР-15К |
Диапазон воспроизведения силы переменного тока от 0 до 20 кА, нестабильность не более 0,5 %. |
п9\3 |
Трансформатор тока измерительный лабораторный ТТИ-5000.51 |
Класс точности 0,01, ОСИ 1-го разряда. |
п.9.3 |
Трансформатор тока измерительный лабораторный ТТИ-200 |
Относительная токовая погрешность 0,01%. |
п.ф'.З |
Прибор сравнения КНТ-05(КНТ-03) |
Характеристики в соответствии с описанием типа, ГР № 37854-08 (24719-03). |
п^ 3 |
Магазин нагрузок МР 3027 |
Характеристики в соответствии с описанием типа, ГР № 34915-07. |
п.9.3 |
Прибор электроизмерительный эталонный многофункциональный Энергомонитор-3.1 КМ |
Абсолютная токовая погрешность ИТТ ± 0,002%; угловая абсолютная погрешность ИТТ ± 0,01 мин. |
п.^.З |
Установка поверочная векторная компарирующая типа «УПВК-МЭ 61850» |
Абсолютная погрешность ± 0,02 %. |
п^.З |
Измеритель параметров микроклимата Метеоскоп-М |
Характеристики в соответствии с описанием типа, ГР № 32014-11. |
п.6 |
Примечание: Допускается использование других средств поверки обеспечивающих измерение соответствующих параметров с требуемой точностью. |
-
5 ТРЕБОВАНИЯ К КВАЛИФИКАЦИИ ПОВЕРИТЕЛЕЙ
К проведению поверки допускают лица, аттестованные в качестве поверителей средств измерений электрических величин.
Поверитель должен пройти инструктаж по технике безопасности и иметь действующее удостоверение на право работы в электроустановках с напряжением свыше 1000 В с квалификационной группой по электробезопасности не ниже III.
-
6 ТРЕБОВАНИЯ БЕЗОПАСНОСТИ
-
5.1 При проведении поверки должны быть соблюдены требования безопасности, установленные ГОСТ 12.3.019-80, ГОСТ 12.2.007.0, ГОСТ 12.2.007.3, «Правилами техники безопасности, при эксплуатации электроустановок потребителей», «Межотраслевыми правилами по охране труда (правилами безопасности) при эксплуатации электроустановок». Соблюдают также требования безопасности, изложенные в эксплуатационных документах на устройство и применяемые средства измерений.
-
5.2 Средства поверки, которые подлежат заземлению, должны быть надежно заземлены. Подсоединение зажимов защитного заземления к контуру заземления должно производиться ранее других соединений, а отсоединение - после всех отсоединений.
-
5.3 Должны также быть обеспечены требования безопасности, указанные в эксплуатационных документах на средства поверки.
-
7 УСЛОВИЯ ПОВЕРКИ
При проведении поверки должны соблюдаться следующие условия применения:
-
- температура окружающего воздуха от 20 ± 5 °C;
-
- относительная влажность воздуха не более 80 %;
-
- атмосферное давление от 80 до 106,7 кПа;
-
8 ПОДГОТОВКА К ПОВЕРКЕ
Перед проведением поверки необходимо выполнить следующие подготовительные работы:
-
- провести технические и организационные мероприятия по обеспечению безопасности проводимых работ в соответствии с действующими положениями ГОСТ 12.2.007.0-75;
-
- выдержать установку в условиях окружающей среды, указанных в п.6, не менее
4 ч, если она находился в климатических условиях, отличающихся от указанных в п.6;
-
- подготовить к работе средства поверки, используемые при поверке, в соответствии с руководством по эксплуатации ТТЭО (все средства измерений должны быть исправны и поверены).
-
9 ПРОВЕДЕНИЕ ПОВЕРКИ
-
9.1 Внешний осмотр.
-
При проведении внешнего осмотра ТТЭО проверяют:
-
- соответствие комплектности перечню, указанному в паспортах трансформаторов;
-
- соответствие серийного номера указанному в паспорте;
-
- маркировку и наличие необходимых надписей на наружных панелях;
-
- разборные контактные соединения должны иметь маркировку, а резьба винтов и гаек должна быть исправна;
-
- на корпусе трансформаторов не должно быть трещин, царапин, забоин, сколов;
-
- соединительный провод не должен иметь механических повреждений;
-
- отдельные части трансформаторов должны быть прочно закреплены.
Результат внешнего осмотра считают положительным, если комплектность и серийный номер соответствуют указанным в паспорте, маркировка и надписи на наружных панелях соответствуют эксплуатационной документации, а также отсутствуют механические повреждения, способные повлиять на работоспособность ТТЭО.
-
9.2 Опробование.
-
1) Подключить персональный компьютер (далее по тексту - ПЭВМ) к выходным интерфейсам ТТЭО.
-
2) Включить ТТЭО (подать питание) и ПЭВМ, убедиться во включении подсветки индикатора (в течение 2-3 секунд происходит загрузка программного обеспечения).
-
3) При успешном окончании процесса загрузки внутреннего программного обеспечения преобразователя загорается зеленый светодиод (Норма).
-
4) Убедиться в приеме на ПЭВМ сигналов с выходных интерфейсов, соответствующих показаниям индикатора ТТЭО.
Результаты проверки считают положительным, если после подачи питания на ТТЭО включилась подсветка индикатора и появилась на нем соответствующая надпись, загорелся зеленый светодиод (Норма) и при отсутствии силы постоянного тока показания преобразователя близки к нулевым значениям.
-
9.3 Проверка метрологических характеристик.
9.3.1 Определение погрешности коэффициента масштабного преобразования силы постоянного тока (для выхода 1 А, а так же для выхода 61850) проводится в следующей последовательности:
-
1. Собирают схему подключений согласно рисунку 1.
Для проверки ТТЭО в данной схеме используются соленоиды (см. приложение Б), включенные последовательно и подключаемые к источнику постоянного тока Delta Elektronika SM 30-200 (далее по тексту - источник).
Примечание:
Соленоид состоит из медного провода с поперечным сечением не менее 4 мм2. Количество витков на одном соленоиде должно составлять 800 витков.
-
2. Воспроизводят испытательный сигнал с помощью источника питания в соответствии с таблицей 3. Выходную силу постоянного тока рассчитывают, снимая показания с нановольтметра/микроомметра 34420 А (далее по тексту - 34420А), подключенного к шунту АКИП-7501, по формуле (1):
I = —N (1)
R v 7
Где U - измеренное значение напряжение постоянного тока с помощью 34420 A; R - номинальное сопротивление шунта АКИП-7501; N - число витков в соленоидах (см. приложение Б).
-
3. В зависимости от номинального первичного тока поверяемого ТТЭО устанавливают соответствующие количество витков чувствительного элемента проходящих через соленоиды.
Рисунок 1. Схема для определения погрешности коэффициента масштабного преобразования силы постоянного тока.
-
4. Измеряют значения силы постоянного тока с помощью шунта, мультиметра 3458А из состава УПВК-МЭ 61850 (выход 1 А ТТЭО) и УПВК-МЭ 61850 (выход 61850 ТТЭО). Рассчитывают относительную погрешность по формуле (2):
(2)
где X - установленное значение силы постоянного тока, получаемое по формуле (1);
Хи - значение силы постоянного тока измеренное с помощью ТТЭО и АРМ УПВК-МЭ 61850.
Таблица 3
№ п.п. |
Процент от номинального первичного тока, % |
1 |
1 |
2 |
5 |
3 |
20 |
4 |
100 |
5 |
120 |
Результаты испытания считают удовлетворительными, если погрешность коэффициента масштабного преобразования силы постоянного тока (для выхода 1 А, а так же для выхода 61850) находится в пределах, указанные в приложении А.
-
9.3.2 Определение погрешности коэффициента масштабного преобразования и угла фазового сдвига силы переменного тока (для выхода 1 А) проводится в следующей последовательности:
-
1. Собирают схему подключений согласно рисунку 2.
-
2. Воспроизводят испытательный сигнал с помощью источника в соответствии с таблицей 3.
-
3. В зависимости от номинального первичного тока поверяемого ТТЭО устанавливают соответствующие количество витков чувствительного элемента.
Рисунок 2. Схема для определения погрешности коэффициента масштабного преобразования и угла фазового сдвига силы переменного тока
4. Получают значения погрешности коэффициента масштабного преобразования и угла фазового сдвига с прибора сравнения КНТ-05.
Результаты испытания считают удовлетворительными, если погрешность коэффициента масштабного преобразования и угла фазового сдвига силы переменного тока (для выхода 1 А) находятся в пределах, указанных в приложении А и п. 6.9; 6.4.2 ГОСТ 7746-2001.
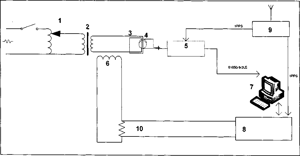
9.3.4 Определение погрешности коэффициента масштабного преобразования и угла фазового сдвига силы переменного тока (для выхода 61850) проводится в следующей последовательности:
-
1. Собирают схему подключений согласно рисунку 3.
-
2. Воспроизводят испытательный сигнал с помощью источника в соответствии с таблицей 3.
3. В зависимости от номинального первичного тока поверяемого ТТЭО устанавливают соответствующие количество витков чувствительного элемента.

Рисунок 3 - Структурная схема испытательного стенда
Таблица 4. Состав приборов испытательного стенда
№ |
Прибор |
1 |
ЛАТР |
2 |
Нагрузочный трансформатор |
3 |
Первичная обмотка тока ТТЭО |
4 |
Чувствительный элемент ТТЭО |
5 |
ЭОБ ТТЭО производство Профотек |
6 |
Эталонный трансформатор тока |
7 |
АРМ УПВК-МЭ 61850 |
8 |
Мультиметр 3458А |
9 |
Источник точного времени ССВ-1Г |
10 |
Шунт эталонный безреактивный |
Получают значения погрешности коэффициента масштабного преобразования и угла фазового сдвига силы переменного тока (для выхода 61850) с АРМ УПВК-МЭ 61850.
Результаты испытания считают удовлетворительными, если погрешность коэффициента масштабного преобразования и угла фазового сдвига силы переменного тока (для выхода 61850) находится в пределах, указанные в приложении А.
-
9.3.5 Определение допускаемой погрешности коэффициента преобразования силы переменного и постоянного тока (для потенциального выхода) проводится в следующей последовательности:
-
1. Собирают схему подключений согласно рисунку 1 (для силы постоянного тока) и схему по рисунку 4 (для силы переменного тока).
Рисунок 4. Схема для определения погрешности коэффициента преобразования силы переменного и постоянного тока
-
2. Воспроизводят испытательный сигнал с помощью источника в соответствии с таблицей 3.
-
3. В зависимости от номинального первичного тока поверяемого ТТЭО устанавливают соответствующие количество витков чувствительного элемента.
-
4. Вычисляют значение силы электрического тока с помощью показаний ТТЭО и Энергомонитора 3.1 или мультиметра 34461А по формуле (3):
где Мк - коэффициенты масштабного преобразования потенциального выхода каналов, используемые в зависимости от конфигурации ТТЭО;
Ui - измеренное значение постоянного напряжения на потенциальном выходе ТТЭО с помощью Энергомонитора 3.1 или мультиметра 34461 А.
-
5. Рассчитывают относительную погрешность коэффициента масштабного преобразования для потенциального выхода по формуле (4):
SY = -100%
* (4)
где X - установленное значение силы постоянного тока, получаемое по формуле (1) и по формуле (5);
Хи - измеренное значение силы электрического тока полученное по формуле (3).
-
I = Ктги • 1эм, (5)
где Ктти коэффициент трансформации трансформатора тока эталонного ТТИ-5000; 1эм - установленное значение силы электричеого тока с помощью Энергомонитора 3.1КМ.
Результаты испытания считают удовлетворительными, если погрешность коэффициента масштабного преобразования для потенциального выхода находятся в пределах, указанные в приложении А.
-
9.3.6 Определение допускаемой погрешности коэффициента преобразования силы переменного и постоянного тока (для частотного выхода) проводится в следующей последовательности:
1 Собирают схему подключений согласно рисунку 1 (для силы постоянного тока) и схему по рисунку 5 (для силы переменного тока).

Рисунок 5. Схема для определения погрешности коэффициента преобразования силы переменного и постоянного тока
-
2 Воспроизводят испытательный сигнал с помощью источника в соответствии с таблицей 3.
-
3 В зависимости от номинального первичного тока поверяемого ТТЭО устанавливают соответствующие количество витков чувствительного элемента.
-
4 Вычисляют значение силы электрического тока с помощью показаний ТТЭО и частотомера 53220А по формуле (6):
где Мк - коэффициенты масштабного преобразования частотного выхода каналов, используемые в зависимости от конфигурации ТТЭО;
fi - измеренное значение частоты на частотном выходе ТТЭО с помощью частотомера 53220А.
5 Рассчитывают относительную погрешность коэффициента преобразования для частотного выхода по формуле (7):
ах = Хи Х-юо%
(7)
где X - установленное значение силы электрического тока, получаемое по формуле (1) и по формуле (5);
Хи - измеренное значение силы электрического тока полученное по формуле (6).
Результаты испытания считают удовлетворительными, если погрешность коэффициента преобразования для частотного выхода находятся в пределах, указанные в приложении А.
-
9.3.7 Определение допускаемой погрешности коэффициента преобразования силы переменного и постоянного тока (для импульсного выхода) проводится в следующей последовательности:
-
1 Собирают схему подключений согласно рисунку 1 (для силы постоянного тока) и схему по рисунку 5 (для силы переменного тока).
-
2 Воспроизводят испытательный сигнал с помощью источника в соответствии с таблицей 3. Время измерения контролируют с помощью секундомера механического Сопр-2б-2-000 (далее по тексту - секундомер). Цифровым осциллографом определяют параметры выходного сигнала с импульсного выхода. Измеренные параметры сигнала не
должны превышать указанные в таблице 5. Таблица 5
Импульсный выходной канал № 4
Амплитуда импульсов, В
12 ± 1
Длительность импульса, мс
125 + 5
-
3 В зависимости от номинального первичного тока поверяемого ТТЭО устанавливают соответствующие количество витков чувствительного элемента.
-
4 Вычисляют значение силы электрического тока с помощью показаний ТТЭО и частотомера по формуле (8):
(8)
где Мк - коэффициенты масштабного преобразования частотного (импульсного) выхода каналов, используемые в зависимости от конфигурации ТТЭО;
fi - измеренное значение частоты на импульсном выходе ТТЭО с помощью частотомера;
tu3M~ измеренное значение времени с помощью секундомера.
-
5 Рассчитывают относительную погрешность коэффициента масштабного преобразования для импульсного выхода по формуле (9):
.100%
X
(9)
где X - установленное значение силы электрического тока, получаемое по формуле (1) и по формуле (5);
Хи - измеренное значение силы электрического тока полученное по формуле (8).
Результаты испытания считают удовлетворительными, если погрешность коэффициента преобразования для импульсного выхода находятся в пределах, указанные в приложении А.
-
9.3.8 Определение погрешности коэффициента масштабного преобразования силы переменного и постоянного тока (для токового выхода 4-40 мА) проводится в следующей последовательности:
1 Собирают схему подключений согласно рисунку 1 (для силы постоянного тока) и схему по рисунку 6 (для силы переменного тока).

Рисунок 6. Схема для определения погрешности коэффициента преобразования силы переменного и постоянного тока
-
2 Воспроизводят испытательный сигнал с помощью источника в соответствии с таблицей 2.
-
3 В зависимости от номинального первичного тока поверяемого ТТЭО устанавливают соответствующие количество витков чувствительного элемента.
-
4 Вычисляют значение силы электрического тока с помощью показаний ТТЭО и мультиметра по формуле (10):
Х=^ (10)
А
где Мк - коэффициенты масштабного преобразования токового выхода 4-40 мА, используемые в зависимости от конфигурации ТТЭО;
h - измеренное значение силы постоянного тока на токовом выходе 4-40 мА ТТЭО.
-
5 Рассчитывают относительную погрешность коэффициента масштабного преобразования для токового выхода 4-40 мА по формуле (11):
6У=Х,-'У-100%
х (И)
где X - установленное значение силы электрического тока, получаемое по формуле (1) и по формуле (5);
Хи - измеренное значение силы электрического тока полученное по формуле (10).
Результаты испытания считают удовлетворительными, если погрешность коэффициента масштабного преобразования для токового выхода 4-40 мА находятся в пределах, указанные в приложении А.
9.4 Подтверждение соответствия программного обеспечения
-
9.4.1 Подтверждение соответствия программного обеспечения (ПО) ТТЭО должно выполняться путем контроля идентификационных данных программного обеспечения:
-
- наименования метрологически значимых частей ПО;
-
- версии метрологически значимых частей ПО;
-
- контрольных сумм метрологически значимых части ПО.
Идентификационные данные метрологически незначимых частей являются справочными и контролю не подлежат.
-
9.4.2 Идентификацию ПО производить следующим образом:
-
- произведите подготовку ТТЭО к работе согласно руководству по эксплуатации;
-
- включите ТТЭО.
Выполнить проверку подлинности и целостности программного кода.
Для этого необходимо зайти в подменю «информация о ПО». В открывшемся диалоговом окне отобразятся контрольные суммы.
Значения отображенных сумм должны соответствовать значениям, указанным в описании типа на ТТЭО.
10 ОФОРМЛЕНИЕ РЕЗУЛЬТАТОВ ПОВЕРКИ
Результаты проверок ТТЭО оформляют путем записи в протоколе поверки. Рекомендуемая форма протокола представлен в приложении В.
При положительных результатах поверки на паспорт-формуляр ТТЭО наносится знак поверки или выдается свидетельство о поверке в соответствии с Приказом № 1815 от 20.07.2015г..
При отрицательных результатах поверки ТТЭО признается непригодной к применению и на него выписывается извещение о непригодности в соответствии с Приказом № 1815 от 20.07.2015г. с указанием причин.
Приложение А Метрологические и технические характеристики
Таблица А1 - Диапазоны и пределы допускаемых основных погрешностей преобразования силы переменного тока
Характеристика |
Значение |
Номинальное фазное напряжение переменного тока, кВ ТТЭО-ИО ТТЭО-220 ТТЭО-Г и ТТЭО-Ш |
110/л/З кВ |
220/V3 кВ | |
от 0 до 750 кВ | |
Номинальный первичный ток 1ном, А* ТТЭО-ИО, ТТЭО-220 и ТТЭО-Ш; ТТЭО-Г |
от 100 до 3000 |
от 300 до 190000 | |
Номинальный вторичный ток для аналогового выхода внешнего цифро-аналогового преобразователя, А |
1 |
Классы точности по ГОСТ Р МЭК 60044-8-2010 (При коэффициенте искажения синусоидальной кривой не более 30 %) |
0,1; 0,2S; 0,5S; 1,0; 5Р; 5ТРЕ |
Номинальная нагрузка на аналоговом выходе внешнего цифро-аналогового преобразователя S2hom (коэффициент мощности cos<p=l), В А |
от 1 до 15 |
Номинальная частота измеряемого тока, Гц |
50 |
Номинальный коэффициент расширенного первичного тока |
от 1,2 до 2,0 для аналоговых выходов от 1,2 до 8,0 для цифровых выходов |
Количество измеряемых фаз |
от 1 до 3 ** |
Примечание: * Значение номинального тока зависит от количества оборотов гибкого чувствительного элемента вокруг токоведущей шины, числа оборотов токоведущей шины вокруг чувствительного элемента и настроек прибора. Точное число витков чувствительного элемента для получения заданного номинального тока указывается в паспорте на прибор. Прибор допускает снижение номинального тока относительно указанных значений путем кратного (допускается только целое число витков) увеличения оборотов токоведущей шины вокруг чувствительного элемента, при этом механические, термические и динамические показатели использованной для таких целей шины должны быть подтверждены соответствующими расчетами при проектировании; ** Количество зависит от варианта исполнения. |
Таблица А2 - Диапазоны и пределы допускаемых основных погрешностей преобразования силы постоянного тока
Характеристика |
Значение |
Номинальное напряжение постоянного тока, кВ ТТЭО-ИО ТТЭО-220 ТТЭО-Г и ТТЭО-Ш |
100 кВ |
200 кВ | |
от Одо 1000 кВ | |
Номинальное значение первичной силы постоянного тока 1ном, А* ТТЭО-ИО, ТТЭО-220 и ТТЭО-Ш; ТТЭО-Г |
от 100 до 6000 |
от 200 до 450000 | |
Номинальный вторичный ток для аналогового выхода внешнего цифро-аналогового преобразователя, А |
1 |
Пределы допускаемой относительной погрешности измерений коэффициента масштабного преобразования силы постоянного тока, % |
±0,1; ±0,2; ±0,5; ±1,0 |
Номинальная нагрузка на аналоговом выходе внешнего цифро-аналогового преобразователя тока, В А |
от 1 до 15 |
Количество измеряемых линий для постоянного тока |
1-3 ** |
Примечание: * Значение номинального тока зависит от количества оборотов гибкого чувствительного элемента вокруг токоведущей шины, числа оборотов токоведущей шины вокруг чувствительного элемента и настроек прибора. Точное число витков чувствительного элемента для получения заданного номинального тока указывается в паспорте на прибор. Прибор допускает снижение номинального тока относительно указанных значений путем кратного (допускается только целое число витков) увеличения оборотов токоведущей шины вокруг чувствительного элемента, при этом механические, термические и динамические показатели использованной для таких целей шины должны быть подтверждены соответствующими расчетами при проектировании; ** Количество зависит от варианта исполнения. |
Таблица АЗ - Диапазоны и пределы допускаемых основных погрешностей преобразования силы переменного и постоянного тока для измерительных выходов
Характеристика |
Значение |
1 |
2 |
Пределы допускаемой относительной погрешности измерений коэффициента масштабного преобразования силы постоянного и переменного тока для дополнительных выходов, % |
±0,1; ±0,2; ±0,5; ±1,0 |
Число встроенных потенциального выходов |
ДОЗ * |
Номинальное напряжение потенциального выхода, В |
от 0,05 до 10 |
Максимальное сопротивление вторичной цепи потенциального выхода, кОм |
400 |
Число встроенных низкоуровневых токовых выходов |
ДоЗ * |
Номинальный вторичный ток встроенного низкоуровневого токового выхода, мА |
от 4 до 40 |
Продолжение таблицы АЗ.
1 |
2 |
Максимальное сопротивление вторичной цепи встроенного низкоуровневого токового выхода, Ом |
50 |
Число встроенных частотных выходов |
до 3 * |
Номинальный коэффициент преобразования встроенных частотных выходов, Гц/кА |
от 1 до 150 000 |
Минимальное сопротивление вторичной цепи частотных выходов, Ом |
100 |
Число встроенных интегрирующих импульсных выходов |
до 3 * |
Номинальное значение интегрирующего импульсного выхода, кА-с |
1-400 |
Минимальное сопротивление вторичной цепи импульсного выхода, Ом |
100 |
Число встроенных Modbus выходов |
ДОЗ * |
Период обновления данных на низкоуровневых частотных, импульсных, токовых и Modbus портах передней панели, мс |
от 100 до 3000 |
Частота дискретизации по выходу "МЭК 61850-9-2", выборок в секунду |
4000,12800 (стандартно) 1000,2000,16000,32000, 64000 (специальное исполнение) |
Количество одновременно передаваемых потоков по выходу "МЭК 61850-9-2" с различной частотой дискретизации |
1; 2; 3 (специальное исполнение) |
Пределы допускаемой относительной погрешности измерений силы постоянного и переменного тока для выходов "МЭК 61850-9-2", % |
±0,1; ±0,2; ±0,5; ±1,0 для постоянного тока 0,1; 0,2S; 0,5S; 1,0; 5Р; 5ТРЕ для переменного тока |
Тип входа синхронизации времени |
1PPS оптический (спад/фронт), разъем ST ММ 1PPS электрический (спад/фронт), разъем BNC РТР |
Период удержания частоты при отсутствии внешней синхронизации, с, не менее |
20 |
Примечание: * Количество и тип выходов зависит от варианта исполнения. |
Таблица А4 - Технические характеристики трансформаторов тока электронных оптических с цифровым выходом ТТЭО
Характеристика |
Значение | |||
1 |
2 | |||
Диапазон пропускания частот при сохранении класса точности, Гц |
от 0 до 9000* | |||
Номинальное время активации, мкс, не более |
16 | |||
Номинальный ток активации, не более |
0,3 % от 1ном | |||
Рабочие условия применения, °C |
Чувствительный элемент |
УХЛ1 (ГОСТ 15150-69) или специальный (в диапазоне от минус 60 до плюс 60) | ||
Электронные блоки |
от минус 10 до плюс 40 | |||
Относительная влажность воздуха, % |
от 10 до 95 | |||
Атмосферное давление, кПа (мм рт. ст.) |
от 60 до 106 (от 460 до 80 |
,7 0) | ||
Группа механического исполнения - М2 9 поГОСТ 17516.1-90 |
Исп. |
Электронные блоки |
Чувствительный элемент | |
ТТЭО-1Ю ТТЭО-220 ТТЭО-Ш |
М40 |
М40 | ||
ТТЭО-Г |
М5 | |||
Высота над уровнем моря, м не более |
1000 | |||
Окружающая атмосфера |
Не взрывоопасна; токопроводящую пы. типа II по ГОСТ 1515 |
[, не содержащая ггь и агрессивные газы, 0-69. | ||
Нагрузка от тяжения провода, Н |
Исполнение |
Допустимая нагрузка | ||
ТТЭО-1Ю |
2000 | |||
ТТЭО-220 |
2000 | |||
ТТЭО-Ш |
2000 | |||
ТТЭО-Г |
Не допускается приложение усилий к чувствительному элементу | |||
Рабочее положение первичных датчиков тока |
ТТЭО-110 ТТЭО-220 |
Вертикальное с отклонением не более 30 градусов | ||
ТТЭО-Ш ТТЭО-Г |
Любое | |||
Длина соединительного кабеля, м |
от 20 до 1200 | |||
Длина чувствительного элемента для исполнения ТТЭО-Г, м |
от 1 до 40 | |||
Примечание: * Нижняя частота пропускания не ограничена (постоянный ток), верхняя частота - в соответствии со спецификацией договора поставки. |
Продолжение таблицы А4.
1 |
2 | |
Напряжение питания измерительного блока, В |
Исполнение с одним источником питания |
220+44 Переменного или постоянного тока без резервирования |
Исполнение с двумя источниками питания |
220+44 Переменного или постоянного тока с резервированием | |
Исполнение с источником питания для ответственных присоединений |
220±44 Переменного или постоянного тока с резервированием и возможностью горячей замены элементов и резервирования от кратковременных пропаданий напряжения длительностью до 2 секунд | |
Номинальная частота питающей сети, Гц |
50 | |
Потребляемая мощность электронного блока, Вт, не более |
150 | |
Потребляемая мощность электронного блока ЦАП Т, Вт, не более |
200 | |
Габаритные размеры электронных блоков (ДхШхВ), мм, не более |
390x465x220 (3U + оптический кросс) | |
Габаритные размеры высоковольтной колонны ТТЭО-ИО (ДхШхВ), мм, не более |
650x355x1900 | |
Габаритные размеры высоковольтной колонны ТТЭО-220 (ДхШхВ), мм, не более |
660x500x3000 | |
Габаритные размеры чувствительного элемента ТТЭО-Ш (ДхШхВ), мм, не более |
650x355x400 | |
Масса электронного блока ТТЭО, кг, не более |
12 | |
Масса электронного блока ЦАП Т, кг, не более |
15 | |
Масса высоковольтной колонны ТТЭО-110, кг, не более |
62 | |
Масса высоковольтной колонны ТТЭО-220, кг, не более |
120 | |
Масса чувствительного элемента ТТЭО-Ш, кг, не более |
10 | |
Средний срок службы, лет |
25 | |
Наработка на отказ, ч, не менее |
120000 | |
Примечание: * Наличие и тип выходов зависит от варианта исполнения. |
Приложение Б
(обязательное)
Обоснование методики проверки с использование соленоидов
В основе измерения тока ТТЭО лежит использование эффекта Фарадея. Эффект Фарадея вызывает сдвиг фаз Д(р между циркулярными световыми модами в отрезке чувствительного волокна сП, находящемся в магнитном поле измеряемого электрического тока согласно формуле:
Лр = 2-|к(В,б/7) (Б.1)
о
где (B,dT) - проекция индукции магнитного поля В, обусловленного протекающим током, на элемент длины волокна, умноженная на этот элемент, V - константа Верде, L - длина волокна.
При измерении чувствительное волокно ТТЭО замыкают в контур, охватывающем медные витки соленоидов с током, для того чтобы исключить паразитные сигналы. В этом случае с учетом двойного прохождения световых волн по волоконному контуру сдвиг фаз Л(р пропорционален циркуляции магнитного поля Н по замкнутому волоконному контуру:
А (р = 4K<f (В, d 7) = 4 F/z0 $ (Н, d 1) (Б.2)
Если чувствительный элемент имеет N/ волоконных контуров (витков), то выражение для сдвига фаз Лер имеет вид:
А<р = 4^(5,с/7) = 41<и0А/^(Н,с/7) (Б.З)
На основании уравнения Максвелла (теорема о циркуляции вектора магнитного поля) циркуляция вектора Н по произвольному замкнутому контуру равна алгебраической сумме токов, пересекающих произвольную поверхность замыкаемую на этот контур:
f(id7)=S,V, (б.4)В используемой для поверки ТТЭО схеме чувствительное волокно проходит внутри нескольких соленоидов и замыкает контур вне этих соленоидов. Провода (медные витки) с одним и тем же током 1RX пересекут плоскость контура столько раз, каково суммарное число витков в этих соленоидах. Тогда:
(Б-5) Igx - значение силы постоянного тока установленной с источника и контролируемая с помощью катушки РЗ10 и вольтметра Agilent 34420 А;
NK- количество токовых катушек; п— количество витков в одной токовой катушке («=800).
И выражение (3) можно записать следующим образом:
^(p = ^-V-M0-Nf-Iex'Nn или ■/d0-Nf-I3Ke, (Б.6)
где 1ЭКв =Iex-NKn (Б.7)
- эквивалентная сила постоянного тока, позволяющая с помощью соленоида проверять ТТЭО, используя токи /ет меньших значений.
Приложение В
(рекомендуемое)
Протокол (первичной) поверки №_____
от________________
-
1 Поверяемый прибор:
Трансформатор тока электронных оптических ТТЭО с цифровым выходом исполнение ТТЭО-_______________________________________________________
класс точности________
Заводской №_______________________
год выпуска_________
Номинальный ток:_______________________
Поверка проводилась по МП 2203-0293-2015
-
2 Эталонные средства измерений применяемые при поверке:_____________________
-
3 Условия поверки:
-
- температура ___°C
-
- отн. влажность ___%
-
- атм. давление ___мм.рт.ст.
-
4 Результаты поверки:
Результаты определения погрешностей
Номинальный ток, А |
Нагрузка поверяемого трансформатора тока, ВА |
Значение первичного тока, % от номиналь-ного значения |
Погрешность поверяемого трансформатора | |||
Af, % |
А<р, мин | |||||
факт. |
допуск |
факт. |
допуск | |||
120 | ||||||
100 | ||||||
20 | ||||||
5 | ||||||
1 |
-
5 Заключение: __________________________________________
Поверитель_____________________
20