Методика поверки «ГСОЕИ. Спектрорадиометр Specbos 1211UV» (МП 052.М4-20)
СОГЛАСОВАНО

директора по инновациям
ФГУП «ВНИИОФИ»
И.С. Филимонов «01» декабря 2020 г.
Государственная система обеспечения единства измерений
Спектрорадиометр Specbos 1211UVМетодика поверки
МП 052.М4-20
Главный метролог ФГУП «ВНИИОФИ»
'//7
'_________С.Н. Негода
«01» декабря 2020 г.
Главный научный сотрудник
ФГУП «ВНИИОФИ»

В.Н. Крутиков «01» декабря 2020 г.
Москва 2020 г.
1 Общие положения-
1.1 Настоящая методика поверки распространяется на спектрорадиометр Specbos 1211UV (далее - спектрорадиометр), изготовленный Фирмой «JETI Technische Instrumente GmbH». Спектрорадиометр предназначен для измерения спектральной плотности энергетической яркости (СПЭЯ), измерения спектральной плотности энергетической освещённости (СПЭО), определения индекса цветопередачи (общий и частные), оценки координат цветности (в различных цветовых пространствах), и оценки коррелированной цветовой температуры в соответствии с аттестованными методиками измерений (при использовании в сфере государственного регулирования обеспечения единства измерений), и устанавливает порядок, методы и средства проведения первичной и периодической поверок. По итогам проведения поверки должна обеспечиваться прослеживаемость к ГЭТ 5-2012, ГЭТ 81-2009, ГЭТ 86-2017. Поверка спектрорадиометра выполняется методом прямых измерений.
-
1.2 Интервал между поверками 1 год.
-
1.3 Метрологические характеристики спектрорадиометра указаны в таблице 1.
Таблица 1 - Метрологические характеристики
Наименование характеристики |
Значение |
Диапазон измерения яркости, кд/м2 |
от 0,2 до 100000 |
Пределы допускаемого значения относительной погрешности измерения яркости, % |
±6,0 |
Диапазон измерения СПЭЯ, Вт/(ср-м2 нм) |
от 0,001 до 0,3 |
Предел допускаемого значения относительной погрешности измерения СПЭЯ, %, в диапазоне длин волн: 350 - 450 нм |
±5,0 |
св. 450 - 800 нм |
±3,0 |
св. 800- 1000 нм |
±4,0 |
Диапазон измерения освещенности, лк |
от 1 до 100000 |
Пределы допускаемого значения относительной погрешности измерения освещенности, % |
±3,5 |
Диапазон измерения СПЭО, Вт/(м2-нм) |
от 0,00015 до 0,2 |
Предел допускаемого значения относительной погрешности измерения СПЭО, %, в диапазоне длин волн: 350-450 нм |
±5,0 |
св. 450 - 600 нм |
±3,0 |
св. 600 - 800 нм |
±5,0 |
св. 800- 1000 нм |
±6,5 |
Диапазон измерений координат цветности: | |
X |
от 0,0039 до 0,7347 |
У |
от 0,0048 до 0,8338 |
Пределы допускаемого значения абсолютной погрешности измерений координат цветности: Ах |
± 0,006 |
Ду |
± 0,008 |
Диапазон измерений коррелированной цветовой температуры, К |
от 2000 до 8000 |
Пределы допускаемого значения абсолютной погрешности измерений цветовой температуры, К |
± 100 |
Диапазон измерений общего индекса цветопередачи, абс. ед. |
от 1 до 100 |
Пределы допускаемой абсолютной погрешности измерений индекса цветопередачи, абс. ед. |
±1,9 |
-
2.1 При проведении первичной и периодической поверок должны быть выполнены операции, указанные в таблице 2.
Таблица 2 - Операции поверки
№ п/п. |
Наименование операции |
Номер пункта методики поверки |
Обязательность выполнения операции при | |
первичной поверке |
периодической поверке | |||
1 |
Внешний осмотр средства измерений |
7.1 |
Да |
Да |
2 |
Подготовка к поверке и опробование средства измерений |
7.2 |
Да |
Да |
3 |
Проверка программного обеспечения средства измерений |
7.3 |
Да |
Да |
4 |
Определение метрологических характеристик средства измерений |
7.4 | ||
5 |
Определение диапазона и относительной погрешности измерений СПЭЯ |
7.4.1 |
Да |
Да |
7 |
Определение диапазона и относительной погрешности измерений СПЭО |
7.4.2 |
Да |
Да |
9 |
Определение диапазона и абсолютной погрешности измерений координат цветности, коррелированной цветовой температуры и общего индекса цветопередачи |
7.4.3 |
Да |
Да |
10 |
Определение диапазона и относительной погрешности измерений яркости |
7.4.4 |
Да |
Да |
12 |
Определение диапазона и относительной погрешности измерений освещенности |
7.4.5 |
Да |
Да |
-
2.2 Поверка спектрорадиометра прекращается в случае получения отрицательного результата при проведении хотя бы одной из операции, а спектрорадиометр признают не прошедшим поверку.
-
2.3 Поверку средства измерений осуществляют аккредитованные в установленном порядке в области обеспечения единства измерений юридические лица и индивидуальные предприниматели.
3 Требования к условиям проведения поверки
3.1 При проведении поверки должны быть соблюдены следующие условия:
|
от+18 до +30; не более 70; от 96 до 105; от 216 до 224; от 49 до 51. |
3.2 Помещение, где проводится поверка, должно быть чистым и сухим. В помещение не должно быть кислотных, щелочных и других газов, способных вызвать
значительную коррозию металлов, а также газообразных органических растворителей (бензина и разбавителя), способных вызвать коррозию краски.
4 Требования к специалистам, осуществляющих поверкуК проведению поверки допускаются лица:
-
- изучившие настоящую методику поверки и руководство по эксплуатации спектрорадиометров;
-
- имеющие квалификационную группу не ниже III в соответствии с правилами по охране труда при эксплуатации электроустановок, указанных в приложении к приказу Министерства труда и социальной защиты РФ от 15.12.2020 № 903н и прошедшие полный инструктаж по технике безопасности;
-
- прошедшие обучение на право проведения поверки по требуемому виду измерений.
-
5.1 При проведении первичной и периодической поверок должны быть применены средства, указанные в таблице 3.
Таблица 3 - Средства поверки
Номер пункта методики |
Наименование средства измерения или вспомогательного оборудования, номер документа, регламентирующего технические требования к средству, разряд по государственной поверочной схеме и (или) метрологические и основные технические характеристики |
7.4.1; 7.4.2 |
Рабочий эталон единиц спектральной плотности энергетической яркости, спектральной плотности силы излучения и спектральной плотности энергетической освещенности (далее - РЭ единиц СПЭЯ, СПСИ, СПЭО) в соответствии с государственной поверочной схемой для средств измерений спектральной плотности энергетической яркости, спектральной плотности силы излучения, спектральной плотности энергетической освещенности, силы излучения и энергетической освещенности в диапазоне длин волн от 0,2 до 25,0 мкм, спектральной плотности потока излучения в диапазоне длин волн от 0,25 до 2,5 мкм, энергетической освещенности и энергетической яркости монохроматического излучения в диапазоне длин волн от 0,45 до 1,6 мкм, спектральной плотности потока излучения возбуждения флуоресценции в диапазоне длин волн от 0,25 до 0,8 мкм и спектральной плотности потока излучения эмиссии флуоресценции в диапазоне длин волн от 0,25 до 0,85 мкм, утвержденной приказом Федерального агентства по техническому регулированию и метрологии от 29 декабря 2018 г. № 2815. Диапазон длин волн от 0,2 до 25,0 мкм; Диапазон измерений СПЭО от 1-102 до 1 • 1О10 Вт/м3; Пределы допускаемой относительной погрешности измерений СПЭО от 1,7 до 8,0 % в зависимости от длины волны; Диапазон измерений СПЭЯ от 1 • 104 до 1 • 1012 Вт/ср-м3; Пределы допускаемой относительной погрешности измерений СПЭЯ от 1,7 до 8,0 % в зависимости от длины волны. |
7.4.3 |
Рабочий эталон единиц координат цветности самосветящихся объектов (далее - РЭ единиц КЦ) в соответствии с государственной поверочной схемой для средств измерений координат цвета и координат цветности, белизны, блеска, утверждённой приказом Федерального агентства по техническому регулированию и метрологии от 27.11.2018 г. № 2516. Диапазон измерений координат цветности: - х от 0,004 до 0,734; -у от 0,005 до 0,834. Пределы допускаемых абсолютных погрешностей измерения координат цветности для излучателей и излучателей полупроводниковых от ± 0,002 до ± 0,005; Диапазон измерений коррелированной цветовой температуры от 2000 до 10000 К; Пределы допускаемой абсолютной погрешности измерений коррелированной цветовой температуры от ± 25 до ± 100 К; Диапазон измерений общего индекса цветопередачи от 1,0 до 100,0; Пределы допускаемой абсолютной погрешности общего индекса цветопередачи ± 0,7 абс. ед. |
7.4.4 |
Рабочий эталон единицы яркости непрерывного излучения (далее - РЭ единицы яркости) в соответствии с государственной поверочной схемой для средств измерений световых величин непрерывного и импульсного излучений, утверждённой приказом Федерального агентства по техническому регулированию и метрологии от 30.12.2019 г. № 3460. Диапазон измерений яркости:
Пределы допускаемой относительной погрешности измерений яркости от ± 0,8 до ± 4,0 %. |
7.4.5 |
Рабочий эталон единицы освещенности непрерывного излучения (далее -РЭ единицы освещенности) в соответствии с государственной поверочной схемой для средств измерений световых величин непрерывного и импульсного излучений, утверждённой приказом Федерального агентства по техническому регулированию и метрологии от 30.12.2019 г. № 3460. Диапазон измерений освещенности от 1 до 2 -105 лк; Пределы допускаемой относительной погрешности измерений освещенности от ± 0,4 до ± 2,5 %. |
-
5.2 Допускается применение аналогичных средств поверки, обеспечивающих определение метрологических характеристик поверяемых профилемеров с требуемой точностью.
-
5.3 Средства поверки должны быть аттестованы (поверены) в установленном порядке.
-
- наличие маркировки, подтверждающей тип и заводской номер спектрадиометра;
-
- отсутствие механических повреждений на наружных поверхностях спектрорадиометра, влияющих на его работоспособность;
-
- чистота гнезд, разъемов, целостность соединительных кабелей;
-
- соответствие комплектности спектрарадиометра требованиям нормативнотехнической документации (руководство по эксплуатации и описание типа).
-
7.1.2 Спектрорадиометр считается прошедшими операцию поверки с положительным результатом, если выполняются вышеописанные требования.
-
7.2.1 Перед началом работы со спектрорадиометром необходимо внимательно изучить его руководство по эксплуатации.
-
7.2.2 Установить эталонный источник на юстировочный стол для исследования ламп из состава РЭ единиц СПЭЯ, СПСИ, СПЭО, включить режим питания, предусмотренный для данного эталонного источника.
-
7.2.3 Подключить спектрорадиометр к ПК через USB кабель. Включить спектрорадиометр.
-
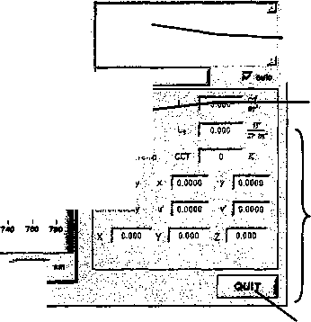
7.2.4 Включить персональный компьютер и запустить программное обеспечение нажатием кнопок «Start» —> «Programme» —» «JETI Li Vai». На мониторе появится главный экран управления спектрорадиометром (рисунок 1).
JEU UVal | offline
Fie Preset Options Extra Cafbrstion Jnfo
Preset custom 2 Ufa
Г Cont-flntenrelO»)
!Г" ОикЛтойе ...
I, Jooooe-s
№кАп«е-
Corr. Color Temp CCT | О К
amMgtf x r’j о wo у jo oom
, - _____
CWrafitSy if j COOOO v | 0 oooc
Рисунок 1 - Вид главного экрана программы JETI Li Vai
-
7.2.5 В режиме главного экрана на клавиатуре нажать клавишу «F2». Откроется окно «Spectrum» (рисунок 2).
Строка меню
/___
. fle^resd fipaons Extra Cajbntton Jnto Preset: spectrum
Целеуказатель вкл/выкл.
|| ^m tofteoMncla |^|Г~ I

Выбор режима измерения и отображение / выбор калибровочного файла
<Ш0ПЮМН№
:>3 OL485
B.OOE-1
7.60&1-;
7.0QE-1-I | 8.50Б-1-f O.OOE-1-g 5.В0Б-1-! g Б.МЕ-1-£ 4.50E-1-5
4.00Б-1-!
200Б-1
5.00 Б-2-
1.В0&1-:
1.<ЮЕИ 4

itavf--Г® РГГнг
Г Cont

сй&тидгаиоп tme
Г Quick mode
Luminance
Chromaticity
Ratfiance; {»B4960Rto-
I I I I I I t I г
«40 еео еао too 730

Выполнить
измерения
Передача данных в таблицуЕхсе!
Отображение результатов измерений (настраиваемый}
Transfer, data to tebte |
Chrumaticty
Количество усреднений
Значения курсора Спектральный диапазон Выход из программы
Рисунок 2 - Вид окна «Spectrum» программы JETI LiVal
-
7.2.6 Нажать клавишу «Target» для включения лазерного целеуказатель в виде круга с точкой. Установить спектрорадиометр таким образом, чтобы целеуказатель попал на эталонный источник.
-
7.2.7 В поле спектральный диапазон задать от 350 до 1000 нм.
-
7.2.8 Проверить в поле «Measurement Mode» установку режима «Radiance», в случае отсутствия установки перезагрузить программу.
-
7.2.9 Нажать клавишу «Measurement», чтобы начать измерение.
-
7.2.10 Спектрорадиометр считается прошедшим операцию поверки с положительным результатом, если включение всех его компонентов прошло успешно и все органы управления работают исправно, а на мониторе компьютера отображаются значения измеренных параметров (рисунок 3).
S .И )11 ГЛ:1 i S/tfc 201?г.Г>0 J B-ttlvry Status:
Рисунок 3 - Вид окна «Spectrum» после проведения измерений
-
7.3.1 Проверяют соответствие заявленных идентификационных данных программного обеспечения сведениям, приведенным в описании типа на спектрорадиометр.
Версия программного обеспечения «JETI Li Vai» отображается на экране монитора персонального компьютера при нажатии кнопок «F1» —► «About» в окне справки (рисунок 4).
About


Light Values Measuring System
Created by
JETI Technische Instruments GmbH
Tatendpromenacte 2
007745 Jens
Tel.: +4S 3641-225680
Fax: +4Э 3641-225681
E-mail: safes@jati.com
Internet: www.jati.cam
Device Type: Serial number: Firmware: Connection Type: ...
Рисунок 4 - Версия программного обеспечения
-
7.3.2 Спектрорадиометр считается прошедшим операцию поверки с положительным результатом, если идентификационные данные программного обеспечения соответствуют значениям, приведенным в таблице 4.
Таблица 4 - Идентификационные данные программного обеспечения
Идентификационные данные (признаки) |
Значение |
Идентификационное наименование ПО |
JETI LiVal |
Номер версии (идентификационный номер) ПО |
не ниже 16.14.1 |
Цифровой идентификатор ПО |
- |
-
7.4 Определение метрологических характеристик средства измерений
-
7.4.1.1 Для измерения СПЭЯ в диапазоне длин волн от 350 до 1000 нм установить эталонный источник СПЭЯ на юстировочный стол оптического стенда из состава РЭ единиц СПЭЯ, СПСИ, СПЭО.
-
7.4.1.2 Провести установку спектрорадиометра напротив эталонного источника СПЭЯ.
-
7.4.1.3 Установить спектрорадиометр на одной оптической оси с эталонным источником СПЭЯ. Спектрорадиометр освещают в направлении перпендикулярном к его приемной поверхности на расстоянии от эталонного источника СПЭЯ не менее чем 1 м, контролируя расстояние с помощью нутромера из состава РЭ единиц СПЭЯ, СПСИ, СПЭО.
-
7.4.1.4 Открыть окно «Spectrum», выполнить операции по 7.2.5 - 7.2.9. Провести по пять измерений СПЭЯ для длин волн 350,400,450,550, 600, 800,1000 нм в соответствии с руководством по эксплуатации спектрорадиометра.
-
7.4.1.5 Сохранить результат измерений нажав кнопку «Transfer data to table» (рисунок 2). Указать путь сохранения и имя файла.
-
7.4.1.6 Обработку результатов измерений СПЭЯ провести в соответствии с 8.1.
-
7.4.2.1 Для измерения СПЭО в диапазоне длин волн от 350 до 1000 нм установить источник излучения СПЭО на юстировочный стол оптического стенда из состава РЭ единиц СПЭЯ, СПСИ, СПЭО.
-
7.4.2.2 Установить спектрорадиометр на одной оптической оси с источником излучения на расстоянии 500 мм от приёмной головки спектрорадиометра, контролируя расстояние с помощью нутромера из состава РЭ единиц СПЭЯ, СПСИ, СПЭО.
-
7.4.2.3 Провести юстировку источника излучения и приемной головки спектрорадиометра. Для этого включить юстированный лазер и установить на место специальное юстировочное приспособление, являющиеся неотъемлемой принадлежностью источника излучения. Приёмная поверхность головки и поверхность стекла юстировочного приспособления должны располагаться в плоскостях, перпендикулярных оптической оси. При этом оптическая ось должна проходить через центр приемной поверхности головки и перекрестие на стекле юстировочного приспособления. Проверить с помощью нутромера, что расстояние от источника излучения до приемной головки составляет 500 мм.
-
7.4.2.4 Установить на спектрорадиометр диффузную насадку из его комплекта, в поле «Measurement Mode» проверить установку режима «Iradiance», если режим не установился - перезагрузить программу.
-
7.4.2.5 Открыть окно «Spectrum», выполнить операции по 7.2.5 - 7.2.9. Провести по пять измерений СПЭО для длин волн 350, 400, 450, 550, 600, 800, 1000 нм в соответствии с руководством по эксплуатации спектрорадиометра.
7А2.6 Сохранить результат измерений нажав кнопку «Transfer data to table» (рисунок 2). Указать путь сохранения и имя файла.
-
7.4.2.7 Обработку результатов измерений СПЭО провести в соответствии с 8.2.
-
7.4.3 Определение диапазона и абсолютной погрешности измерений координат цветности, коррелированной цветовой температуры и общего индекса цветопередачи.
-
7.4.3.1 Для измерений координат цветности, коррелированной цветовой температуры и общего индекса цветопередачи излучатель из набора полупроводниковых излучателей (далее - излучатель) устанавливают на юстировочный стол оптического стенда из состава РЭ КЦ.
-
7.4.3.2 Открыть окно «Spectrum», выполнить операции по 7.2.5 - 7.2.9. Провести пять измерений координат цветности, коррелированной цветовой температуры и общего индекса цветопередачи в соответствии с руководством по эксплуатации спектрорадиометра.
-
7.4.3.3 Повторить операции по 7.4.3.1 - 7.4.3.2 для каждого излучателя из состава РЭ КЦ.
-
7.4.3.4 Обработку результатов измерений координат цветности, коррелированной цветовой температуры и общего индекса цветопередачи провести в соответствии с 8.3.
-
7.4.4.1 Установить спектрорадиометр на столик из состава РЭ единицы яркости. Установить источник яркости из состава РЭ единицы яркости и столик со спектрорадиометром на фотометрическую скамью из состава РЭ единицы яркости. Источник яркости и спектрорадиометр должны находиться в вертикальных плоскостях, перпендикулярных оси скамьи, а их центры находиться на одной оси на расстоянии не менее 1 м. Расстояние контролировать с помощью средства измерения расстояния из состава РЭ единицы яркости.
-
7.4.4.2 Закрепить неподвижно источник яркости на фотометрической скамье и вывести на рабочий режим в соответствии с его руководством по эксплуатации.
-
7.4.4.3 Установить на источнике яркости значение яркости 0,2 кд/м2 в соответствии с его руководством по эксплуатации.
-
7.4.4.4 Нацелить спектрорадиометр на источник яркости с помощью лазерного целеуказателя.
-
7.4.4.5 Провести измерения яркости спектрорадиометром в соответствии с его руководством по эксплуатации. Провести измерения яркости пять раз.
-
7.4.4.6 Повторить 7.4.4.4 - 7.4.4.5, установив на источнике яркости значения яркости 1,10, 500,1000, 5000,10000,30000,50000,70000,100000 кд/м2.
-
7.4.4.7 Обработку результатов измерений яркости провести в соответствии с 8.4.
-
7.4.5.1 Установить источник излучения на оптический стенд РЭ единицы освещенности. Создать на источнике излучения освещенность около 1 лк в соответствии с его руководством по эксплуатации. Провести измерение освещенности эталонным фотометром из состава РЭ единицы освещенности в соответствии с его руководством по эксплуатации и зафиксировать результат измерения.
-
7.4.5.2 Установить на спектрорадиометр диффузную насадку из его комплекта.
-
7.4.5.2 Установить спектрорадиометр на одной оптической оси с источником излучения в одной плоскости с эталонным фотометром из состава РЭ единицы освещенности.
-
7.4.5.3 Нацелить спектрорадиометр на источник излучения с помощью лазерного целеуказателя.
-
7.4.5.4 Выполнить операции по 7.2.5 - 7.2.9 и произвести измерения освещенности пять раз в соответствии с его руководством по эксплуатации.
-
7.4.5.5 Повторить измерения по 7.4.5.1 - 7.4.5.4 для значений освещенности около 10,100, 8000,20000,100000 лк.
-
7.4.5.6 Обработку результатов измерений освещенности провести в соответствии с 8.5.
-
8 Подтверждение соответствия средства измерений метрологическим требованиям
-
8.1.1 Рассчитать среднее арифметическое результатов измерений СПЭЯ, полученных на длинах волн 350,400,450,550,600, 800,1000 нм, по формуле (1):
£Л(Я) = (1)
где (А) - значения СПЭЯ, измеренные спектрорадиометром на длине волны А, Вт/(ср-м2-нм).
i - номер измерения;
п - количество измерений;
А - длина волны, нм.
-
8.1.2 Относительное отклонение результатов измерений СПЭЯ бспэялЮ, вычисляют отдельно для каждой длины волны А (350, 400, 450, 550, 600, 800, 1000 нм) по формуле (2):
-W/W = •100 (2)
где £Л(А) - среднее арифметическое значение СПЭЯ, рассчитанное по формуле (1), Вт/(ср-м2нм);
1л/ЭТ(А) - значение СПЭЯ эталонного источника СПЭЯ на длине волны А, указанное в сертификате калибровки, Вт/(ср-м2-нм).
-
8.1.3 Относительную погрешность измерений СПЭЯ До, %, рассчитывают по формуле (3):
До = ± С|Дол,эт| + |£сиэя(Л)1), (3)
где Дол,эт _ относительная погрешность измерений СПЭЯ источника излучения из свидетельства о поверке на него, %.
-
8.1.4 Спектрорадиометр считается прошедшим операцию поверки по 7.4.1 с положительным результатом, если диапазон измерений СПЭЯ составляет от 0,001 до 0,3 Вт/(ср-м2 нм) и относительная погрешность измерений СПЭЯ не превышает ± 5 % в диапазоне длин волн от 350 до 450 нм; ± 3 % в диапазоне длин волн св. 450 до 800 нм; ± 4 % в диапазоне длин волн св. 800 до 1000 нм.
-
8.2.1 Рассчитать среднее арифметическое результатов измерений СПЭО, полученных на длинах волн 350,400,450, 550,600, 800,1000 нм, по формуле (4):
Е^Х) = (4)
где ЕЛд(2) - значение СПЭО, измеренное спектрорадиометром на длине волны А, Вт/(м2-нм);
i - номер измерения;
п - количество измерений.
-
8.2.2 Относительное отклонение результатов измерений СПЭО вычисляют отдельно для каждой длины волны 2 (350,400,450, 550, 600, 800,1000 нм) по формуле (5):
•!<*>%■ (5)
где Я/(Л) - среднее значение СПЭО, рассчитанное по формуле (3), Вт/(м2-нм);
Бл,эот(Я) - значение СПЭО источника излучения на длине волны 2, указанное в сертификате калибровки, Вт/(м2-нм).
-
8.2.3 Относительную погрешность измерений СПЭО До, %, рассчитывают по формуле (6):
до= ±(1^ОЛэ1+ й)|, (6)
где ДоЛэ - относительная погрешность измерений СПЭО источника излучения из свидетельства о поверке на него, %.
-
8.2.4 Спектрорадиометр считается прошедшим операцию поверки по 7.4.2 с положительным результатом, если диапазон измерений СПЭО составляет от 0,00015 до 0,2 Вт/(м2 нм) и относительная погрешность измерений СПЭО не превышает ± 5 % в диапазоне длин волн от 350 до 450 нм; ± 3 % в диапазоне длин волн св. 450 до 600 нм; ± 5 % в диапазоне длин волн св. 600 до 800 нм; ± 6,5 % в диапазоне длин волн св. 800 до 1000 нм.
-
8.3.1 Рассчитать среднее арифметическое значение по пяти измерениям координат цветности, коррелированной цветовой температуры и общего индекса цветопередачи для каждого излучателя формулам (7) - (10) соответственно:
%к ~ n^ji=i^k.i’
(7)
Ук = ~Е?=1Укл>
(8)
т _ vn т*
(9)
Rk = ^f=1Rk,i,
(Ю)
где хкЛ, укЛ - координаты цветности, измеренные спектрорадиометром;
Tk,t - коррелированная цветовая температура, измеренная спектрорадиометром,
К;
Rk,i - общий индекс цветопередачи, измеренный спектрорадиометром, абс. ед.;
i - номер измерения; п - число измерений; к- номер излучателя.
-
8.3.2 Отклонение результатов измерений координат цветности, коррелированной цветовой температуры и общего индекса цветопередачи определяется по формуле (11):
Аа/сизм- l^k ^кэ I
(П)
где Акэ - значение координат цветности, коррелированной цветовой температуры, общего индекса цветопередачи излучателя в соответствии с сертификатом калибровки.
-
8.3.3 Абсолютная погрешности измерений координат цветности, коррелированной цветовой температуры и общего индекса цветопередачи рассчитывают по формуле (12):
&Ак~ — (|Д4кэ| + 1Ддизм1)>
(12)
где Длкэ - абсолютная погрешность измерений координат цветности, коррелированной цветовой температуры и общего индекса цветопередачи излучателя из свидетельства о поверке на него.
-
8.3.4 Спектрорадиометр считается прошедшим операцию поверки по 7.4.3 с положительным результатом, если диапазон измерений координат цветности составляет для х: от 0,0039 до 0,7347, для у: . от 0,0048 до 0,8338, диапазон измерений коррелированной цветовой температуры составляет от 2000 до 8000 К, диапазон измерений общего индекса цветопередачи составляет от 1 до 100 абс. ед.; абсолютная погрешность измерений координат цветности х и у не превышает ± 0,006 для координаты х и ± 0,008 для координаты у, коррелированной цветовой температуры не превышает
± 100 К, общего индекса цветопередачи не превышает ±1,9 абс. ед.
8.4 Обработка результатов измерений яркости-
8.4.1 Рассчитать среднее арифметическое результатов измерений для А:-го значения яркости по формуле (13):
(13)
где Lki - яркость, измеренная спектрорадиометром, кд/м2;
i - номер измерения;
п - число измерений.
-
8.4.2 Относительное отклонение результатов измерений яркости определяется по формуле (14):
6Lik = 100%,
(14)
где - значение яркости источника яркости, кд/м2, в соответствии с сертификатом калибровки.
-
8.4.3 Относительную погрешность измерений яркости рассчитывают по формуле (15):
До= ±(|ДоЬэк1+ I^Lkl)> (15)
где Доьэк - относительная погрешность измерений яркости источника яркости, %, из свидетельства о поверке на него.
-
8.4.4 Спектрорадиометр считается прошедшим операцию поверки по 7.4.4 с положительным результатом, если диапазон измерений яркости составляет от 0,2 до 100000 кд/м2, а относительная погрешность измерений яркости не превышает ± 6 %.
-
8.5.1 Рассчитать среднее арифметическое результатов измерений освещенности по формуле (16):
(16)
где Evt - освещенность, измеренная спектрорадиометром, лк;
i - номер измерения.
-
8.5.2 Относительное отклонение результатов измерений освещенности определяется по формуле (17):
^„=^^■100%, (17)
где EV3 - значение освещенности от источника излучения, лк, измеренное эталонным фотометром.
-
8.5.3 Относительную погрешность измерений освещенности рассчитывают по формуле (18):
Ао= ± (|До»1 + |««,|), (18)
где Д0£Э - относительная погрешность измерений освещенности эталонного фотометра, %, из свидетельства о поверке на него.
-
8.5.4 Спектрорадиометр считается прошедшим операцию поверки по 7.4.5 с положительным результатом, если диапазон измерений освещенности составляет от 1 до 100000 лк, а относительная погрешность измерений освещенности не превышает ± 3,5 %.
-
8.6 Спектрорадиометр считается прошедшим поверку с положительным результатом и допускается к применению, если все операции поверки пройдены с положительным результатом. В ином случае спектрорадиометр считается прошедшим поверку с отрицательным результатом и не допускается к применению.
-
9 Оформление результатов поверки
-
9.1 Результаты поверки оформляются протоколом (Приложение А). Сведения о результатах поверки передаются в Федеральный информационный фонд по обеспечению единства измерений.
-
Начальник лаборатории ФГУП «ВНИИОФИ»
Ведущий инженер ФГУП «ВНИИОФИ»

Б.Б. Хлевной
М.В. Солодилов
(Рекомендуемое) К Методике поверки МП 052.М4-20 «ГСИ. СпектрорадиометрБресЬоБ 1211UV. Методика поверки»
ПРОТОКОЛ первичной (периодической) поверки от «________»_______________20__г.
Средство измерений: СпектрорадиометрЗресЬоз 1211UV наименование средства измерений, тип
Заводской номер№ 2191275_________________________________________________________
заводской номер средства измерений
Принадлежащее_____________________________________________________________
наименование юридического лица, ИНН
Поверено в соответствии с методикой поверки МП 052.М4-20 «ГСИ. Спектрорадиометр Specbos 1211UV. Методика поверки», утвержденной ФГУП «ВНИИОФИ» « »_____________20 г.
наименование документа на поверку, кем утвержден (согласован), дата
С применением эталонов___________________________________________________________
наименование, заводской номер, разряд, класс точности или погрешность
При следующих значениях влияющих факторов:_____________________________________
приводят перечень и значения влияющих факторов
-
- температура окружающей среды, °C ___________
-
- относительная влажность воздуха, % ___________
-
- атмосферное давление, кПа ___________
Внешний
осмотр:________________________________________________________________
Проверка идентификации программного обеспечения:
Таблица А.1 - Идентификационные данные программного обеспечения
Идентификационные данные (признаки) |
Значение |
Идентификационное наименование ПО |
JETI LiVal |
Номер версии (идентификационный номер) ПО |
не ниже 16.14.1 |
Цифровой идентификатор ПО |
- |
Опробование:________________________________________________________
Получены результаты поверки метрологических характеристик:
Таблица А.2 - Метрологические характеристики
Характеристика |
Результат |
Требования методики поверки |
Рекомендации_________________________________________
средство измерений признать пригодным (или непригодным) к применению
Исполнители:______________________ _____________
должность подпись фамилия, инициалы
16
Требования (условия) по обеспечению безопасности проведения поверки
-
6.1 Работа со спектрорадиометром и средствами поверки должна проводиться согласно требованиям безопасности, указанным в нормативно-технической и эксплуатационной документации на спектрорадиометр и средства поверки.
Проведение поверки
-
7.1 Внешний осмотр средства измерений
-
7.1.1 Внешним осмотром спектрорадиометра должно быть установлено: