Инструкция «Установка поверки измерительных блоков вакууметров УСПВ-3Л» (АБЖ2.763.000)

J ;L.L.
*/ЗВП
Jk
ФБУ”Волгофадский ЦСмЯ рдед.чия
J ’ экземпляр

^^волгоградский цсг7|
Г—
I фбу “Волгоградский
? -----
J—i
|8S

С0ДША1ШЕ Лист
-
1. 0Б1ЛПЕ ЙАЗАНЙЯ ................... ....... 3
-
2. ОШЕ СВЕЛЕИИН ОБ УСТАНОВКЕ ................... . 4
ОСНОВНЫЕ ТЕХНИЧЕСКИЕ ДАННЫЕ И ХАРАКТЕРАМИ ... КО.ЧЪМГ ПОСТА....
СВИДЕТЕЛЬСТВО О ПРИЙКВ СВ’ЦЕТШСТВО ОБ УПАКОВКЕ . ГАРАНТйЙНЫЕ Обязательства СВЕДЕНО?! о рекла:лацинх СВЕДЕНИЯ О ХРАНЕНИИ^ СВЕДЕНИЯ О ДВОЕНИИ И ЗАКРЕПЛЕНИИ УСТАНОВКИ ПРИ ЭКСПЛУАТАЦИИ . Учет работы . ИТОГОВЫЙ УЧЕТ РАБОТЫ 13. УЧЕТ НЕПСНРАВЙОСТ IA. УЧЕТ ТКСНИЧЕСКбГО
3»
4.
6.
7.
а.
9.
то.
IX;
-
15. ПЕРИОДИЧЕСКИ;; КОНТРОЛЬ ОСНОВНЫХ ТЕХНИЧЕСКИХ ХАРАКТЕРИСТИК ПРИ ЭКСПЛУАТАЦИЙ И ХРАНЕНИИ ......
-
16. СВЕДЕНЙЯ С ЗАМЕНЕ СОСТАВНЫХ ЧАСТЕЙ ПРИБОРА-
ЗА BPE..Bi ЗКСЯЛУАТАЦаИ ..........................
ОСОБЫЙ ОТМЕТКИ ..............
17
f
ЛИСТ РЕГИСТРАЦИИ ИЗМЕНЕНИЙ .
18.


Установка поверки избери тельных блоков вакууммст ров УОПВ-Зы. .
■. '• ; ioh и .
• Д'.И |'Н ’JsA-'' I
-Л: • • ■ |
-- ---------------— -———\ | |
Лит. |
Лист |
Лист ■ |
dpi |
3- |
А..> ’. |
© |

ространяется- на установку
ветров УСПВ-ЗВ АБА 2.7 33. ОСО I i псов
и периодической поверен
пазонк рек и и
1 ■>г к ■ «I |
0 г\ и -' 0 - . 0 - |
1 т 10 100 1000 [, |
нВ |
0 •- |
10 |
■8 |
0 - |
250 |
А. 21 ' ; |
0,3- |
I ■ г |
В |
0 - |
'■•••■■ I 100 |
0 - |
□00 | |
Т 9 |
Т Г4. | |
, А |
I-ГО |
9,99-1С~-^ |
ыо-И- |
9,99-10_Л | |
• А:/,. ?У ■ |
т-10-10- |
9,S&-I0~10 |
Ы0~9 - |
9,S3-10-9 | |
■ |
I-.I0-8 - |
3,33-IO"8 |
. |
ыо-7 - |
9,99-10“*? |
S |
ГЮ’6 - |
9,99-10”° ; |
I-I0”5 - |
9,99-I0~3 | |
-4 ■ 1*10 |
9,SS-IO“24' |
. :: средства поверки
го тока 0,2;0,5;i/0;2,0 Класс точности
Амперметр Д-570
ТУ 25-04-670-73. .
Паедели измерения переменно тЧп ПО.ОЧ.ТП.ЪЛ '
;■ ?гедении поверки должны выполняться операции и ■ J ■■ ’ I ’ . ■ ■ ■ .
Вольтметр дрОТс
ТУ 25-04-2422-74,
Пределы измерения пепеленного напряжения 7о, 150, 300 В Класс точности 0,2.

• р.:и; о.МЛ
па поверки, указанные в табл. 8.
i
Таблица■8 ч | |
Номера пунктов |
Средств^ псверки и и:< норна- |
ле’п-й’чесиого |
титио-тохнические хагакте- |
дписания |
апстики |
2.^63.00010 | |
Вольтамперметр Ш 68000 | |
П-м. ! 'Z 1 ' |
ТУ 25-04-2273-73. |
1 |ре дели и змерения постоя иного тока 1,10х, ТОО, 1003 мА. Ела с с тс чи с о ти 0,1 /0^02. Источник напряжения В5-49. пределы изменения ^выходного напряжения 0,1 - ТОО К Toif нагрузки О,001 <1Л
Вольтамперметр 13 68000 ТУ 25-04-2273-73.
Предел измерения постоянного напряжения 10 мВ.
Класс точности 0,1/0,02.
9,99-10
14.4.3.г
14.4.3.д
Вольт ад •дерме ТУ 25-04-227 Пределы изме га напряжения 1ы_
Класс Точности 0,1/ Источник напряжения 11ределы из:гонения выхо напряжения 0 - 303 В.
Toif нагрузки 0 - 0,2 А
70
Вольтамперметр Щ 68000 ТУ 25-04-2273-73. Пределы измерения . го тока 1,. 10, 133 ... Класс точности 0,1/0
Продолжение табл. 8
Комера пунктов технического описания 1^'2.762.000TQ.
Средства поверки в их норма-тлвно-техни че ские характерке-тики
Вольтметр постоянного топа электрометрический BK2-I6 E72.7I0.oi7 уу пределы измерения тонов Т-Ю-12 - 3-10“';Л. РРрЧ Основная приведенная погрешность + 1С%2
Вольтметр Ш-1513 ТУ 25-04-937-73.
диапазон измерений 0 - 30 3. Класс точности 0,02/0,005.
Ча стет ом е р Ф-5080 ТУ 25-04-271-7Л Выход частоты 10 ~ ГЫ. От и с с 11 т ельнзя по гр от к ость частоты после* тщ^ствойни не превышает +1‘10;'% за 10 дней Измеритель индуктивностей. емк остей, с о по о т:: я ле ни й Е7-3 B32.72i.A07 ТУ.
Лдлплагш р.гаирп0]и:: ОД пФ -- -иоМ
Класс тбчясстз 0,01.
чжаш. Допускается замена контрсльнс-изыорительЕых по::-гугие типы, обеспечивающие заданную точность измерения.
вия неверии
'Л, При проведении поверки должны соблюдаться следующие
J
креатура окружающего воздуха 293+5К (20+5сС),
.шее::сольная глахшость воздуха 65+15%,
‘давление 100+ 4 кПа,
шс у тс тв не
питания сети 220+4,4 в пол частоте 50+ 0,5 Гн, : I •' ~ ’ 1 / ' .
тряски в ударов,
сильных внесших электрических и магнитных полек,
пыли/ агпсссившых павов, кислот и щелоча
•"'Г'3 Г
• ’ ' 5 - •' — - * * ’ ' - - - F - -----" ------------.7 ----~ ~ - * ' Э------
ГГ41 apcCeaer/ut/ /чоо^ркч/ по пунктам ГиД /
'■■О+ЛЧ'Л/С/ подключаться К cdra через
' -гос?//я6/ф7 сгадыршзссрор напряжения типа П71W

MSt2.7G3.000 ТО
■ :., -,”.лд
Э
закреплены

1 J. I. <
pro/ c a
■' i ’ • ‘
rf-~~
ri<; ndu
поверх
. f00
устало
^Z'"J прибору)
i • • z |
1. . - .f '. :•••,• ■.> ■ ■ |
1 |
* . ” • |
I t |
A'D'L’O ПСП rpf, ) ■ ha « 1 ' r* ' ’ ' > -1 J. ’ |
1 . j |
f : ■ • • ’ . ■ |
‘^lOQS ,.
В-(отсчет по установке УСпЗ-ЗМ);
В (по образцОЕОиу прибору) ;
«•
значение предела' измерения.
погрешности при измерении тока накала.
то
зхеау
согласно рис,2
при
накала
измерении тока
2


-*
■-
у ’ <
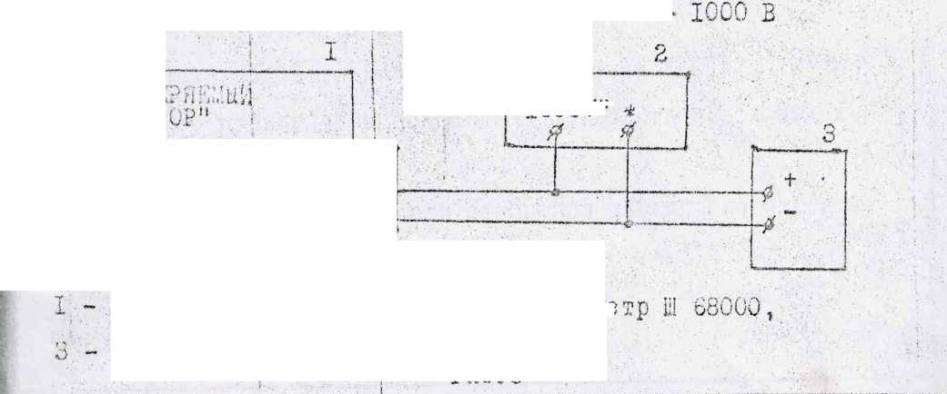
- установка УСПВ-о...,;
2 - прибор Щ 68000,
*
V'
;• ?
I ■ .
3

■;• О
2С- - балластный резистор (5-Ю Ош)
-.:s
■ Рис.2
' i
г.
кнопки переключателей ПНАКАЛ ЭллССИЯ” и ЧОО кА1’.
-•‘.А',, Зыхо’дное напряжение источника Б5-Адустаковите ток по
прибору бДриа измерений

равный 20; АО; 60; 80; 100 мА*
по
68000 и определите •вс^гл'-н-i" погрет-
г- .1 ' ’ z \
и— ч
t
Ji
I
н rf/.p. , < ■- II хиии
и проведите изменения при значениях
нА
;оиилй определите по лопнуло (2).
зиная погрешность должна быть не более
р.
v ■
■погрешности при- измерении тока эмиссии,
! i *ч
со гласно, рис. о • -о
, up Л10 СИ и .’/.у
'ГС .к ко лк
Ли;зиллчатслей ЧАКАл ЭМИССИЯ

с,..д:зс напряжение источника, установите ток по
, раьнын 0,2; 0,4; 0,6; 0,8; I,6:хА.:
ПЗ./.ЗрЗНИ;
гл
и определите
м •
I
прибору Щ 68000
■ - • ’ -Г •
и проведите
; . у (л , , « J О , \J а.Л «
МАЙ
■■■ .- ■•!
!
I
i
.ось измерений определите по
Приведенная по
ОПДОДСДВН

сир рис.4.
затопс?; _ЧК
V установите 'по цифровому п
6; 8; 10 мВ* Сделайте отсчеты по
поиб о-
л.
"6 ОЧ
5
■ '
г
<>•
о им ♦
определите по формуле (0)* ' л Ч
огромность измерений.
; ' '■■■ ■■■ ■ .
заражения 10 мВ при нажатии кнопок
I ’ '. ...
•}■■'■■■ .....■ ■ ■ ■
гоежяоств.
; . .. .. . — л
измерения при зяачс
вредность должна быть не более
д • .
измерении тока
к |
< \ | |
1__L |
/аниа 85-48,
ЗИПСОИИ
Ч 2 прибор Щ 68000, источник
- балластное сопротивление 4,7 кОм.
Рйс.З
:■
Приведенная погрешность должна быть не более
Л ' ! К ■ -'■■ ■ .'
• . 2
"IOOV" * '•

| - !
|
Схема для определения погрешности'
при измерении напряжения питания манометрического прзибразОвцтеля для диапазона 0 ~ 100 В I '
* ’ л ~1, ■ |
—--- |
о:......... |
I? ; ! |
/JOX ЭМКСС. |
то ■ |
I ** yctasow ХСПВ^Шл
•“ ИСТОЧНИК йЗЛрпМОНИЯ
L
2 - вольтметр Щ 68000,
Ь5~*b 2►
— Рис, 5 lt "
" н Апряженчя'
■ ——и ЙВОЙШ переключателей пНАЛРЕ6ЕЯИПп иУпКАШ
— гановите по цифровому прибору установки v^O; .'40; 60; 80; 100 В Воиу, 1руя выходное напряжение источника Б 5-32. Сделайте отсчеты Иц. ру Ц 68000 и определите лг—и—у погрешность по формуле
с—о—кая Приведенная погрешность должка быть н° +
!
к) определение погрешности при измерении напряжения пита
L-. ' —рического ——,6 ——овзтеля для диапазона 0 - SCO В,
. ■..-.лглте схему с —ко рис — »
Схема для 1определеш<я погрешности
измерения напряжения питания манометрического .
диапазона 0 -
fT /»ч
1XU
е (S)
не более - 1,С£.
•• ■ . . '
для
i
i
i
прсобразопаделя
дз
— ■ t . .
L-

.. ..liC'li . 1К0НТГ |
♦ КТ |
Л ОК ИМИССJ 1 ! | |
Х°?пус | 16 1 |
! I !
-------------------------j------------------J |
' I
. . . ' i I
установка УСНВ-ЗМ» ,
■ ■ j. . .
источник вапря:кения
"TOOOV"
2 - вольтамперые
П 136 М2
Рис «6
V Л S’*------7-’^ ’• - ■***“ ** |
1 ! ? | ||||
’ АБЕ2—68—СО ТО |
i | ||||
L |
. |
У г.\ Ч |
Но.-; .. |
... ....... |

плите к ня
Г> Г-1 /П
1.
■ 1 {?1:г? (' П :р | |
г-:у'р |
г тт |
'.'Л-Т’ , |
! ТО: |
при 0on Щ 68000
YHO
изтетисрт!
измерении напряжения i
"ICiT.OE' ВЖЖьЕТРЛ” установки в
.250В” на блоге чКСЩр'Я^Ф прибору устэногий/
Мт вольтметру.
I'.; . ■
Пряжения определите по
Г Y
V.
V
I
нпе погпетнсстз
питания
измерении тона,
'0ЫТЛ1Ш ВАКЖ
потребляем
Реостатом устонспито знача!
220±50В,
I агония тока необходимо
I
- ••*.-. •
и' пс амперметру
> должна бить но
1иппуллгиП1 необходимо преходить г
отсчсти
> f •• ■ • * /-> ГУ Г7< Г .• - а - 1 '-z 'л X
с не? ту согласно
Д-570
г» г
диапазона О
I !
.. к ките кнопки переключателей
; Ч
Установите по цифровому
' | 1
_ О
I
I
" нАиряжениЯ "НЛПРЯКЕН1Й1"‘иУ"СЗЙ ' к НАПРЯ жение / прибору установки ^Ои; 4ТА
.'..ллру/п выходное напряжение источника Б5-32л ’ ■ i
Сделайте отсчеты по прибору Щ 68000 и определите Г ’ill.
Приведенная -погрешность должна быть не более -v :
определение погрешности при
.? I ггхзоне 1*10’“’°*- 9,99*10
л
"выходной
, Г 1
J 4 '

магазин сопротивлений
блока измерений кнопку переключать-
ЯЙЮ2
W 1 i Л> ' ! <
прибег» У. 68000
!
i
*дг ./» - ’ . . •*.
измерении выходного тока в
согласно рис.7.
Схема соединений цого тока* в диапазоне 1*10~ь
I
I
I
1те на лицевой панели ; Г ?-■ ... ..
ротором переключателя пВЬХ0дН02 ТОК, А”
'.'зновите поддиапазон и10’"°5!. С помощью потенциох.
■-
'.агазхна сопротивлений установите значение тока
> • I ■ ■ • ; .••■■
изнурений 2,00; 4,00; 6,00; 8,00;
та ке ж е из ме ре н ин
выходного тока на поддиапазо
I, > | * ■■ ■• •
uI0-O.,. i,I0.....
•I
■JOpj’ 0ЛОКЗ
9,
-вжнв Приведенная погрешность не должна прев»
Погрешность измерений Определите по формуле (2).

1’Т
1 ’ :
I - I
. ) < х •деление погрев] пости’ при изм КГ12 - .9,90■К)-7
II м' ■! д с л е н и е • погрешности выходного тока
•Ю"11" до 93S9»I0^A может быть проведено двумя
! • I . * -*хтодоц комплсктной ловерки,
годом поэлементной поверки, •
погрешности выходного тока
О1. ; л о ле нис
дарении выходного тока в диа-
в диапазоне
способами:
• I..
методеч к окд
на образцовой установке, обеспечива?:цей
i • .
измере
мый диапазон измеряемых токов и требуемую точность
применении метода {поэлементной поверки погрешность L.-
/1 определяется арифметической суммой погрешности крутизны
пи.,;!<ония на выходе генератора пилообразного напряжения и погрел
- ■ j ; •
Пости эффективной емкости |СХ г-х,
Определите работоспособность источника тока на "Ю-12" - "ТО-7"
.' I у с т а;' о в итс роторы 1,00-10-7А,
ахните кнопку "УСТАВОВ.О" и ручкой "УСТАВОВ.О" добейтесь нч-
х показаний цифрового {прибора блока измерений,
Мн я.
выход-
Инги ТО?
Пак
НИ!!
t.
I
i
с помощью электрометра BK2-I6 I .
переключателя ifВЫХОДНОЙ;ТОК,
I ,
I ■ . 1- . • , •
ло дд на па. зо
для чего:
«лк
АХ'О в.положе
установите нудь электрометра по току, т«е, скомпенсируйте ла-
1 : ■ : ■
.ытнае томи злех г; зглмгра и поверяемой установки,
•; Я
наймите кнопку лсреключатело-й “SAL, "ВЫХОДНОЙ ТОК,А”, при этом
<зигель измерительного прибора
- • £• ч> ■-’•/? • •• -• !
• ■ I
электрометра должен установиться
-7
соответствующую току 1*10 А (с учетом погрев-
мости электрометра).
Аналогично
,)водят проверку работоспособности при значениях
МО-10; I-IO"11; ЫС-12А
крутизны напряжения на
Пр

Ь10-6; 1.1
I
ногрешность

погрешности- крутизны напряжения

и
"10“2Гц"’"’
л 10 "Выход ГПН
Выход”
цепь |
Конт |
Сигнал |
25 |
Общий |
29 |
** установка, УСПВ-З^,
- частотомер -Ф-5080
I
1
I
! ■
<
1
I
I •
2 -* вольтметр цифровой Щ-1513,
i
Рис. 8
г-
.1 ; • • . ; .
напряжения устанавливаются роторами переклю-
А” '
А * I
1 ' '
г-> А ■ *
Wil ,
вольтметр Щ-1513 работает в режиме внешнего запуска, и запускав ■Я нчпульсамл, следующими с частотой 10~2Гц (через 100с) с выхода
ч i сто томе ра Ф- 508О п i
•I
вольтметра Щ-1513 определите значения напряжен ini выходе ГПН через каждые{100с.в течение рабочего цикла в следу .■■■.■ . . -г
!
I
i нажмите кнопку ”
По показаниям .
щом порядке
УСТАВОВ.О” и ручкой "УСТАНОВ.О” установите ну-
Вншс показания цифрового прибора блока измерений установки, установите роторами переключателя "ВЫХОДНОЙ ТОК” значения к;у соответствии с табл.9,
тяжи напряжения в
~К Н Ъ-Л- К ^~т'^—’
"?* «* X Т а ■’У’Н-ФН’
нажмите кнопку.
Ь ' U • ’
"ВадОДНОИ ТОК" на лицевой панели установки и напустите вольтметр Щ-1513,; !
определите по полученным данным действительные значения крутиз ни напряжения в течение ■ рабочего’ цикла источника тока как разность последовательных показаний вольтметра Щ—1513, отнесенную к интерн
■too
напряжения
I
I
I/ . -
Сад
<j< О С- :
! I
действительное значение крутизны
1 | '
напряжения при 6 и ЬЧ измерениях

I ' ■ г
тел по Формуле: -11-. ]О1
iClfiC.
значение крутизны напряженияf
i ’-i , • ' • . * •
энному положению роторов переключателя
с I
»’7<ДЛ<С
ООО
СО |
3,000 | ||
со |
3,500'- J | ||
ГО |
• |
4,000 • . i | |
00 |
• |
• - F |
•. 4,500 | |
10 |
1 i |
0,550 | | |
й |
i |
i 0,750 | |
90 |
*• .■ |
1 • ,• i ■ |
0,950 |
i • |
■ | ||
■ потребность значений крутизны напряжения на |
9). В/с
абочего
отличающееся
I и ил а
В/с
(5)
от V/ пействител
вычисленное по результатам
максимальное значение крутизны результатов измерений и вычислений (
табь-.О значений крутизны напряжения) приведен j.
i
j
• ■■ !
|
. i
Таблица I и
Поляр-н о с т в
номер отсче та
■ Значение ’напряжения
на .выходе ;ГПН (показа
ния вольтметра Щ-1513) ) U i , В
Де Ветвитель ное зна крутизны напряжения на выходе
ГПН . тО~2В/с
г p V ?r p •1 О t. wi
а |
! i i |
! 1 | |
3 |
. . |
. д i : ... I_________ 1 | |
Г) хЗ |
1 . ■ : |
| i | |
7 |
* . ’ '• |
j 1 | |
i |
| | ||
L......•->...... | |||
.«wwT . | |||
о_ | |||
2 |
■ |
■■ | |
т ■ X |
погрешность
з на не и и й э ффе к г и г < г с Д
откос
- от>
рун; г о и-'ндеясао;
&установки коэффициента не* >гбГ^соднаго делителя. j\
.'.■еяотвительиые значения емкостей дк^срящирующих' конденсаторов
Пр-деляхт путем измерения с
" 1- '.м
л т с л ь; {а я пдгро ш н ость ч. .
измерения емкости дирререк
.. 5м
жост’и этих конденсаторов прибором 27-3
с; I ед у ;о д е и п о р я д к е <
/су 1' |
j |
АЕ£2Л63.ООО ТО
. .'.те эдил входной за.дшй прибора 1)7-8 с выходным электро
■! "^ДОйЛСи -ГОК",
■C/O'.iiM ДруГ0."5 входной
им.., соответствуэджи пб,
1
Ви. ' и:ое значение ехжостя J I
l.',1’.:':; изглепениг заносятся i *
[
'■ •• • ■ ; .. ■ ■■ i ■
Хопт-’Номднзль-рольн:ное о:теин оз-, ил о емкое-до ’тл ди’Фе~ ренцкзуго-дето конденсатора Од Г, &
зада прибора Е7~8 с контрольными ломению переключателя ” (V определите
ОЬ i О ../ci ■>
-5
• Деле тви- ’ Нокшналь-■: тельное :йое значе-•. значеиие. пке коэфф ‘емкости ‘передачи : ди Дерек: выходного . koi щен- . делителя ‘сатооа * lu
:0дь ; Ф : г
’Зиачевие ‘Выходное
: ко эф мщ. : наполнение
. переда.чи . делителл
Сд
•ШсдУ :
Х2 |
2,0 |
ИГ5 |
' • Л ’ ■ ’ 1 ■ ’ • , |
1,0 | ||
| хз |
4,0 |
ю~6 |
1 -... ’ • 1 •‘■д • . |
0,5 | ||
1 14 |
! 2,5 |
±Й |
■ д |
0,3 |
. ■ | |
Ко Ик I |
2,5 |
кг8 |
" . < • ■ |
0,8 |
1 • | |
АО ■№ 1 |
1.0 |
io~a |
0,2 | |||
I Х7 |
$ |
I0~J |
.. |
0,2 |
. " л |
I
I
Ниачеяйе выходного напряжения делителя(из табл. II) устапавли-
’ : ■ ■
по сколе оис.9 в следующем порядке:
i .путь блок измерений из колуна установки, [■
входных контрольных точек платы
L ■ ’В’ | '
. подключить к одной
> i
рюно табл.12) входное наирямсние U вх. =10-0,001 3, ИМ кия 155-49,
из
от
С-
Л2
источника
подсл-ыить к соответст
_, I .....
■щей выходной точке платы А2
Г . •■ : ? ’ М ’-•■ ’.и..' / \ • '< /
табл.12) вольтметр Ш-15дЗ,
троечных резисторов (согласно
■ установить одним из поде диыс напрямснил Для все?:
табл.12)
положений переключателя ’71” (из табл.1")
|;КЛЗСС0Ц ТОЧНОСТИ

"15Х0Д
П 0Ви‘ц,ь С'Н н'ый И О К 2 р п о р-?лиГ i Л С а Cl
Л Г i
I
А о
xsj
—.----i
I
••I
Погрешность эффективной емкости определив
схема у становии коэффициента, выходного делителя напряжения
1 A7Z Z ■ .Д | ||
— Л* Лз Л 4 | ||
1 P^TV ••• | ||
' .t t |
установки
я Б 5-4 9 i I
■_ ’ • ■ ■’■
Рис
вольтметр
ХЮ Л.Ь НО Q енис ко ея?а де
К о в т р о л ъ икс т о чк и
выходные
XI
ХЮ
у О
-h |
-— |
приборов,
i • •.. .
Едексатооов и напряжения пр I I
[Ния выходного делителя
! ALL
змеряэдих еикост и д ифферекцируюци
установке требуемого коэффициента

поте ш и ость знач е н и й
ТОКОВ от
погрешность выходных [
д о л н а прев ы ш а т ъ
мляться путем:
^строительного или прибороремонтног
СССР,
скаемая
I входного
I
пог р е 12 н о с ть пр и о о ра
и выходного напри;
LHOCTb
лонбео’Знная х погрешность
значений
аффектизной
10
;; ь та т ы вы' < и с л е я и \\ за i ; i ...... ;• 1 |
юсят в табл *13. Таблица 13 | |||
< ': Л U{. ’ '• kJ 1 ч |
' : р ' » 1 ' -л п 1 • J ' • --.ч. . . к-» / i . - » vA в) * 1 А •о |
1Я П5>И- |
пог-; |
Погремке- |
го тока ,А |
отданная нот оеш- |
ревность значений ! |
сть выход- | |
J W *j Ц J Ч J. .ь •/ |
:зны Ду ,/ь |
эффективной емкое- |
г; ■•* л Л ф Л v д lvivU | |
с |
ф тл С 0 О, Л * иэфф. ’• |
Шяс, • Г | ||
-7 - |
•1 - ■ .1 ■ • 1 ■ i |
1 - • ■■ ‘ | ||
*< -£0 ••• у |
1 1 |
1 i ! ■ |
» | |
- т 9 |
i . ■ |
j • ■ •’ | ||
2. w |
i. . |
i ■ /. . '. ; •■.. |
ПрибеЗеиная
Ы.0
шла
i
I ... . ....
^ультатов поверки
«поверки дол;
! ■ ! ■
о. государственной поверке по форме,
t ■. .
• •■■...
^зультатов государственной поверки, заверенных лове-
! ■ '
а с нанесением оттиска поверительного клейма.’
, ляуедз ;гся выпуск в обращение и применение установок УСЯВ-Б.М '• I •
д:их поверку с отрицательным результатом. Б -этом случае .л логаыактся и в формуляре делается запись о непригодное | решай у с та аса. ми.
г/.
i
поверке один
г •-?
Уомплсктуддие измерительные приборы, входящие в состав
; : Од л е :* а т и е р и о д и ч е с к о Й
14.6.
I ■
* I .

Бериодичность пбверки. ’ " ! -зстадовка /СПВ-ЗМ подлежит.периодической поверке один раз в года.
...- . |
ПО.хум,- | 1г. ч |
I Л Г 7; |