Инструкция «ИСТОЧНИКИ ПИТАНИЯ ПОСТОЯННОГО ТОКА Б5-43А, Б5-44А, Б5-45А» (№5965-77)
ФБУ «П^:^анский ЦСМ”
КОНТРОЛЬНЫЙ
-"’v
.'Ч-
'■ '■ Л’" ' *
K’l..............
•!
И CTO Ч H И к и П и ТА НИЯ постоя н н о гоТОКА
>
ъй ''Si--
-•i
:?
Техническое описание и инструкция по ■эксплуатации
3.233.001 то
■У.' <' •
Ъ-?
is
'й'-
ки питания постоянного тока
-
1.1. ИСТОЧК!
Б5-43А - Б5-45А ripe дна значены для питания постоянным стабилизирова
Внептий вид
рис.1.
-
1.2. йбочие температура |Окружающей среды от относительная вла.жкость воздуха
туре 25 °C - 90 $5;
напряженке сети - 220 ±22 3; атмосферное давление - 84-106,7 (630-800 ю.' рт.ст.)
-
1.3. OcHOBHife области npmieiieHiiH: системы питания при проектировании,
ства, испытаниях и ремонте радиоэлеетронной аппаратуры, электронных и электрических изделий и т.п.
нным капЕяиением и током, источников питания показан на
условия эксплуатации:
С
— и
при
до 40 °C темпеоа-
Таблица I
Т1Ш прибора |
Предел установки • выходного напряжения, В |
Предел установки выходного тока, А |
Б5-43А |
0-10 |
0-3 |
Б5-44А |
0-30 |
0-1 |
Б5-45А |
0-50 |
0-0,5 |
кПа
ПГОИЗЗОД-
2.2. Основная погрепшость индикации: выходного напряжения и выходного тока приборов не превышает:
30 мВ - для источника питания Б5-43А;
300
300
мВ - для источника питания Б5-44А; мВ - для источника питания Б5-45А

Йсточти'ля постоянного тока
для
30 глА - для источника питаиля Б5-43А; 3 мА - для источника питания Б5-44А;
3 мА - для источника питания Б5-45А
Сеяимов стабилизации напсяяения и тока;
2.3. Нестабильность выходного напряжения приборов от изменения входного напряжения на ±10 % от номинального значения в режиме стабилизации напряжения не превышает;
±(0,005 % и +
рения (I-I0) с,
r’ie и -
уст
0,005 % и - за время изме-
и
макс
устанавливаемое значение выходного напряжение; макстлальное значение капгяжения.
выходного
2.1. Приборы выдают плавно регулируемое стабилизированное напряжение и стабилизированный тт: 3 соответствии с табл.1.
2.4. Нестабильность выходного тока от изменения входного напряжения на ±10 нального значения в режиме стабилизации превышает:
±1,5 глА - для прибора, Б5-43А;
±0,5 мА - для прибора Б5-44А;
±0,25 мА - для прибора Б5-45А - за измерения (1-10)с.
приборов % от номи-тока не
в семя
2.5. Нестабильность выходного напряжения приборов при изменении тока нагрузки от 0,9 ыаксюлаль-
0,02 % и на Еыкодних
на клем-
прнбора -
ТОгИ приборов нагрузке от 0,9 мак-в режээле стабнчиззции
юетеиия на
до куля
прибора
П1Д1бора
Б5-43А;
Б5-44/.;
ного значения до нуля жения не превышает:
^{0,01 % и клеммах прибора;
±(0,005 % и
мах располокешгых на задней панели за Ерегля измерения (1-10)с.
2.6. KecTadiw,кость выходного
при K3i.isHeicni I-
сималького значения тонн не превышает;
+0,75 мА - для
±0,25 мА - для
±0,125 мА - для прибора Б5-45А - за время измеренья (1-1С)с.
Z.!. Пульсаш-ш выходного напряжения пуглбороз в режиме стаб&тлзащп: напряк.етпля не превышают:
0,2 мВ - эффективного значешет;
1,0 г.в - амплитудного значения.
2.8. Пульсада: выходного тока приборов в ре— юпле стабилизации тдаэ не превышают:
3 мА - для прибора Б5-43А;
I мА - ДЛЯ прибора Б5-44А;
0.5 мА - для прибора Б5-45А.
2; 9. Нестабильность ээоеоди'ого напряжения приборов при изменении температуры окружающего возду?;а на 10 °C в реетсле стабюл-гзапии напряжения не превышает;
±(0,25 % п уст + 0’0° и макс^
-
2.10. Нестабильность выходного тока приборов при изменении температуры окружающего воздуха на 10 °C в релсше стабилизации тока не превкиает:
±(0,^| /я т + 0,0../ /а 1 макс^ ’
где - устананливаемое значение выходно
ус.
го тока;
максжлальное значение выходного макс
TOfa.
в pesa-as стабззлиззции напзя-
-
2.11. Нестабильность выходного напряжения от времени (дрейф выходного напряжения) за 8 ч кепрерканой работы и за любые- 10 мин из этих 8 ч не превышает:
±(0,.5 % и -ь 0,1
-
2.12. кестабьшьность ни (дрейф выходного тока) ты и за любые 10 мин из этих 8 ч не превышает:
±(1,0 % 1 у^.р + 0,2 I ygp.j,)
-
2.13. Дополнительная погрешность индикацюл выходюго напрк:<ения и выходюго тока приборов при изме;яешш те’.-шературы окружающего воздуха на
10 °C не превшпает основной погрешности.
-
2.14. Нестабильность индикации выходгого налривяеьз’л и эюсоднсго тока от воздействия злап! не превышает основной погрешности.
-
2.15. Приборы обеспечивают возмо-жность управ-ленк.ч вкходгы?.’ напряжением внеппаня аналогозшл напряжением:
i-:,^cT =
-
- устайовленное выходное напряже ние
-
- упразляющее
аналогоЕое напсяае
ние
- коэффициент ный
Г.О В/В
1/3 В/В
1/5 В/В
преобразования, ра
-
- для прибора Б5-4
-
- для прибора Б5-4
-
- для прибора Б5-4
Погрешность выходчого напряжения по отношен
к установленному не превышает;
0,5 % Руст + 0'^
2.16. Приборы обе Ленин выходным током в нием:
1уст=
■ макс
гспечивают возможность упра гяешшил аналоговым напрете-
- уста
1новленный выходной ток.
-
- упразляюЩее аналоговое напряже ние,
-
- коэффициент преобразования, равный
10/3
10,0
20,0
В/А - для пвибоса Ес—43А; В/А - для пвибова Б5-44А; В/А - для пггабога Б5-45А
Погрешность выходного тока по отношению к установленному не прев
1.0 % + 0,2
• ышает:
' макс
■}
-
2.17. Время программирования выходного наш жекия TS выходного тока
i не превышает 100 мс.
)е выходное напр-чжение (вы-)ка нагрузки от 0,9 макси-гуля и от нуля до 0,9 юз КОЕ
до н
в pe:jso<ie стабилизащга напряяе-
■4-
IB -
23 -
ЗВ -
для
для
для
‘^ЕЫХ ^ЗЫХ Т!
‘^ЕЫХ
где
-
2.18. Максимально брос) при изменении то мального значения сильного значения Ш1Я не превышает: лсибова Б5-43А; псибова Б5-44А; пгябоса Б5-45А,
выходное напряжение прибора
2.19
вых
Время устан^ кия прибора при измене; максголального значения макаплального значения яенкя не превышает ТОО
Еозления выходного напряже-!КШ1 тока нагрузки от 0,9 [ до нуля и от нуля до 0,9
I в режиме стабилизации наг
1 мс.
-
2.20. Выходное напряжение приборов при вклк чешж, выключении не вжодит за пределы от 0 до
и „„„ на величину большую чем:
J Ci
±1В для прибора
Б5-43А;
-13 + 2В - для прибора Б5-44А;
-В + ЗВ - для прибора К-45А
-
2.21. Приборы имеют запдау от перегрузок и коротких замыканий fia выходе прибора.
-
2.22. Приборы обеспечивают защиту нагрузки от превышения выходкыгл уровня.
напЕякениеы заданного
Уровень срабатыва:п5я завдты регулируется в пределах:
от ЗВ до I0B - ды прибора К-43А}
диапазоне частот от 20 ГЦ
0,5 Oas - для прибора
2,0 Ом - для npiwopa
5,0 Сал - для прибора
от 33 до ЗОВ - дкя прибора Б5-44А;
от ЗВ до 503 - для прибора Б5-45А
Напрянеыие срабатывания защиты не отличается от установленного уровня более чем на:
±1В - для приборВ Б5-43А;
±2В - для прибора Б5-44А;
±ЗВ - для прибора Б5-45А
-
2.23. Внутреннее! сопротивление приборов в до 200 кГц не более: Б5-43А;
Б5-44А;
Б5-45А
-
2.24. Приборы обеспечивают работу по четырехпроводной схеме. При работе по четырехпроводной схеме приборы обеспечивают выходное напряжение и Еыгсодной ток в предела требований п.2.1 при условии падешля напряжения на каждом из силон ьа про-кдеюш + и - с нагрузкой
водников, соединяющих
не более 0,5 В, сопрскивление каждого из проводников обратной связи, соединяющих icnef^MH ОС с нагрузкой не более 10 Ом и длине ьсахдого из силовых проводников и проводников обратной связи не более 6 м.
Приборы не выходят из строя при обрыве проводов обратной связи. ■
-
2.25. Приборы допускают соединение любого из полюсов с корпусом.
-
2.26. Приборы в режиме стабилизации напряжения обеспечивают последовательное соединение двух однотипньсс приборов.
-
2.27. Прибор обеспечивает техничесьяе характеристики после времени установления жша, равного 30 ^EDi.
-
2.28. Питаете: сеть переменного НИЯ (220±22)В частотой (50±0,1) Гц и гармоник до 5 %.
-
2.29. Мощность, потребляемая от
рабочего ре-
тока наппяге-ссдесканием
сети при номинальном напряженш': и лаксшлальном токе нагрузки не более:
ПО ВА - для прибора Б5-43А;
85 ВА - для прибора Б5-44А;
75 ВА - для прибора Б5-45А.
2.30. Нормальные и предельные условия эксплуатапии должны соответствовать данныгл, при-веденныгл в табл. 2.
Таблица 2
Условия эксплуатации |
Температура |
Относительная влажность воздуха, % |
Атмосферное давление, кПа '(tZM рт.ст.) |
Параметры сети | ||
°C |
: (К) |
напряжение, В |
частота, Гц | |||
Иорма-льные |
20 ± |
5 i |
30-80 |
84-106 (630-795) |
220±4,4 |
50 |
Предельные |
от до +( |
;С (223) Ю(ЗЗЗ) |
95 при t = 25 °C |
84-106,7 (630-800) |
Пзибоз сохсаняет озои технические хасактевис-тики в пределах норм, указашплх в пл.2.1-2.26 в рабочих условиях экспЛуаталда (и.1.2), а такие после пребывания в лррделышх услсвиях с последующей выдержкой или рабЬчих условиях в течение 3 ч.
-
2.31. Прибор, доп^гскает непрерывную работу в рабочих условиях в течение 16 ч при сохранении технических характеристик.
-
2.32. Наработка на отказ не менее 35000 ч. Срок службы - 10 лет. Гаы?.1а-процентный ресурс 10000 ч при = 90
-
2.33. Габаритные размеры и масса прибора приведены 3 табл.З.
Таблица 3
Наименование и ТИЛ пгибооа
Без упакозки
В укладочном япщке
В тсанспостной тасе
кг
кг
Источник литания постоянного тока Б5-43А - Б5-45А
254x378x93
4,5
390x320x150
564x346x262
9,5
3. СОСТАВ ШЕПТЕКТА ПН1Б0РА
-
3.1, Состав пошлез-ла поябогоп пгцщеден з табл.4, запасное ж-цтцестпо и прнналлежюстк (ЗИП) пот;ззз;!Н па дис.2.
й'с. 2. Комплевл i
I - шнур соедпп'тельнгЙ; 2 - вставга плавкая
Таблк!
I.
йзплепованпе, т;пт
Сбоззгаче.'пте
i Ко.лтчество
5
Пдалечашге
Позициг на рис.
Источник питания
ПОСТОЯ5П!ОГО ТОКЗ
Б5—43А
'3.233.001
Поставлжзтся
отдельно
Источник ПИТЭ!ПЛЯ
ПОСТО.Я1П1СГО тока
Е5-44А
3.233.ОСI-QI
Поставляется
Истсч-нн: ге:тз1Н-:я
Поставляется
отдёлыю
гостоянз^ого то?:з
Б5-45А
?:ог.ш.пект ЗГЛ*
Thj'E соедИ’В^телькнй
4.860.212-02
4.S6G.212-02
0.481.304
7/
Техническое опнсаьзе
а инстоуьним по
э к сти* уа
SODt.iyJi£D
3.233.0GI
ТО
ФО
4. ПН’ППО; ДЕЙСТЗЖ
-
4.1. Источкзлга шггз-ася постояиюго тока Б5-43А, Бо-44А, Б5-45А предстапляет собой ко’.тпен-сасс'скнкй стабютгзатог) с пос-чедонате.’гьно вютачек-ны?л регуллоу?сщ:с.1 э.ле.чектом'и усилз1телп>.я’ обратной связи по нзпЕйЕекию и по току (рис.З).
-
4.2. Приборы могут работать как в ренигле ста-б1дТ1лза:ыи напретенкя, так й в режиме стабиллзапз-ш тока, которьй! устаназлизаетй.4 аЕТ01л5т:гтес:-зл в за-зисжлсста от нагрузки источзслка.
Опорное напряжение или внешнее аналоговое напряжение при дистанцкокном управлеюли (кУ) подается на усилители обратной связи по напряжению и току.
в схеме усилителя мощности исполт^зовано аэтс-матическое переключение напряжения источюг.ка п::-
танйя от 5П13КОГО к высокилу, что позволяет пов1 сить коэффициент полезного действия усилителя.
3 источниках питанм пре^смотрена защита перенапряжения, возш^каюдего в результате зьио; из строя кагруз.ки или cai
лого ИСТОЧНИгЭ.
Для йзмерення -выходного напряжения и тока источниках питагатя приме1:ен встроенний воЛьтмет ннполюнЕкй на !.икросхеме КР572ПВ2А.
Все источники даташоч постоятшого тоь-З Б5-по единой схеме, отлич
Б5-44А, Б5-45А выполнены
щеЯся типаки KoraueKTyionjitx элементов
5.
.иРКЙРОЗАНПЗ и ШГО!ЛК4ГОВА:Ж
5.1. Наюленование и
условное обозначение п борз нанесены в левой верхней части лицевой пан Уртовное обозначение проставлено также в левом 7ГЛу.


Выход
5
Рхс. 3. Схема оле;:тр','чес.кая структурная:
I - исто’пп:;-: пктзюдя; 2 - усилитель мосрюсти;
3 - защита от перснапп.адегшя; 4 - датчик тока;
о - кстэтни?; опорного нзпря-еши:; 6 - дкетапциоп-]!ое .;н1разлезше и ; 7 - п'/чное тагавлетге х ;
8 - ручное упраплетже I лепке й
П -
13 -
пучиое упраилегше - , ; 9 - длстад'ционзюе yniras-; IG - усилитель обротиой связи по и ;
схема >ЛИ-, 12 - усилитель обратной связи по ппьс’натор
напр.якек'Е к ?о;:з
6.2. Загодсг.ой
из готоЕ.тения распол зад1:ей панели.
0.3. Все оле’ле’гг
.сеате на гисси, пан

сосгаание части, устзкос-к печатглк платах прибоса,
ряд;:овпй номер пр::бора и гоа в прзЕ'м верхнем углу
постеп1/ге заполжте
прибор;
го-хрировашщм юартоиом до уплотие-
и.мэвт мзр;жрс>2"у пози!|р1опных обозначений в соотпет-
стг.к:' с Г1оз;п51он:тг.а1 ^боз.чаченютж пере'шс:: злеме.ч-
"SH к
ПРИИ-'Д’.ЛХЗЛЛНЮЛ с
..4.. ”р;гбог, nyni
^е:ггг';тчес’'зг:;: схет^м.
тп;;- ОТК, пломбируется мастпч-
пл'.;мбаж, которпе пр:: бора.
усталазл1Еаются из .'rriEi'-TJz
ут-а!:овоч!:ый лз5ст и ведомость ут:э-■севгз: на верзапою про’сладку под водонелроницземуи оби?.г:у верхней криШгЗ! тра.чспортного явди-хз;
за;...репите П!Оздф,е’ крнсту трзнспорт.чого обт.я:пггс адп?:-'. но торцам стальной проволокой, рая saKpjosiHaeTcn вокруг гвоздей, а коггцы ее ваится I'l закручиваются.
6.1.4. Зс.’зтз транспортного ящииз с указанием .чар;о:ров;а1 пржеден на рис.4.
поместите
кото-
СЕИ-
6. они® УКАЗЖ1Й ПО ЗЗС7
3 ЭКСГШ'АТЖ'а)
де ii повторное улаиопивание
прибора у. псипадлевзюсте;^
с.1.1. ?аспэ;-:овыЕ;;:Г..те приборов лроаодлте дт-едутщжл образом:
ci-3'мите хпломбк, ленты, обтяпазаюигте ящн: по -ердэм;
вс;чройте :<рна:ад ТЕюнспортного ящкга;
кзэлегате унаконочный лист к ведомость ута-:св :с:;
CHiC.siTe про:адад;--.у- яз гофрирозащюгс ^p^roiia, чп-теадте прибор и запа
6.1.2. 1ЛЯ упакоз
пу :ва;н;Е используете!:
0.1.3. Упакозызаш:

ное имущество.
а’жя прибора при транспоЕ>-спор?:шй ящик.
прибора перед транспорти-

4. 3C1GIS ТРЭНСПОЕТНОРО яцкка
Й1С.
зййьс'см ПЕЮизводится в i рабочих условиях следух>-i2f '»бр0зом;
6-2- Повадок устэпов?ж
.6.2.1. Яри внешнем осмотре нэобход>о,ю проне-

отсутствие видакх мехаш-гчесьшх поврежденпий;
Ha.nrnie и протаость крепления оргагюв управления к кои.г/таЕии, четкость фиксации и положений, плавность зращеоя р\гчек органов настройки, налзгчие плавких вставок и т.п.;
соотоягасе соедянигельнкх пропо.поБ, кабелей, переГ’Содов.
-
6.2.2. При эксплуаталпг вентиляцио1Г;Пае отверстия на корпусе прибора не долзик ззкр.иаться постороккихк предметами.
До включения прибора необходшло ознико’.сгться с разделом би 7.
При использовании прггбора совместно с другим прибора?,5к или Еклачешш его состав установки необхода.ю заземтсть все приборы.
-
7.3. В процессе ремонта при проверке режимов элементов нельзя допускать роприкоснование с токо несущими элементами, так в приборе имеется переменное напр.гкеш1е 220 В : ние 50 В.
Замена деталей должна Проводиться только при обесточенном приборе.
и постоянное напряже-
6-3. Подготовка к работе
ПОНЩОК РАБЭТЫ
6.3,1. Перед началом работн знитлзтелыю из,
Чите техническое описание и
итгструтощх по эксп.тга-0 расположением и наг— и :-;онтролп на nepeniieft
S.I. г&сположет^е оргэН' настройюг и по
ОБ .управления, дклвчения
тащи, а таьзге ознакомьтесь начешгем органов 5Г[раБления и задгей панелях прибора (n.S.I.I).
-
6.3.2. Разместите прибор на рабочем месте, обеспечив удобство работы и условия естественной вентиляции.
-
6.3.3. Подсоедините загозл защитного заземле-гпм К корпус;/ прибора.
-
6.3.4. Установите органп ;лгравле!П1я, настрой-;-01 п подгогоче;!11я э ис?'одное положение, приведенное в разделе 8.
-
6.3.5. Зглючите ап-;ур тштагжя в сеть. Переключатель сети должен гяаходкться в выключенном со-
8.I.I. Органа ^птразления и подсоединительные разъем? расположены на передней и задаей панелях прибора (рис.5).
Назначение органов упразления прзЕедено в табл.5.
находиться з вк?аЕоче:
ШП!.
6.3.6. После длительного хранешдя следует произвести внешний осмотр, опробованз1е, а затем поверь:у метролошчесгао: параметров согласно разделу 9.4.
Есля
:ранепие и тракспортировагшс- пп^бора произзодздтись в условиях, отличающгкся от рабошк, то перед включением необходшло вьщержать его в рабочих условия?: не менее 3 ч.
7. Жй=! БЕЗОПАСНОСЖ
-
7.1.
пораяеггля
-
7.2.
Прибор относится к 01 класс;/ ззещты от злектр’тчесзап.! током.
Следует проверить надежность заапттного
зазегаения.
Зазе.’ллежге производить раньше друтло- np;:coe»nie-ний, отсоедагаение заземлеюгя - после всех отсоединений.


Й!С. 5. Зыеззний вид истон|шка питания; а - передняя панель; о - задняя пан
Таблица ( | |||
Позиция на рис.5 |
Обозначение органа j-празлеккя или щд!соединительного разъема |
Наименоваже |
Исходное положение |
I |
Сеть |
Тут,кЗлер-включение прибора |
Нижнее |
2 |
Инеткатор-инжкащя напряжения | ||
или тока: | |||
3 |
у |
Переключатель индикатора-кнда- | |
А |
Кении тока или напр-няекия |
- S -
Ёвид.хг
7,9
IC
II
12
13
14
1а
ООозначе1ние органа управления
или присоединительного разьеиа
ЙВЕ
стгб>Ж!Э01&ш I
Огракичение и
ОС + СО -
:2Cv ,
ЗОН г
Наименование
1 '';:д';:атол-;1ндид;пп:я режп>е
i с':зб:уп;за;д;;: тока
;и:д::-итог-н::д1:;<ация рекплэ ста-бдасгзаиа: нацрлхегатя
Ось поте.пщюмстра - устагюньэ уроз’И! капр-лненля ограштчения
31£;<од2!де лле’.тлу пгибогза
Кле!.ма норпуса прибора
установи: велгппп;
згосодного тона
Ручка установи: Еел11Ч1Шг: ви-
;<оа£;ого нэпретсшгя
Еолодли обгатной селзи
й зъ ем-по.*; лзчение з itoanjcro
а н а л 0 гов о го !; а п рале i п {я
: Клс!.2.;о за;з1тпого зазе'.01сния
Коло..щщ;-П0л,:щ1!зче1£ие сети
S.2, ПодтютовкЬ к прозедетос измерения
-
8.2.1. Проверь)ге установ’су органов .учтраэлегагя и :<онтроля в исходные поло.же1т,ч, уьазанные в п.8.1.1.
-
8.2.2. Переклгэчатель СЕГЬ поставьте в положение зкя.
-
6.2.3. до провёленк-ч измерений прогрейте прибор а течезше 30 жн.
-
8.2.4. От;Обу/
признакам;
э режигле ст
реть кндигаторная казатш цифрового долагы соответство тля, зкстазленного

е работу прибора по следуюэдрл
зации напряжения должна го-очка ОГРАИРШНИЕ и и пс-тора на передней пансип: ть значекнв зыход-чого напрчже-
1УЧК0Й уста.чов.ж: .чапр.чжею’я.
Замк-чите между собой выходние ьлега-к прибора прибор долке;^ перейти в ре-жс.; отабилизавди гореть индикаторная лампоч-ток ручкой уста:нов:-с:
- и +,
то КЗ' , при этом
,<л Й^.СТАБ.!. то.ча, считайте ре.
8.2..3. При п
уда,те.чн.те нагрузку'
его

овке прибора при работе на делайте следующие onepaioiK:
чешге на ьзиррсзом тдиьйто-
С'П1гя!те перемычю:. соедга£яю!дие :-<лег.а1к ОС-; .Г+; + па зад-чей паке.та прибора и подсоедините ;-;агрузет по четирехпЬоэодной схеме, приведенной
:з рис.о.
Опробование проводится аналогично п.8.2.4.
8.3. ПЕдВлдИдге.
8.3.1. Прибор обеспечивает следуллщге режж;
H3Mej2ei^
;9бст:
релоп/. стабшшзагзс; напйлженпл;
Исходное положение
Кзайнее левое
режа; стабилизащп; тона.
8.3.2. Работа пдаОора осуществляется следуюадам образом;
ру'чгйш устанон:® тона и напрялсения устанопите необходшую величину выходного напр.чжешм и тока пагруз'ж. Если предполагается работа в pe.siQ!e ста-билиязщги напряжения, то тони, превшлегше которой
Вели предполагается
то:-<а, то устаказл1ваетс.я
устанавливается велиэдна нежелательно при аварии, работа в режиме источннЕса величина напряжения путем
spa щей; л оси потевдюметрэ на передней панели. ПреЕгыпешю выстзЕленного напряжешья не.желательно прз; образе нзгрузьл.

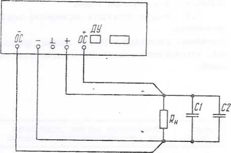
Рис. 6. Схема четырехпроводная подсоединения погруз>01 к прибору;
CI - конденсатор К73-17-1йОВ-1,5 мкФ;
С2 - конденсатор К5С-24-63В-470 мкФ
Устс'“;'сс!зя работа прсбороа гарантируется:
а рехг.’С стабилкэатая: напрякення птд:
'Гагр. ~
г рех'Мй стабзун'затгят пр::
0.9 ■■
нггр. “ уст
-
8.3.3. Jpp; "олу^!е'с:я гзра;:ткроаэн;цг< нпрагет-роп пгнбороа на удаленнэц нагщзнй нрнбор;: яодгрго-нэптся !!3~“у"::а ЧЕ’Т?;рьг.:я ароаогдп'наж но cxsrw, г'ТЕеде'гной на рис.6. Лри отец ciuioaoE HLiOBCPCri::; доляен б!ггь таного сечагия, •'тпбг тон "агр^т-гс:, зротенаюЁЦЦц по не:.у, ■ сосдгг’сл падетаю напря'хекич не более О,о В.
9. П03Е1%( ПВЩОЕА
-
9.1. О'бЩ^ге сзедеши
-
9.1.1. Настояний раздел сО' НИИ с требоаакия’.п ГОСТ 19164-83 :/стакаг;Лн=эет кетодч •: средстно : Е:та;п!я постотапгого тогга Бо—'53А
-
9.1.2. Лоз е рет проз однт о.я :
Ррапзщс: и. средства поверх
-
9.2.1. ГТрп пронеденни псверги доллны втол-иятьс.ч операта-и я применяться с'эедствэ попера у:<ззэн1не 7; табл. б.
ставлен s соотаетст-ГОСТ 8.Е13-84 и повеогсг iicTOHiEiKOQ
, S>-44A, Е5-45А.
Г раз 3 год.
Та блица 6
! ЛаимеиовагЕс сцорагд'и |
проверяемая |
допуснаемое значение |
( |
Средств |
а повери! | ||
;:7п;-:та |
1 |
отметьса |
norpecBiccTK зтли пре- | ||||
р.зз.,ела |
лелъное значение оп- |
обра) |
ШОВ не |
нспомогз- | |||
1 |
ределяемого параметра |
тельные | |||||
9.4.2. |
Внешний осмотр | ||||||
9..4.3. |
Опробовав! о |
1 | |||||
Сппе^Еленг’е мЕГтрологичеоЕ-х |
i | ||||||
ПЛ : |
4: л я Еб-43.4 |
j | |||||
'4 ■' ■ |
С 3 |
37-2( | |||||
зн'гнг'НиЛ Hkzc.j'OTo напряг'С- |
ГС .3 |
10,1 3 - 10,3 3 | |||||
НИЛ е: осно[ц;с9 погрешности |
' Гля Ес—;4Л: | ||||||
иЕсццппн: ааддлого напрл- |
. 0 3 |
-30 кВ - +30 глЗ | |||||
ЗС 3 |
30,3 3 - 30,9 3 | ||||||
Для К-ИоА: | |||||||
0 3 |
-50 5лВ - +50 глЗ | ||||||
20 В |
50,5 В - 51,5 В | ||||||
9.4.2. |
цансималы-ого и ’.■з:!П'О5ального |
для Ей-43А; | |||||
значений нюго.Еого тенга и |
0 А |
до 10 мА | |||||
основной пзгред-’ости пндгни- |
3 А |
(3,03 -3,09) А | |||||
тепт НЫХОДГГОГО ?GIv3 |
ГГтя Е5-44Л: | ||||||
0 А |
до 10 мА | ||||||
I А |
(1010-1030) мА | ||||||
Гяя Е'-45А; | |||||||
0 -А |
.г,о ГС .мА | ||||||
0,5 А |
(505-а1д) мА | ||||||
9.4.75 |
Лестобилдност;: по сети вгкод,- |
Гдя К.;-43А; |
38-8 |
ГВО-250 | |||
;io?o нап:;лг:^'П'Л |
ГС 3 Е |
+1 м3 |
Э533 |
- 2 | |||
4 3 |
+0.055 м3 | ||||||
/^.'L'1 С2.’ —Q-'сЛ ■ i | |||||||
ЗС в |
+3 мЗ |
! | |||||
3 в ■ ! |
+0,163 м3 | ||||||
! |
Для Б5-45А: i | ||||||
30 3 ! |
+5 нЗ | ||||||
5 В ’ |
+0,275 мВ | ||||||
9.4.:б. |
Лестабил!7: С(Л : по сети |
для Б5>-43А: * | |||||
нькодного тока |
3 А, |
+1,5 мА |
BS-8 |
гНО-250 | |||
0,3 А |
3533 |
-2 | |||||
Для Б5-44А: | |||||||
I -А |
+0,5 мА | ||||||
0,1 А | |||||||
- 10 - |
How.es пункта раздела поверю! |
Нау |
ме!юпзние опепащт |
Пропепяемая отиетнз |
Допусглемое значе1ше noi’pecmocTH или пре-лельное значение оп-гсделяемого парамотпа |
Средства повер-Ю’ | |
образцов ие |
в сгюмога-тйлЬ'Ше | |||||
Б£.^-4оА: | ||||||
0,0 А 0,05 Л |
+0,25 .мА | |||||
9.4-5а |
НестЕ |
1б11льности по нагрузке |
38-8 | |||
ВЖОД |
зюго папряйега’л: | |||||
не HL |
коднж рлешах npaidcpa |
J?h: К.-43А: | ||||
ГО 3 |
+3 м3 | |||||
I 3 |
+2,1 IsS | |||||
ПЛ-м Е,-44А: |
- | |||||
30 В |
±9 м3 | |||||
3 В |
Иу ,3 тлЗ | |||||
jiBB БО-45А: | ||||||
50 3 |
+15 Ш | |||||
5 3 |
+10,5 мВ | |||||
нз к/ |
ом:.:ах. гэспслив:ен7Екх |
ета Бс-АЗА: | ||||
ла нг |
дней панели прибора |
10 3 |
+ 4 4'Д | |||
X 3 |
+0,055 Ей | |||||
лЛЧ Е..-44Л: | ||||||
30 3 |
±3 | |||||
3 3 |
+0.1е5 м3 | |||||
Для К>-45А: | ||||||
50 3 |
+5 м3 | |||||
■ и |
+0,275 Г..З | |||||
9.4.5г |
.Песта |
б}!лънссти ПО нагрузке |
i>r>—'хЗ А L |
38-S | ||
зихо/ |
кого Toica |
3 А 0.3 А Для К-44Л: |
+0,75 мА ' | |||
I А 0,1 А |
+0,25 кА | |||||
Для Б0-45Л: | ||||||
0,5 А 0,05 А |
+0,125 мА | |||||
г 4.0 |
Пуло, с |
а:.б!и BLDioajioro напрялсе- |
Для ЕД-СЗА | |||
гшя |
10 3 |
0,2 м3 э(3:й |
33-57 | |||
2,7 А |
1,0 м3 а г,алл. |
CI-II7 | ||||
Для; Ез-44А | ||||||
30 3; |
0,2 ?.<3 эотл | |||||
0,9 А |
1,0 мВ ампл. | |||||
Для Б5-45Л |
0.2 мВ зйй | |||||
50 3; 0,45 А |
1,0 м3 а?.тл. | |||||
S.4.7. |
Пуль |
:аш!И п!;ко;з!ого тоет |
Для Е.;-43Л 3 А, 9 3 |
3 ьД эсрф |
ВЗ-57 | |
Для К,.-44А IA, 27 3 |
j I мЛ офф 1 | |||||
Для Б5-45А С,ЗА, 45 3 |
0,5 мА эфя) L |
Ноглер ктэ паздола
Ияттаепоза’и'е операции
;!попспяе!лая отаезчз
I Допус-аекое значение
1 погреглЕости еЖ'Е пре-
i дельное значение оп-
■ роделчемого паплмстрз
Сей
едстпз попер’З!
9.4.8
npoHep.’ia .B03!.'.OBjiOCTH .-.mpan лснйя чжсдц’Ек папрялеЕЕнстл
;ДМ Б—13А тс 3
!ieiinr/iM а:!алг1ГО;!-:зл .чаггряу.?
■''i
mier.'
обпазг
37-z?8
02ЫС
Еспо’лога-телыше
Б5-43
ИрОВерЕО ВОЗМОГ2ЕССТЕ: уп: ле;цЕЯ выходгпол то-еом
!П'
0,988-1,012
37-28
Б5-43
0,49'1-0,506
При.гечаЕпш: I. Вместо j4:a3ai!Hi&: в тобл.б-средств повептн разрешается преглснять друедес сееее-лоп'ЛЕЗЕые ::змор-ЧТ<э.’ГЫ!Еас- приборы, обеспе’швамЕ'зле ЕЕЕ МсрсЕЕЕПЕ ооотц0?ствЕуюЕД'х парЕлютров (' требуемой E-'VHEEfjCTbiO.
2. Образцозие и Еспоглогателгзные спедстпа по-: долищ бьть исправны п органах метрологичео-
9.2.2. ТехЕкческгс хараЕлеркстию! образцовых '.1 псномогателы-пи средств повсрмг нпедс?авле!!и в табл.7.
Таблица 7
■■ средства |
Tpedyef.Sie TexinmecEOte хзрзн- |
11е;ЕОмецдуеное |
Пркмеч |
aiDie | |
с^^едстпа попер?’-и |
средство | ||||
поз ери1 | |||||
111н?делы |
ПОРрСГПЮСТЬ |
(Т!ЕП) | |||
изтлеС'ени.ч | |||||
SozbT’vieT;: .'/зда. ерсаяь- |
3G м3 - 60 В |
0,2 |
В7-28 | ||
ЕЕЫЙ ЕВЕфРОеОЙ | |||||
С1-117 |
CI-76 | ||||
0-0,17 м3 |
1,5-4 |
33-57 | |||
■/-'О'ппх | |||||
7СHTIriCrO ТОгкЯ |
с-ю в |
‘13 | |||
: -а с о л е г ■:гл | |||||
‘ .j ;. ■ |
с. I Ol'vi |
0,002 д |
P32I | ||
25 -Л э постошпюго | |||||
.Д'.фсЙреНЦЕКЛЬ.ЧЕТЙ | |||||
■он oil i i |
(0,1-50)3 |
+^0 iC0c“0,6) % ' |
38-8 |
1 | |
9.3. Ус.товЕЕя поп ерш |
I и по;1гсу?ОЕка к |
ней |
напртаение сети питаш1Я,-3 .. |
C0dJ2;>-
50±0,2
частота прог.сшагешюй сети
ГЕО ГОСТ T3I09—69, Гц .....
'3
S.3-I. Пш проЕедеша< яоаеркк должч
с-’^ед^-зпгте услозх'Т:
т^-=?,перзт\^ра с-кгзстсаюп^ей cpeiUJ, °C (К) .......................
20±5
(293+5)
относительная елзнность зозд;.гха, ?..............
этносЕЙерное давление, кПа (:.тл .............
84-106
(630-795)
12
9.3,2. Перед проведением опера|п1й поверки необходимо выполнить подготовительное работы, ука-загиые s п.б.З к разделе ?. j
9*4- Прозеде.чие повергд!
-
9.4.1. Поверка проводится в собтветствии с nepo'Diei.! операщгй, укаэанн’лл в табл.1б.
-
9.4.2. При проведении внеЕпнего jocMorpa до.та}гы быть проверены все требовашш по п.d.2.I.

ЛрлиОоры, ■■r.-zni:Ke Дефекты, бракуются и направ-.■_Т;?ТС.Ч В ремонт.
-
9.4.3. Опробовашле
т' п.8.2.4 оцен;з! е:
■■BLn средств по.в0р?31.
г)8бот.ц прибора производится 'О исправности без прклене-.8е:)5справ;п;е приборы тэ;>з:е бра-ремо7:т.
поггесвгость ш^дагсации ны>:одного нзпряжения прибора, расс'пиашюя по фоалуле. соответствует требова-шгта п.2.2.
ллтотс.ч и иаправлялэтся в
-
9.4.4. Проаер.ку мэ^сзолзльного к КЕПсп.-ального юначелшй вшходгюго напрнжеггия и основной погрешпос-ч: ккдккавзп: эюсодного напряжеися н репзоле стаб1!л:’-запии напр.чкекия производите по схеме электричес-
изобракенной на рис.7, при отключенной нагрув-
•;сй
ТВ
Орга:лн уиравлеки.я црибора положе; ПЕЧ:
Vz<4 - в
и - в
I
установите в слеД5^
Таблица 8
;;5акс1слальное siianeinie |
Г.&пи1.1альное зна- | |
прибора |
вш;одного напряке’Еия, |
чение нькодного |
3 |
напряжения, 3 | |
10,1 - 10,3 |
-10 м3 + 10 1лЗ | |
Б5-44А |
30,3 - 30,3 |
■ -30 м3 + 30 глВ |
Б5-45А |
50,5 - 51,5 .1 |
-50 мВ + 50 мЗ |
5:й.
пэтку йУ'пку ручку ручку
4OJ о;г.е:пге
noj oxeiKie
noj: oseffiie
rLpaiiHce праное; г.райззэе правое;
ОГРММЧЕНИЗ и _ 3 крайнее правое положе-
Ветючкгте прибор в
3G r.Eiii.
УифроЕьпл вольтметром 37-2S измерьте величину '.кс'олальнсго нопряяени;;
;хЬ Я птогсейте его в тече-
5.4.0. Проверку него тока приборов и ПИИ ЕгОГОдНОГО ТО-ла Е производите по схеме на рис.7.
максшлального значезия вш:од-основиой погрешности инцина-режщле стабилизащпт то;сз элеютрической, изображенной
Оатс;,! установите р;о-:<;,' и
.ке:~’.е. Остедльнке оргаг
.преж’.ем поло-жении. Зел п=. :гзм0рьте пифровы?.; нс погрешно рассчита
Основ Kjno прибора
/л
’/ЗГ.
изм

OAi-oro вавЕНяе-свр, иэтлеиев-
iia знхол'ж ;■yle^^■;эx прпбо-в i'lpaanee левое пс^ управлеык прибора -йПну ми-пола.тького налрлне-,тглетро!л 37-2S.
нгДиьации з!осойного напрч-по фор1.1:лле (I):
Органы управления прибора установите в следую-is;e полскения:
ручку '''/А
пуч;;у о
-
- в поло-т.е-пие А.-,
-
- в крайнее правое .положение;
э крайнее правое положе-
(I)
зеличика
г'ая цифровЬл ватьтметро!.'. 37-28; показзюш 'щфроЕОГо вольтметра на пе-редегей пажуш прибора.
.ГДоз.леТЕОЩтсльпы.лс!, ecjs: ое значения вводного
гёзу.льтотп считают
тнт’тлальное и ьссвп.иль'
лпрлжешсч пр!ибора соответствуют табл.8, осповна.ч
р;пку 0ГЗ?я1ЛЧЗ£1Е и ние.
Нагрузочнш реостатом Кн по щтфровому индикатору ;ча сопротивлешЕи нагрузки установите напряке-’п:е 0,9 Ь'ма-^с» прогрейте прибор в течензш 30 глга и измерьте величину напря/кения на измерительном резисторе {ьатушка E32I).
Максхс.ильное значение вю'.одного тока приборов рзсс'ктайте по фодауле (2);
к,зм.
(2)
Где - напряжение на измерительной катушке
55-Ш(Б.
S7-2B


Зтс. С;сеж электрическа-ч подключени.ч приборов ;Р1Ч кзкеретс'я HanpiEseicui и тока погрешности тл-'.лч-казри
С помощь» - устаноЕите максимальное
3!!ачек;е еькодного то:-'.а и измерьте его с ломо;льв тстлроЕого Еальтметра.
0с1ЮЕ;!ув погредагасть икдикащо! зьдмдг^сгс тс:а расе читайте по й-'гмуле (3);
Д = 1.
IQit ’
(3)
ручку СГРЛ’3';ч31-ЗТЕ б’ - з краГсгее правое положежте.
Измерение нестабильное'
от изме.чеккя входного напря
че1Д!я:< эк<одного напр.чжешит
0,1 и ,,д и токе нагрутзи!, )?анном 0,9 1
Задз’кнй ток ;!агруз!з< yi
где I - ждзсрсруемое значекге выходлного тока при’ Kpa&ieH правом положезнк py'iKH
I вьссодаого -чапражешля ;нкя проводите при знз-Р0Е!!ю: и и макс.
Задз-клл: ток •!агруз!з< убтат-свите с помогдьп нагрузоч:-:ого R и при выходном чэлрл-тентл
' макс ‘‘ глакс.
Результати с'-титают уьоэлетзорителтппт.'к, есл! максллзльное и ’.опРа.йльное зканезЕзя Г::-.т:ол"эго токе п!?;;боуа соответ-отп^сот даинкм табл.З, а эсг-овная потрепность ж-унзгатос! .а;л<;о.йлого тока не яреЕкмает:
30 Nt/s. - для псибоээ В5-43А;
3 ’.!А - для псибороЕ Б5-44А, Б5-4оА.
}йпртае!Е{е питапдей сети плавно изме!штс от I9S до 220 3, а затем от 220 До 242 3 и через 10 с после изменения напрпжеюш с^тк, з течетше 10 с, проводите изкереиле нестаби -жетткя.
Результаты кзиеречи.й с
;ооти suzowioro з’апря-
'ai'T удонлетаогктель-
?аблиц£ S
'?ип прибора |
!.'акс:слзльное значение Еы>:одного тока прибора |
.'Лппглальное значение вуд'одзгого тока прибора, ;.‘А |
Е"-«А Б5-44.Л Кс—4";А |
3.03 Л - 3,09 А ICI0 мА - I03G -лА 50; мА - 51? мА |
не белее 10 ИС белее 10 ПС 10 |
■пл.Ет, есл!! нестабильность е!л:оД!;сго напряж.ешш npi-бороЕ от кзмеиетгия пх'одного от но-.тн8ль!гого з-’ачения не + (0,005 % 'J + 0,005 % U
9.4.56. ТТрозер?;.у кествбЕ :'.а приборов от изме'гения вхо; +10 55 от ;ю1,!иналь’:ого значем "ВИ тока произ50Д!!те по схеь!
гипрягения из +10 % ппеыяпает
макс^ ■
лыюстк змхолчого точного няпрлже;яя на я Е реас-пле стаОиястза-: электрической, изобрс
S.4.5a. Проверку -iccTadiijUjiraoTn пку.одь’ого изпр-яжеггия приборов ст изменения виод1;огс ’ianiurce-•™я на +IC 55 от нсжгтзльногс З1:3'1еюдч п ре.’ипле сто-билкзадд;;: напряже’пм прокзвод^лте по сие;ле злектри-ческей, и5оСра^сн'’ой на рис.8, измерителем iiecTO-бильчост:! 3£-й !:а внисддплс клэ:ллах прибора.
Органы упр.аЕлеи;оп прибора установите в сле.-у-;-"ие положе;П!я:
Г’учку 'Чк - в пелечение
Pj'HK.y I - в KpaiSioe правое
г;е;П-;о{! на рис.8 измерителем :?естабильности 38-8 на измерительном резисторе R.^,,
OpraiHi упразле'гия прибсра установите в следую-iinie положен'.я;
'f/k - в положе1С!С
D.’r-'Hy оухку DriKJ положение.
А;
п - ъ ;:рай1:ее гразое положение; OrPAJ-S'IRi-j'Sffi 8' 3 крайнее правое
Лзмереиие нестабильном'!! измся-геюм Ехоляого ;!апояже1с|я i
_ зпя'к еыхоДаЗЮГо тока, оав’гкх
В1К0Д10Г0 тока от
кагзуз?-е Ей
положе; гне;
и напг^«-"ешп< ня
о о °

К
р/с. 8. Схема дле-зтгическая noiiKJcenesncH псибогюв для ипмс1>еш1я пульса;д*й и нестабильностей
проводите при зняче-
макс макс,
{PCn-IS)^ рапном

торг
Зелгчина сопрстивле;1ия измерительного реэис-
Ejjgj, долчага состзетстЕОнать табл.10
?1Е~ прибора
..
i
31-[хоД’С;й ток прибора, А
3'.'Л;на:на измерительно: резистора, R,. ,
Пртлечание
Б5-43А
0,3
0,33
3,0
!;4-44Л
2,73
27
0,05
91
Чапряженке !Н?'|а!ищей сети плавно измените от ем от 220 до 242 и через IC с 'ряжени-ч сети, в тече'ше ICc, ;-:ест.абилыюсти выходного тога.
йззул-ьтаты считают удозлетворктелзяплл;, если нестабильность зыходг-юго тока прибора от из1,;ено-ния входного напря;еения на ±10 % от г-:о’л:на.ш>ного значения не прспыюает: -1,5 мА дла; прибора ~5-4.3А;
±С,5 1,А - для [прибора Б!-44А; дС',2е‘ мА - ДЛЯ прибора KS-45A.
Проверку нестабильности а;д.сд;о"т наирч-кения приборов от кз,мснения тога нагрувгм мзкс1дм,ального значения до нуля а режзеле отзби-ллзащи напряжения кюЯ, изображенной j ноет;: В8-8 на выхоаных .члег.тлах лрЕлбороа клe^cлax, располоке чн’сс на задней напели
Оргапк упрэЕЛдпля прибора установите в ,-уд;д:с пелохения:
ЗГ!ку гуиет пслсже:Е1е.
193 220 В, а зат
после .чзмене1пи нал проа одите изм ерение
9.4.5Е
1 произзоетте по схеме на рис.8, измерителем
У/к -
I - 3
ОГЙАКГЧКНКВ и
Три резистора С5-1ь-1С Вт - 1,0 Ом +5 %
соединенк параллельно
Резистор С5-;')-2 Зт-27 Ом - 5 %
Резистор С5-5-2 Зт-91 Ом - 5 %
S.4.5r. Пронерку нестабильности вводного
эле?;тричес-нестабгель-или на прибора.
ле
псложение
крайнее прадсе положение;
- й край!ее празое
йзмерешю нестабильности выходного напряже'пыт нагрузки проводите пр:л значепздче мзг'с. ■' макс.
от изменения тока
3!£<сдного напр.я“.ен1кя, pasHiac
гок иагрузет зг;аченлл до нуля и измерителем нест, нооть аьсоодного '
;!3‘,!ените от 0,9 макслслальнсго через 10 с, в течение 10 с, S.TbHOcTjj 36—6 измерьте пестабиль-
1^.зультати считают удовлетворительнш/ш, если нестабильность выходного напряжени.я прибора при изменении тога нагрузки
нз превывзает:
0,02 и на ЕЫ>;од-
!псс клежах npiiOosp;;;
■■С"
на зад-ей панети
+(0,0С5 % и
0,005 % V
MfiA, раслоложснна'.
макс^ пр’иборо.
тока прибора от изменения напряжения на нагрузке от 0,9 максима.льного значения до нуля в ре.татае ста-би.Д!зац:а1 то:<а производите по с,хемс элекчркческой, кзобракенной на рис.8, измерителем HecTaeiyEjHocTM 38-8, на изкерите.лыгом резисторе Е изм.
Органы уттраЕлегадя прибора установите в следую-:1ие положения;
РГНКУ
РУЧ!<У
РГНКУ
положение.
дзмере;п;е нестабильности аыходного токв прибора от из;,!енекия напраже’Ея на нагрузке проводите
I и нагрузке равном
'f/k - н положение А;
У - Е крайнее правое положение; СГРАКИЧЕКГЕ 'б - в кра'&’ее правое
при
0,1
и,9
значег-к-кх в-лсодного тока I и нзпряжэша! на L.lCli'xkz макс.
Величина измерительного ссотйетстаовать табл, 10.
резистора должна
!;зпряже:-П1е на нагр;,~ке прибора измените от 0,9 мяккзлаль.чого зкаче.чил до нуля и через 10 с, й течение IC с, измерителем нестаб!дтьностк 36-8 измерьте йселкчнну нестабильности ежодкого тока.
Результаты считают удовлетворительными, если нес'табтдтьность 2ЬС<оД1-:ого тоьа приборов от изменения на.пряя;оккя на нагрузке не превьияает:
*0,75 мА - ХЛ}1 прибора Б5-43А
±0,25 мА - .дте прибора Б5-44А ±0,125 ьА - для прибора Б5-45А
9.4.6. Проаерк!^ пульсаций выходного напряжения прибора в ре.жи?ле стабилизации напряжения производите по схеме электрзгческой, изображенной на рис.8 И1!;ровольтметром 33-57 при изменении эффективного значения пульсаций и осщишографом CI-II7 при изменении ат.пдтатудного значе’шя пульсаций на выходных :-ле.’л.их прибора.
А!.1П.титудное значение пульсаций определяют как 1/2 зелц-чины переменной составляющей от пика до пика.
15 -
Органы упр.азлекпя пр::0ор2 уопноппте з сле;г,7)~ iicie пслспепяя:
- в пслояс'пте У;
т - в крайнее правое калоггнпе;
ручку
изобпа.жепной на рис.9, при максетла.тьнсм выходном нагряне’П'и. с кс"оч:п!ка гг.'таждя Б5-43 через разъ ПУ, ко’гтактн 2,4, рзсполсюе--:гй9 на зад;!ей панел!' прибора, подайте папплжею” 10 3, контролируемое пифров'С’ вольтметром 37-28.
С псмощту-з второго вольтметра 37-28 измерьте н"лгг’ну максимального выездного напряжения прис
- s ;:оа;:нее ппанос
ручку полснекяе.
1;ЗмерС!£П2 пульса
проводите пр:; ~к“<с;,!:ом папрпяек’п;, пэвно’,; а ..т,--к токе нагрхсзк:;, ра2’:ом 0,5 1макс.
Результаты счзттаст удовлетг='р;телыпо.с;, е<\пк пульсзтап; ныессдвэтго напряжения пр:;Оора аоотз^тст-вутэт TpeOcsai-nofflz п.2.7.
9.4.7. Проверку пульса:р1п вткс^аюго току: прп-бора в реасуме стабиляза'оп! тот-а пронззс;яте по схеме олектрнческсп, паображентгой на р:!с.6, ьяг;ро-нольтглетром 33-57 на кзмерптсльном резисторе.
Зеллл'сптз сопротивления измерктельног'' резистора £,.5.- долею состветствопать тэол.И.
0ГРА-£ГВН;'3
■i
^0^ ,
Результаты
0bj:o5 :тапряяе;п'е приборЬв находится з пределе
9,94 3 + 10,08 3 - для прибора К-43А;
29,62 3 + 30,18 3 - для прибора Бо-44А;
49,7 3 + 50,3 3 - ;лл прибора Б5-45А.
9.4.9. Проверку eosmokhi ртарэвлтан'я зштодным токод: пр: мэксималько:: з:;зче;пп: в’таодяого тока и кзпряжотп; на нагрузке, ■ранном 0,9 .макехпльного по схеме электрической, кзоОрзкенной на рис.9.
С источтглкя гтатаьвдя ffi-43 через разъем дУ, |.-ают напрлже:п:е 10 3,
сч::?ают , ecj.
;остп дздстанщюга’ого
!ябопо2 пГ’О=ед:?е TiD-'
'ad-jr'iifi li
Тип прибора |
З'кодгюй ток. прибора |
Зел: чипа из!,;ери-телтннсго L^eancTOpa -Ф;зм |
Примечтаае |
К’:.—43Л |
3.0 А |
3,33 йл |
Гри резистора соед:-не!!Ы нараллальн;: йзисФ'ср СЗ-гЗ- 5С Зт-Юм рс д |
Е5,-44А |
I.C А |
3,0 Ом |
ftsiioTop C5-Iv-0 Зт-3 ft.; iP 5; |
Б,-,|-4сА |
С' , С А |
К 0?,’ |
C5“Ie- - P'»’ IP ;ъ- ■■■ " |
Измерение тпжодного "сятз пройзвсрзгте па кзмс-рителько’л резпстора при знзче:е::: п’-асьеюго тока I н nanpfCKCinnT па нагрузке, разпсм С,9 п\1акс.
Органы управлетад: прибора устансг''те з фсн: полегзч-иа;
ручк;"
ручку
PJT'Ky
по.лсясние.
Пульсации внходного то:из расс’Г’та;;те нс фсрглулс (4):
’’’/А - пол'1;крп::е А-,
и - в крайнее в^aвo^ пояскскне;
С^ГА'^ГЧЕ;/': - в !-1'К':кк куавое
■ нам.
С4)
у:>-
гпческон,
;;сточ1ика пзттанвая
КОНТЭгСТЫ 2,3 в прибор по.-
;;о.'!Тролируемое шлфпонюл вбльтметпом 37-28. Макс:; мальноэ з;:эче;г.:е В1кодногс то?-.а приборов кзиерлвс втсрнм лрлфповил вольтметре!,:, н!лл:сченк1ил sia измег толы-ый резистор.
РЬзультеты с-П’таэт уд.ОЕлетворительжйо-:, есл г.’Зт-симзльная величина вьвлсдного тока приборов не хсаплтся в пределах;
2,9'34 + 3,СЗЗ
С', 9,58 + 1,012
0,494 + О.аОб
9.а. Оформление резуЛьтатоа поверил
9.'1.1. ?езу.льтати повергай оформляется ni~e’i записи или отметил рэзу.тьтзтоз поверю' в порядке установ.ле1-шом метрологической слугжбой, осудеста-повер'ф'.
Приборн, не провгедиие поверку (кмеюэдге отри нзтельнге результаты повепгал), запрещайся к вы-пус:'у в обращение и прз'менению.
9.0.2. Пр.ч поверке поло-тательные резу.льтать оформляются в виде спидет!!льств или загыскззются н раздел формуляра "Результаты П9риод::ческой по-вергз: прибора" к запергоэтся поверителем с наяесе • п'см оттис;а поверитсльтгого клейма.
A - для |
"рз'борэ E5-43A; |
A - длг |
“р;гбора Б5-44А; |
A - ;л.с |
прибора Е5-45А. |
IC. KOHCTE^in
где и ГТ - з4гх'кт;эное значение напрпяенпп пульса-пкй на КЗ мерят ель ?гог,' реакстср’^;
йелз^чж’п соптютлаяегс'я пзперктсльпого сезистоэа.
йзуяьтатя считают удовлетзоштелыгл-к. ес;п! пульсащш зшгодпого то’и соответствуазт требана’С'.ятл п.2.8.
9.4.8. Проверку" возмоеаюоти управлеютя зихсд-птал папряжегатем прсязводите по схеме олег'тряческс-п,
5С.1. ПотоЧ'ПГк посте.пп'ого тока Б5-43А (К-44Л, К5-45А) э1Л'0Л1!ен в мэлогэбзритном корпу се бссй)ут.лчрпой конструьв.сга.
Злементн корпуса прибора (рис. 10) скрепл.чют меедуу собой винтами. Поне.та, перелч.яя и задняя, .креп.ятся к ocHOBirta; кесудго.: кронд'тейкзм.
Лля зскрыти-я прибора необ;:од;п.ю:
снять пломбы;
отвиг'ткть ви!'Т!.' н,а крышках корпуса;
краштз! веЕкиюю и гастпзю;
бучку;
сте.’н-та.
OcHQgirta.E котоповочнгм; элементами
. спять
с.}’Я':£,
сн.чть
10.2.
кокструмщи .являются печатные платы и трансфоряла
3 целях поэыоешм ремонтопригодности обеспе чсн свобоапгй доста,ч1 к ^'злам прибора при тагятых ■верхней и 1гкюней нрнтти-з-<.
i6 -
•y1
B5-L3
В7-2В
[Щ сш
V
9. Схема олектгь’ческзя псд^оЕэчешш вдкбосов
Ffec.
ьля пгюйеззо! возможности упсазления еыходньпл папвякегшем к током
Вс Ln

кззмещегае блоков к узлов в пшбосе
Элементы
коопусо
3,3 - 1!ла!£-ззжч-ч па-
npiicopa:
- KpoHUTciiiru;
я ьпэгвч.4 крнпю!; 6 ~
гйс.
1,6 - боковые стен;|ю1; 2,? гД; 4,5 - верхняя кель; IC - .чеведня]я панель; 11 - -fenj,::; панель;

Н.

12 - р;гчка; 13 - кокка
Таблица 12
Кашлекозгьшс блс1юз, 5‘злоз |
П0311ЦИЯ на рис.II |
Условное чение по |
обозаз- с.хэме |
Тдавсс^рматор |
I |
TI | |
Узел печзтньй! |
2, |
А1 | |
Узел печат!щй |
3 |
1^2 |
За счет кспел
.зованпся разъемов сведен к ;>и-Н73.:\?му объеж-гый мойтзя,
блоков с ILX услопгпааг обезно-.
•’алзной электрической схеме при-
Перече.пь всех чснзывйи по лр:гг;цаг вехеп 3 табл,12.
Ппжечаш1е: Нсоядгюзпе помеза табл. 12 соот-нетстЕ.тат номерам на пис.Ц,
йззкес!ега5е элементов на платах показано на СИ су7'!;-1з;-; п силокештй.
Способы снятия Оло.ков и узлов просты и не '^уоб;"';7 спеидальнкх укззаш1й.
II. GISICAinS ЭЛЕКТНР1ЕСКОЙ ИИКЦнГГАЛЬКОк
СХЗЙ
II. 1. саиие,.ддектдмческрй.стдукт
схомы
Стрхнлуркая схема прибора яоназзнз на рис.;
Зходяние п схему члпнестоналысте блоки и ю; назначение;
источник onopjioro напряченпя - знрасотгТ’ напрчженп.ч, независимого от изменении сети и помех, нредз'азначенногс iph; сравнения с в’стоднзм кэпряленяем псточни;-^!;
усялитйлти обратной связи по
^травление усилителем моеп-остп е защ;и напрялегпея;
угаститсль
;nie ускл’телек
тока;
усилитель
обратной связи вс ’лсжюстк 13 режиме
'•"’иънзскпз -режвле стабили-
ток-’ - упрззле-
стйбнлнзагтки
мо1Щ:Остп - усиленно по моиц-остп сишалоЕ рассогласозз1пм, сктмаемш с усилн'олей обриткей связи по капряжешпо ил: тс;;;.”,
заэдта от пэренапряяенкя шр-ст: роза--зге зюхода источ1£;н-:а питст-ия при пренкиеша устаноэлонного 5'ройня напр-ЯжеиЕЯ.
Шхйрозой индиштор - нреобрзаспанно аелнчн:, с'эшалентннх вгко;н'ог.!у напрянонню ’лу::’ текст а ’'инровгч ннформастст, которая инштостуетс;-: но Кг--редпИ понел;.
.Елок пит'.'кстк - гогтание постоянннст нанрнкс'кем згстеуккзанннх ;гзлое.
П.2. Усилитель обратно;: связи по кппртаетяу Усиштсль обратной связи по напряженней зшюл-нек на ;ли'<рссхеме 2 2 (Ю.Е51УД1А) с корре:стностз-пррл! цепями CI8, F24, С22, ВЗб.
ynpasXHjOiqee напряжение поступает через резистор RI7 с ши'ста перемегаюго резистора ВЕС на пе-рэдюй панелт! 3.660.004 иле: через резистор EIS с контакта вых одни,;
4 разъема Х4 прз! аиалогичнсм ;п!равле’П'и вапряяезпгем. Резистором обратной связи
резистор S2I. Источником опорного нанря-
PI, стаб;дл!!тронб ’>'^1,
шляется чеши - 10 3 шляется стабил;затор напрялотин пмне’гн’гй на ’.пгг.росхе'ле транзисторе VT3 и длтитсле обратной езнзи Ж, Ж.
Для исклнченж влютпея пздо;е:я нвир’;Ченив на датчике тока л пад-нвгн нап1сс~ен:;= '-з елповш шнпях при работе по четнрехпроводной, схеме в допъ обратней связи аключен дибф'ерстпо:альн!Й ус;'л;г':’елъ а {К.Ес1УД1а) . На вход 4 микроахе-д' ко
S42 подается напршение и 1 с lyiew-нход 5 через резистор ??38 подается с кле’.тж ''+0С". Нанряжо;"1е на виходе S ран’го;
через резистор кк "-СС", 3 нз нзпрялекие и 2 W-KDOCXCMk D
6 = К (ш - 7j-), где К - коз:1йп1ке;;т передач:' дгТференстстльнсго ^’сплзгтсля равный 1,
3
= iJK приборов Б5-43А, Е.С-44А, Б"'--15/i соот-
5
ветстзенио. и D6 подается через рез::стср
521 на вход 4 уо:<лите,ля стязи Д 2 где ср-ай'стнаст-дя с напряжением, поступаюпрпл с дзиюкз переменного респстора КЕО на перешей пз.че.ш пркборэ.
С резистора 537 делителя В36, КЗ? окгжаетс напрялетпге для цифрового индикатора при изменен втсходкого напряжеття.
II.3. Ходаг.ель. p6]2§iHQg..связи, по току
Усилитель odptaTHOK сфязи по току выполнен с корректиругощгэля це
г.зткросхеме о 3 (К;'.‘сс1УД1А.)
СИ", S23, CIS, Е25. Упганлаощее напрялсегате поступает через резистор ]!13 с двйкг.а переменно резистора ИТ на передней
панели 3.660.CG4 или
через резистор КЕ4 с контакта 3 разъема Х4 при логоншл упраалетп! вгаодныг,-! током.
Напр.ч;«е!П1е с датчкш токе
обратной сз.чзи И8, S22 поступает на вход 4 уси
IS;5, Н36 через резист
зЗ, где сравнив а е
теля обратной связи по току
с напряжением, постуттающим с дзижка переменного резистора RII на передней
Выход 5’'сшп1теля обратной связи по току чер
панели прибора
диод V р 15 (1-Щ522Б) полкллчен к базе транзистор VT4 сопла суилего хгехлктеля.
йюд 'GDIS исключает г.лзетше усилителя обра кой связи по току на работу усилителя обратной связи по напртаегспэ при работе прибора з payjo.ie стабкшзэции напряжения.
Резистором 5’2 устаназлтаетоя максимальна
в 1личина BHxojHiOBO тока
о резистора 5S3 Дели'
'еля R29, S30, КЗЗ они маетен напряченпс для щгффопсго илдатзатора при
Схема zHje-H-aipni режкг.-с2 и схема выдачи инь^х: ш выходного тока выпе
VT2, диода
изкерстЕн: внходгюго тока. стаб:жза1по1 еьссодного то, манил о режЕло стабплизац 1!ена на транзисторах VTI, торах R;, RE, ИО, ВИ.
В редцпле стабплизахпЕ роется световод VB I, ра-панели 3.660.004 и на кон' лает логический 0. Еля koi
V D 2 и реа
Еьгх одного [олояемгнй IF.T I разъема юнсагпет тока
тог.а загона
передне Х4 пост дели тел который для тае изменен
обратной связи усилителя rio капряжегата, протензет через датчик Toia к тем саьпи сети нестабильности 5Ы>:о1.чого тока при •гапр-чкения на нагрузке, через ущтчиг токя к допу к.оется ток, равный отнолетлпо напрдчеття на вьео
-
1 микроохемн D 7 (ГС;1551У13:Л) к
зисторл S68. Напряжение на з!П<оде
-
2 У равно напряжению на выходе 10 го усилителя D 6 и протипоположно
II.4. Оогласуют^й...у
Скг:;ал о внхозиэ
сопрстивленим р
I т.сикросха’лт дифферекзпъаль по знаку.

наппячешпз D 2 через рези усиштеля" обратной .связи V .D15, в завксимостя от поступает на вход первого УСПЛПТС.ЧЧ, собранного на Зтерой каскад собран на т
Виод VDI9 (К1522Б) и для запиранпп; -per
теля обратной сн.язк п 10Р S32 пли с в'иодг о toi-ct ь 3, через дис работы прибора, .к.аскада соглас^пощего ра’нзясторе VT4 (КТ502 5’сторс VT5 (КТЗЮ коидепсзтор С32 транзпстороз
VTI0
УТИ при зыключст-ап! прибоЬа. Наппяжега-те с коллектора транзистора YT5 на базу регулируъзцего транзистора УТЮ,
разделЕ'телышй диод 23
подаете а через на базу регулирутащегс
18 -
ТЕапзкстора 7Т11, и а; л 1 i'H’.yie ;-п io е сил os О' чем на :;о.и1ег.тоо УТ' аенйи от О ^0 - и , а аса 2ш;о,
?;оллектор которого подано напряжепиз в д-а раза не;сь!;к, ;. П0ЭТ07;у при ЕНХОДГОИ нопря-, работает транзистор УТИ,
1 ДЛОМ^НЭПРЯХОЮЯ! от i ? ДО У
работает транзистор 7TIC. На транзисторе УТб и резисторе Ж5 собранз схема пстсчнтгка стаСилп,:: тока, который иополь:};/етс.‘5 3 качсстпс нс:-усст;-::oii нагрувк:.
-
II.5. Схема BOiisjrTH от перенапря?::е;н:я Схема зад.'ТЫ от
перенапрлхенля по;;1жчастся ?; BHXOUim.! глет,мэм и();точника к ocyi;iccTs.TneT шу}--тигчозаш'е вьссода при уровня иапряхегедя.
п ?е в ьа'с}: ю’ ус та j юв л е i п i о го
мспользуемые п сле.\5е:
напож;ек11я.
пеЕ-е! го г: г?.таsi iкй ос угксту’.’п st пгюпотумоугальпого пгко/ёгомд-
D о) с опооным няйЕЯжением,
, оясяолойеянгб; яг' яеое.ояб:
''П’уЛ!! oyi=T опорное HOnniOeSiiiOJ 'чь напвялЗУО’л, nixs кетозом
Осъ ■iCTeti;f;o!.iGT3'!
О cii ор. н н е 5 л ем ен4и опсрз-цто'пптй усилитsjb без обратной связи Р7, еоспрктг.й: д:н изменение внходюго напрякеюо;, ■j'xpj’CTOD Уот, щунткрудштй этдто.;, источника к TpTiO-CiTCTop V'i’6, отпирав1:э11: тиристор установлетпюго уров-д;
Схема за'литы от ерзвнение напрякегпт.я, (згаод 10 микросхемы лоступапззгм через резЬстор S58.
!;отс!пд;ометр К.2 чакели (З.б.Ю.иОп) , р и J стзнав,ЛЕзает ,7гове аетЕИОпруется схея.ю зэзсету;. вужедена на :;ере;апло панель прибора.
Sex: в!о;сД2чос напржонис препыиает опорное, из в’д;ол,е 13 ’.ккоосхетЕ;
постунаягцее на баз?/ транзистора У76.
'.‘ткрлчаотся и отпирает тиристор "41. Тпрястор щч-з тирует вчхед ’/сточ*П’"-з.
7 яри П302!,;ЯСЯЛИ
D 7 появляется i;a;ior;ss:msj
'раяоистоп VTG
:огс я;;хлот яелияия; НИИ тугристоро , ОТКРУЭО ОТОИ зоиораетс" инзеис (3.6tjC.CC4), вучвезея::;. ко утитоикя.
питания и niexoijroc iionpjoes-, 7.т:'оиои к KvJE7. При стгкя';:-ется троизистср у?9, яр:: тор VD2 ’'Псренапсус"'’ й пя liepe^sKKE поч'ель котоян;:-
/’’’б
J 1
Цс.по’н-я УС25, 350, 7522 зсЕПцаст ст пробоя 11[к почшлешп? на визоде стрицательного на•; дтке;пи:.
Зс7ит7' pcry^ipiyxiiT'!:; транэксторов
ОТ!-Р'Д:'Я;ИИ ТИРИСЛ’О
те;йгз;1СТ02
13
УТ16. Y'.'ll
Д; vai. сбеспешгвает стабняк-онз из тЕтзнзнсторе У?'?
при
затор кнксимольког!' :клсторг Ж2.
11.6. Блок. питаЕ!я
■nanpaseiz-f?
Сетевое н.апритаеж'е 220 3 г ода с тля ка транзфод!-матор 11, г'оторы.й обесю^пэзет напсяже.Ч1:е из входе регулир7зп:с4х тзакзкстсцюв УТЮ, УТИ и ■; ЗНСМОГОТеЛЬНЫХ ИСТОЧ7;ЦКОВ ПИТЭ1П'Я.
ок 12 - 13 - 16
- 14 - 15 (для
Пзя'яокеУ'Ше с обмот 5С-44А, БО-45А) 10 - 1] TpiaiRxloEMaTopa TI зшхрямляетст дио^щг.® и;!-~'>труй'гся KOiGieiicaTocaf.ffl CI4 регулиру-заиЯ транзистоЕ оистор УТИ через диод
- 17 (Д.ЛЯ Б5-43А) УДI0-V513,
, CI6 'Л подается на
У-1С. На регулкружий тран-УМ4 подается ;:апряаен;7е с.
7-езе;о1;!к вторичтюй обмотгя трзнсферглатора TI, шг-"зпцей тра;:зистср УТ1С.
Зспомоготсльине напряяеккя лля шлташля гликро-елеем ус;ллл:толсй обратной связи и цифрового индлнеа-тора 01пз.а:-этся с обмоток 6-10 к 7-9 траис(Ьорг,;атора 'TI. Переменное капрягепис -^-20 У знпрязлляется мостовой схемой блока диодов >?>27, фильтруется конден-сатара:.": С13 и С15 и поступает на в.ход гзнфосхемы которая является кптегральньгл стабилитроном
- -•
■.’опрялсение с об’лото.к 7-8-9, Е1шрял.1ле1шое дио-лл'.и У-'З, УДЛ, отл;льтрсзонз:ое флллдтром С9, поступает на вхОл- ликоссхезл!.! 4 истсчюнкз питания +5 3.
Цля истощц'ков шп’апия Бс—44А, Б5-4сА напряле-ние с об’лотол; 5-5, 6-11, вглрязллелпюе ддода?® УС8, 709 и отфлльтропапное .^згльтром С43 сл^тлат для пита-!пц! усиллтсля на трз^лзиергоро У'Г5.
для 55-'i3.4 пита:21е транззтстора УТ5 осуществ-ляется Q вл"со;д1 вдппятллп’сльного моста То27.
II.? 1;;;т;роаой к-зд^кзто:?
Цгйровоп И'ЦДнатор предтазначен ллп измерения г;остоя!:ного з-кодчого капЕ.чг.:ен1ля юти тола прибора.
л’зглерелпле .яапря-келия к тона в приборе осу-;;;сстплястся 3.5 - декадн щгфровшл вольттлетрюм ка :;инрос;<смс КПл727132 с индклатора:.® Tima АЛС324Б.
CoaMSCTiio с источ’С'ком опорного иопр/гкения, нйС!:оль?а!1.1и пезпеторагя! RI3-RE5 к конденсаторами С1-Сс, ’.нк-росхема 1\?562ПВ2 здполлпзет фунлщию ана-ло’'о-:;ил'рсзото преобразователя, работзлзщего по при.я!51пу xsoilHoro иптегрирозалзде с азтоматкчес’слм определением полярности зходпого сгггнала. Цифровая ииформэюн; !!а ГПКОДС мккросхемн ПрСДСТаЕЛШТСЛ в
опециадыюм коде, предааз'гачешюм для непосредстЕен-н'ого -/праплегикя 3,5 - дегоадгшм СЕетоД!1одч;ол григёро-"ит.: таб.40 с сег.тсеетлентироя.’ чи-дуллаторали П1-Н4 (3,660.004). Тулапазон входного еллгнала определяется япесаавл опорншл папряяетюм из соотношения 6 а,\ +1,995 y^f," В схеме бон. = I В обеспечлл-
яает стаб:дк:трон УбЗ и делитель напряхелпк S7, Р8, ?Э. С резисторэ IJu ..е.’П'.теля К2лзя:з;е;ш.я (И-К4,й)) онгс-ластся напрлекекие лля KoppeiecHK нуля ='сльт:летза.
2. УКАЗА11К ПО yCTPAISfn® 112ПСЛЕАЗЕ0СТЕ;;
-
12.1. Ремонт прибора в зазисжлости от вида рикякла долхе-! пропеллтьел: s специализирозашпос ре-!.:оят;1;с< органах.
-
12.2. Идя дост.упа .к с^злам прибора пей; рег.ю.чте ;;ссбходтло отщ1!очл:ть прибор от сети; зскрнть его
3 соответствии с у7аеза!21я?.Е1, принедекннми в п. 10,1.1.
-
12.3. Пре.жде чем нащшать ремонт неисправного :.~ла. необхеллмо лроаер;:ть постут1лею{е на него влсддигс ситалоа и 1:зл:-5чие чюмкча.тынос пктаюпих папрякений.
-
12.4. Ори -проведешж ремонта следует строго в-птолнять мерк безопасности, указанные в разделе 7.
от.метку о ремонте в фсда'ляре прибора.
12.5. CAeJiaiire и пговедлтз поверку
12.6, Пеуечекь
зозмо-ун'лс неисправностей и указа’жя по их устрзнексо приаеденн в табл. 13. л9 -
110! дклачеикл т^тгблера СЕТд
не rocj'iT ИНДИК ют с он
2. 1.’апп}г=’е:-гап из чгЛ'одз прпбопз отсутстзо'ст при pOCiiiCC поло-пзиия?' тарзЕлезП'я
3. Ирк игиотаплсикк изпрга'сикл огезикчекия, а-зсодчос т'зипяч''-пке не сгглнкчкпеется
Пр
Пекспрзнсн сзтепок гпгур
••йкспрапна :л;крс.г''Г'ла iil на плате 3.660.004
Пет 1;апггэгснкя питания +6 3
Отс’Г'стиуст опориос изи>гяе1п<е !:з еигтоао :"и;хюсои;:;;' .я1 ио плоте 3.66С.004
!’ОНОНрОПО1! ро
логин
злспс:-!?
iie нжзч'ются тиристор
VLI
Заметить псел.охрауагтель
Заметптть
Заметить r.ciKEOcxe.’.'ii’
DI
Прояерить и qp:: исобхо/огмостн зо-
’леиггтъ ■■слеп:
н’!5 элеиенти
■.РЗЕ
ПроЕсрьте cxef.iy источклкдз опорного наприпт.ения, кЬйдкте неиспрапгал! элемент и зажните
ПпсЕсрьте II р.
аомегглте тронЬкстоп:.' YTIO, ?Т11
Зз1.1е:п:ть
случае необходилостгг
Проверьте cxeiij' затти от перс-напр5!’’,е1пья, пэ{дате ненспрапной элемент я замэните
-
13.1. Осмотр :'нс;щ;сио состояния иркаора иегятг-дктс'- I раз а год, а 'га:"г согмостно с дру”:!’.!;! пи-дд:л1 ;'онтроль!1с-ппо<щ;ластичесга"' работ.
ЗнуТреННИЙ осмотр прОПОДКТСЯ реМО!ДН1ЛЭ1 орю-нами после истечения гарантийюго срока т раз п ;и?а года. ЛпоЕсряится крепление узлоп, состолниа паек, коптгял'са. иачестпо работа поре;р!1эчатслл, у;д1лястся НГЩЦ^ и КОРРОЗ’И!.
-
13.2. ’Тослс Енещнепо осмотра и прой^лагличсс-iccx работ, Ерекк которди долпаю быть приурочено к T.iOMCHTj' перио;стчсской noHcprai, прибор иаппапляется Н ПОЕСрку.
-
14.2. При длительном zpaneipn: (белее одного :"о;л) приборы долтлк находиться к содйрлопться п отзнлир.земы?: хпфпишщах до 10 ле' (тег.гературз окр:/л;ающс1'о позд^ссэ от относительная планлость до ЁС
-
14.3.
П!ли, пароп кислот и щелочей, пь
п таакопзяпюм пкде
5 +0 40 °C),
3 помещениях для хранения не долгкно бить
'зыпаюисдх
К. ТРАНСПОРГИГОЗЛШЖ
;оэ!?озип.
И. пГАЗ’СЛЛ ХИШЕгЗ:
14.1. Приборн, поступамгзю на скла,. иог’реби-ля, могут храниться а лп коп анком пкде г течение одлсг'о ггд.а со пеступленич.
Попускается транспортирование прибора в тпаиспорткой таре псеми пидами транспорта при тем-пературе окр;лкаю!дего Еоздуха от
При транспортлроЕан'!!’
зш.'гкта от попадания а'
допуска ст с.я яантозание прибора.
Пород трапспорткрованиом прибора ;/пакон-
16.1.
13.2. ;^'смотронз и пили. Пс
1г. 3.
-60 ло +66 °C. долота бить пре-тмосйбрных осадкоя
■Л: гисиаио;е:тс?[ п соотиетстпш! с
п.6.I.
го -

-
1,
-
2.
-
3.
-
4.
8.
-
9.
-
10.
II.
12,
■13.
14.
;;аз;-:а''-Техцич„.
Состав ;
Принт П1
';!зр'О11Юва;п;.е и плоглбировпние
Общие
3 эк.сйдуатацЕ-э ..
Меры фезопзскостй
Пор.-и-
Повзр
Кснс]гру;дц:ч .........................
Описание электрической прин:л1пиальной схемы................
Указ 2НИЯ по устранеИ'Ж неисправностей Техническое odcni'aatBainie ............
Правила хранегсгя ....................
Трзнспорткровзние ................. ■
ПНПЗтТ'Г I. Перечень элементов и о: е м а эле кт ри ч е с - а я принципиальная источников питания постоянного тонтз Бо—43А, R5-44A, Б5-45А (3.233.0CI ЭЗ) ........
е!ие .............
еские данные .....
н.ог.’п.тектз ндабопа
i дейстэня .......
уьиззащвч пс вводу
■1;-'. заботь;
;э nissdora
3
3
£
6
б
10
-
19
ае
-
20
20
ПНЩСЕЗйЕ
ПНЙОЕЗЕЕ
ПНИЮЕЕКЗ
ПНИСЕЕКе
3.
5.
/'
Песенень элементов со схемой электрической кркнцигиальной к размещением ;эс на плате узла печатного 3.660.003 .....
Перечень элементов со схемой электрической пдагавшиальной и разме-щс'шем их на плате узла печатного 3.660.00-4 .....
Располон.екие выводов ьзычросхэм ...............
Таблицы капрякекий на Еывола?: полупроводниковых приборов .................
Намоточные жчг”е трансформаторов ..............
Номера ГОСТ, д-зци-ла-ль.чые номера теоппя-ебкзс: условий комплектующих изделий, используемых S приборе ...............
Дополневяя.йзмейэния и обнаруженные опечатки Б5-43А-^5А ТО ’ '
Номер странипк, строки,позиции, ри сунха,т аблицы
Содержание изменеимя
напечатано
стр.З.п.! .3
п.2.2
п.2.3
стр.5,табл.З
п.2.32
табл.З
стр.6,табл.4
. .'.производства...
30 мВ;30Скв;300 кйВ;
30 мА;3 мА ;3 м.А
...выходного нахгаяженже; от - 50(223) 95
до + 60(333)
...не менее 3500Сч
564x346x262
...производства...
+30 1й;+30С^;^00 мВ;
+30 мА;+3 mA;^ jmA
. - .выходного напряжения! от +5(278) 90
П.4.Т' стр.7,рис.4
...представляет собой...
стр.8,II.7.1
стр.22 E22;R30
стр.23
...электрическим током
СП5-2ВБ-0,5Вт-ЗЗС Ом+ТОй
ХЗ 3.645.308
стр.24
стр.25
стр.гэ.прод-
таОл.1 вкладка .*ёГ
вкладка Ж
стр.22
K7I
VTS
Цепь |
Конт |
+5В |
I |
-5В |
2 |
21 Й
25
ХГ
Н8
Цепь |
Кош |
32 |
I+5B |
33 |
-5В |
!"н9 i
036 ... I
от +5(278) до +40(313)
...не менее
580X442x312
^Порядковые
соответствуют ншереш на ...представляют собой,..
Получатель: Место назнач^ияя;’Брутто; Нетто; Отправитель;Мвсто ...электрическим током 0^Т4.275.(ХВ-77.
CIS-24B-IBt-330 Om+IQ?
WT МЛТ-2-tOO Ом+Ш t
ХЗ 3.645.308 I
Р72
Р72
VT6200004
номера комплекта ЗИП рис. 2
М1ГГ-1-ГкОм+1О5К-А-Д-В I
МЗГГ-Т-3.6кОм+ТО5? Г
ЮТ-1-16kOm+W I
О - 0.6 25**
1еш> |
Конт |
+5В |
I |
-5В |
2- |
Цепь |
Коя^ |
~3)Г" | |
“53~1 |

С36,С45 КГ0-7Е-Н9О-0,ОТ
ггил "
iU-
2;"