Методика поверки «ВОЛЬТМЕТР ЦИФРОВОЙ » (3,349,035 ТО)

Tf........
ПО <Краснодарс1£йй ЗИП»
ОКЯ42 2125

Техническое описание и инструкции во эксплуатации
ЗЛ49.035 ТО
Щ304ВОЛЬТМЕТР ЦИФРОВОЙ
■> ■' , ,1,' . .■■;:, ..■ j ?
. _ 'н o6r-:sa',^
г Томск, ул. Piaceoasa й Т'а
C\J о
с ■с о.
о о .
Ч—I сс Q
10
4. УКАЗАНИЯ ПО ПОВЕРКЕ
. 4,1. Опврада и средства поверка
При проведении поверка должны шполнятьоя операиии и применяться средства повержи, указанные в табл. 4.
Таблица 4
Наименовааие операций: Номер ;С^дотва поверки и норма-
: ТО ;тижо-технические характе-
пиптвев ‘
|
I. Внешний осмотр |
4.S.I | |
|
2. Поверка элехтри- |
СЫиетр от 0 до 10 Q . | |
|
чесйого сопротав-леквд между клеммой * " и хор- |
класс точности 1,5 | |
|
пусом прибора |
4.3.2 | |
|
3. Проверка злектри» |
Мегожетр .предел изморе- | |
|
ческогэ оопротив- |
КЕЯ ОТ 100 ж ЖЮОМР | |
|
лежя иьолжаи |
4.3.3 |
Рабочее напряжение от I до КЮО У |
|
4.Сйд)вдвлвякв основ- |
йеточнжк калиброванного | |
|
ной погревности |
4.3.4 |
нанржкения от 0, OIju V до 5(ЮУ класс то’шости 0,005. Нормальный элемент класса точности 0,005 |
ней
4.2. Условия поварки z подготовки к
-
4.2.1. Норваяьаые услоися поверки: тенпературв охрухаидего воздуха, относительная влажность, % ншфяхеяге питания, v атноо$вр»>в ЯФлеже, хРа
n^sTOTa пдагетядаго пэремекиого тока. Яг 1к>а®^щйв8т иекгаьения фор® пятаодего ажфяжяети, М , не более ииаавве мат^втяое золе отсутствует (кроме .чапитяог-э поля Земли)
-
4.2.2. Перед проведением поверки должны быть сдадувдие подготовител&нне роботы:
яодаото^а прибора к работе в соответстети с подаото^са ж работе приборов, необходимых для
от
|
20 |
± 2; | |
|
от |
30 |
яа 80; |
|
от |
18? до 242г | |
|
34 |
да |
106,?; |
|
50 |
± 1.0; | |
5
выполнена
разделом 6; яоввркй, в
еоответстиш с ах техническими описаниями и инструхдаявя! по 9КС!ХЛуаТ81Д£И.
.1
ч

4.S. Проведенге зоверкк
-
4.3. Г. Bfesosat оийотр
Ирк нроведеюга внешнего ocmotj®, необходимо про^х^ть четкость фиксадаи пвреетючатеда (Щ304-2) ? плажость регули-ровЕи элементов, расположенных на передай аанвла.
-
4.3.2. Злектрачеекое сопротивявже клеимой " _Х- "
я всеми металлоееййж нензожрован*®^ чаетжж кор^оа лх®-бора измеряется (мметром е не 6я^ 6ол&& 0,2J?
-
4.3.3. Электрическое оопротивлеже изолящея яроэеряется мегаошгетром при напряжениях постоянного тока от 100 до 250 v
для приборОЕ ЩЗО4-1 на I eV - 10 V s от 500 до 10СЮ V для приборов Щ304-2 и Щ304-1 на 100; 500 V и должно быть не менее:
4ONQ- между корпусом и цепью питания;
lOCOMQ - между корйусом я жодаой цепью ттшия,
-
4.3.4. Определение основйЬй ногрешности производатоя по схеме, изображенной на рис.2,при двух нолярвоетяж поверяемого напржкения. Регулировкой шходаого наяряжевия яотО'Жика устанавливают таяое значение тг , щ» котором ва табло поверяемого прибора иядиикруется эначеже sffiaMe вами-нальнсте зааченйя Ко в койтрс5Ж.ру9мой точке на I едаавиу младаэто
Затем увеличивают напряжение источника до значения при котором начнут появляться всясеваявя и ояредадат
I ) Регужрожой жходаго нш^же^я источжта устаяазлква-X еда-т
та тжле значение Ux , яри котором juU > |Nei на вду мжадаего разряда.
Затем уменьшают напряжение исто’пгака до значения при котором начнут появляться показавяя |til =г« Inq } определяют
Оха •
, и
Ьг “ Ие ~
аогревость Д пршиада наибольа^ из Д, ж Og Поверяемый прибор иризнеют годным, если S
-
4.3.5. Предали допусяаэкйЗ ocbobsgS яогр^шяостй.опреда-танже но фориулаи табл.!, л кснтролирущйге точка лркведагш в табл. 5.
Та&жца 5
|
^етккй предал дежмнгади к^реяж |
Контроявдемне (a |
шчйКйл QT -nps^Jta.}: | ||||
|
0,1 |
0,3 |
o,s |
0,7 |
i.o |
1,197 | |
|
Щзедал дацускв^юй оековвой похфвшностк |
г Sus, % | |||||
|
l№V |
1,10 |
0.43 |
0,30 |
0,243 |
0.20 |
0,183 |
|
10 mV |
0,55 |
0,21 |
0,15 |
0,121 |
0,10 |
0,091 |
|
iQO/nV |
0,24 |
O.II |
0.08 |
0,06D |
0.08 |
0,057 |
|
I V |
0,23 |
0,10 |
0.07 |
0,059 |
0,05 |
0,047 |
|
10 V |
0,24 |
O.II |
0,08 |
0,069 |
0,06 |
0,057 |
|
I(X)V | ||||||
|
500V |
0.55 |
0,21 |
0.15 |
0.121 |
0,10 |
0,091 |
со о
П|^ючаяге. Пркбор 1004-2 проаврявт ?а врвделв I V в oooEse?©OTffi с табл, 5, ж оеталгинж йредата проверка прокв-водатая на точках 0,1 U r, 0,5 Uk, s Ug, a таете дополеттель-KG В точках 0,3 Uk и 0,7 Ur, ®сет > аткх течетх на предела I V ткхгучека банзяая к допуекаежцу жаждае ногрешность.
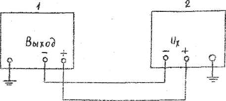
Схеш еоедаешй джж опр^далем® sswbhoS нотфешЕоетя:' а) И& аредадв гзмервнай I; 10? ЮТ mV


б) та пределах измерений 10; 100; 500 V

|
Г Г | ||||
|
L- |
---- |
- | ||
I - кокшаратор напряжений РЗООЗ
2 - ис'штуекмй прибор.
Рис.2
-
4,3.6. Перкожчкость поверки прибора не реже одаого раза в год. '
-
4,4. C^pwieiore результатов поверки.
-
4.4.1, Положительные результаты поваркк оформтгсся путем эыдачЕ свидетельства о государственной поверке к нанесе-Ёжеы оттиска повелительного клбй?ла.
-
4.4.2, В случав отрицательных результатов поверки: запрещается выпуск приборов в odpesnsHne;
погашавтся клейма;
в документах по оформлено результатов поверки указывается о непригодности прибора.
5. УКАЗАНИЯ МБР ВгаЗПАСНОСТИ
-
5.1. Перед началом работы проверьте заземление прибора. Заземление должно быть надежным.
-
5.2. Предохранитель заменяйте при выключенном приборе.
-
5.3. При ремонте следует помнить, чт • п^атбор питается от сети напряжением 220 У , а дня питания цифровых инжкаторов используется выпрямленное пульсирующее напряжение 200 V .
S, ПОДГОТОЖА К РАБОТЕ
-
6.1. Заземлите корпус прибора, вклвчнте кабель питания в сеть, закоротите вход прибора, на табло будет ннжгшровать-ся цифровая часть.
-
6.2. Прогрейте прибор в TeneisKe часа и яроизведате установку нуле Е калибровку.
При работе прибора на пределе TwV прогревайте прибор в течение 2h .
-
6.3, На гфвделе ImU установку куля и ьаляброЕку проиэ-водате через 0,5 h в течение двух первых часов после уста-иовления через Qh
24 h .
-
6.4.
рабочего реж®® и через час при последующей работе, - на пределе IOwjV , на остальшгх пределах - через
СО
Q
СМ О СМ
I ю о
I
Зрааекием осъ потенциометра УСТ.О пр» закороченном входе прибора ВВ04-2 в положении пврвяаазчатвля диапазона измерений "IwV" и прибора П13О4-1, IfsVHa табло П1®бора устанавливают зкачекве 00000^4 знака младаего разряда,]©04~1, 10wV , ПЕЗО4--1, IKiwV- 00000^2 знака младшего разряда, а на остальных диапазонах измерений исполнения Щ304-Т потенциометр УСТ, о на показания прибора не влзгяет, ж этих пределах нулю прибора соответствуют показания на табло 00000+2.
-
6,5. Нормальный элемент класса точности 0,005 подключите, соблюдая полярность, в приборе ШЗО4-1 на клемма "+" и . "-’’ НЗ при нажатой кнопке КАЛИБР, в приборе П1304—2 - на вход прибора в положении "IV " переключателя пределов, и вращением оси потешхйометра КАЛИБР установите на табло значение э.д.с. нормального элемента. Затем измените полярность попк-тючения HopiSObHoro элемента и вращением оси потенциометр КАЛИБР уставовите на табло сревнее значение показателей э.п.с. при разных полярностях подключения.
Калибров!^ можно производить по другой калибруйявей мере класса точности 0,Ю5.
При калибровке прибора H!S04-I инда^уемя только числовое значение ЗДС нормального элемента или .другой калибрулщей меры.
Q.
О О Ч—' со Q
7, ПОРЯДОК РАБОТЫ
-
7.1. При включеяик прибора в’сетв ок работает в режиме автоматического запуска.
При яодключекиа измеряемого объекта к гнездам "+** п Щ304-1и к таездам "+" к IB304-2 ^^зультат кзмэреяия индецируется ка табло.
-
7.2. Внешний запуск прибора осуществляется ело дующим образом:
I) контакте 31 и 9 развот соездаите пврэмнчкой;
2) на контакт 12 относнтельно контакта 31 подайте- отри-датальййй лереяая напряжения g дяительвоотьв фронта не менее 3/ii , ашлитудай не менее 2V,
-
7.3. Не оставляйте на длительное время разомкнутам вход прибора на пределах - 1¥ , т.к. это приводит к перегрузке лгт.
Лрименание. ife пределах выше 100 wU установка ’щгяя лв проязвойятея,
. 8, ВОЗМОЮЕ НЖСПРАНЙОСТЙ И
СПОСОШ Ж УСТРАНИВ®
-
8.1. В процессе эксплуатаций прибор может яодаергаться мелкому (текущему) ремонту. Возможнне кекслравности и спосо-Aj их устранеетя претедекЕ в табл. 6.
Нарушение клейм прибора, исклзэтахвдх доступ к схеме прибора в течение гараатайного срока, не допускается.
Указанное нарукение лишает потребителя права на гарая-Тййвнй ремонт,
-
8.2. По вопросагл среднего ремонта рекомендуется (при необходамоста) обещаться на прежриятие-изготовитель.
-
8.3. ЕЬ требованию заказкшй поставляется "Еуководотво по средаему ремонту".
Таблица 6
|
Йамбяовашгв неиоа-равяостй, внешнее проявление |
Вэроятная при’шна |
Способ устранаяк-я |
|
Прибор вклюяен.яо на отсчетном устройстве нет янжкация |
Перегорел предохранитель, обрнв в кабеле питания |
Замените предохранитель ,отрвмовтн-руйте кабель |
9.
ПРАЖЛА ХРАНННЖ
-
9.1. Приборм храните э усвковке првдяриятия-иэготовйтв-3SI при температуре окружающею воздуха от 5 до 40°С а относительной влажности до 80% при температуре 25°С.
Прибора без упаковки хтйяите при температуре окружаюда-к> воздуха от 10 до 35°С а относительной влажости до 80% зря тежэрачуре 2^с.
Date of print 11 -05-2021 -09/51/03
о
IrS
<
43
О ss»
8 а ю
43
I
CD s ф
ф
3 tf»
й)
si!
Ф tsl a!
О)
si
§
I
I
