Руководство по эксплуатации «Прибор измерительный П-321М» (2г2.135.042 ТО)
го О - |
оО 1>* |
СО Ch |
СП о . | |||||
г-_ |
00^ |
0© |
&) |
Cb |
о A |
Zbl | ||
см’ 1 |
О-Г 1 |
сГ ! |
СМ* 1 |
oi J |
cm’ 1 |
CO CO 1 1 |
co j |
CO •1 |
■Ф |
cn |
•Ф |
Cl |
■Ф |
CD | |||||
CM |
co_ |
co |
Ю |
Ю |
co |
Ol | ||||
£M |
co |
■ф |
Ф |
10 |
k/3 |
<o |
О |
r*. |
t>_ | |
CO ; |
co f |
co" 1 |
co ) |
co 1 |
CO f |
co 1 |
cO ! |
CO i |
co 1 |
co 1 |
СО СП со СО
'Ф о
■—■ СО
СП С5
СО *Ф ■ф

jJO |
CM |
СП |
US |
co |
о |
to |
co | |||||
■ r |
co |
•o |
CH |
t-L |
to |
60 | ||||||
■•> |
to |
Ю |
<0 |
co |
co |
b- |
oO |
00 |
cn | |||
CM |
CM |
CM |
CM |
CM |
CM |
CM |
CM |
EM |
CM |
CM |
CM | |
•J-‘* |
! |
■I |
1 |
i |
I |
1 |
1 |
I |
1 |
1 |
1 |
1 |
О b- 7? CM |
■xb |
■ф b- |
s | ||||||
о |
cc | ||||||||
e |
© .T^ |
CM |
CM |
co |
. eO |
-to ■Ф |
.Xi* |
Ю |
to* |
Г0 1 |
co cO CO 1 ! I |
co 1 |
co 1 |
Ю .1 |
co 1 |
co co 1 1 |
co 1 |
CO 1 |
£O 1 |

<■
■CM |
CH |
CO |
CM |
to |
b“ |
CO |
10 |
b- |
00 |
tO- |
b- |
CM |
Ю |
•СП |
CQ |
cn |
Ф |
b- |
■₽* |
co |
b- | |||
co |
<x |
о |
<Q |
CO |
о |
о |
•Ф |
cn |
о |
■ф |
co |
о |
CO |
to |
О |
co |
СП |
■~: |
о |
A. |
A о | |||
CM |
CM |
co |
co |
co |
to” |
CO* |
co" |
■Ф |
M'" |
-Ф |
to |
1O |
to |
to |
CD |
to" |
b- |
$<■ |
b-* |
об |
03 |
<7> |
о »>-« |
со
—СО——---——— --——-----——-~---——----
о
ю
ООО ® от, от “ «а О ® * <4 от ь- ® <л -* оо
Ч' t— л to со — ■«• —• со « <о 'т —■ ,ь- оо сч ш- о> -ч - “•- - - -
Г~ <СЯ Л ч (О -< —о ch сП С- <~ 1П Ю -О' СО <м сч —■ о о г- Ч* СО Ю Ъ-
СМ 4ЧСМ<?ЧСЧСЧСЧ — — —|~и—■ C'J ~ СС х N
<_ см
'~О
СМ
«D |
CM |
П- |
CM |
b- |
CM |
r- |
CM |
b- |
CO | ||||||
CO |
7^7 vQ |
<o |
op |
a> |
'M |
’’3* |
b> |
GO |
о | ||||||
A |
“1 A. |
CM |
n |
co |
ЬО <p to |
b-* Г-* |
A A. |
A |
о |
'°_ ""I |
‘“1 |
e*3_ |
cO | ||
—9 |
-A- ^-r |
—« |
—■♦ |
—• |
—■ |
CM |
CM CM |
04 |
of |
CM |
CM |
m I Н ! I I I II I I I I I I I I I I I I I I

с_ ч_ о.

<а со
прибор измерительный '
П-321М
ТЕХНИЧЕСКОЕ ОПИСАНИЕ И ИНСТРУКЦИЯ ПО ЭКСПЛУАТАЦИИ
2г2.135.042 ТО
Федеральное бюджетное учреждение «Государственный региональный центр стандартизации, метрологии и испытаний s Томской области»
634012, Томская область, г. Томск, ул Косарева, дЛ?а
Date of print 11 -05-2021 -09/50/36


Date of print 11 -05-2021 -09/50/36
Прибор П-321М обеспечивает:
а) измерение остаточного затухания (усиления);
б) измерение амплитудно-частотных характеристик;
. в) измерение рабочего затухания линий связи;
г) измерение уровней сигнала в диапазоне частот от 0,2 до 150 кГц; .
д) измерение интегральных уровней шумов в канале тональной частоты;
е) проверку работоспособности первичных групповых трактов на частотах 62 и 101 кГц.
Прибор соответствует 5 группе ГОСТ 22261-76 «Средства измерения электрических величин».
Прибор может устанавливаться в аппаратных подвижных узлов связи и аппаратных технического обслуживания, сохраняет работоспособность при изменении температуры окружающего воздуха от минус 30 до плюс 50°С, относительной влажности окружающего воздуха 98% при температуре не выше 35°С, а также в условиях воздействия инея и росы. Прибор сохраняет свои параметры после пребывания в условиях пониженной температуры до минус 50°С и повышенной температуры до плюс 65°С, а также . после пребывания в условиях пониженного атмосферного давления 170 мм рт. ст. при температуре минус 50°С.
Прибор может транспортироваться любым видом транспорта под брезентом в упакованном виде, в том числе самолетом на высоте до 10 тысяч метров.
3. ТЕХНИЧЕСКИЕ ДАННЫЕ
-
3.1. Генератор
-
3.1.1. Значение фиксированных частот.
Таблица I
Положение переключателя частоты, kHz
0,3
0,4
0,6
0,8
Г, 2„
1.4
Номинальная частота, Гц
300
■
400
•
600
800
1200
1400
Продолжение
Положение переключателя частоты, kHz
1,6
2,0
2.4
2,7
3»0
3,4
5,0
8,0
12.3
Номинальная часто-
1600
2000
2400
2697
3000
3404
5000
8000
12306
та, Гц
_
Продолжение
' Положение переключателя частоты, kHz |
14 |
16 |
18 |
20 |
22 |
23,4 |
32 |
.62 |
101 |
Ноианальная часто* та, Гц |
14118 |
16000 |
18113 |
20000 |
22326 |
1 2340032000 1 |
61930 |
101050 |
Примечание. При сигнале с частотой 62 и 101 кГц выходные параметры генератора обеспечиваются только при выходном сопротивлении 150 Ом.
-
3.1.2. Основная погрешность генератора по частоте не превышает ±0,001 f, где f — номинальная частота в соответствии с табл. 1, Дополнительная погрешность по частоте не превышает:
±0,001f на 10рС при изменении температуры окружающего воздуха;
±0,004 f при изменении влажности;
±0,004 ! при воздействии инея и росы; >
±0,001 f при предельных отклонениях напряжения источников питания.
-
3.1.3. Диапазон выходного уровня:
от плюс 18 до минус 45 дБ на нагрузке 600 Ом;
от плюс 5 до минус 45 дБ на нагрузке 150 Ом.
Примечание. 1. Нулевому уровню на нагрузке 600 Ом соответствует напряжение 0,775 В,
2. Нулевому уровню на нагрузке 150 Ом соответствует напряжение 0,387 В.
-
3.1.4. Регулировка выходного уровня сигнала ступенчатая: через 3 дБ от 18 до 15 дБ;
через 5 дБ от плюс 15 до минус 45 дБ н плавная минус 6 дБ по отношению к фиксированному уровню.
-
3.1.5. Основная погрешность выходного уровня генератора 0 дБ с частотой 800 Гц не более ±0,3 дБ при выходном сопротивлении 150 и 600 Ом.
-
3.1.6. Неравномерность частотной характеристики выходного уровня не превышает:
±0,4 дБ в диапазоне частот 0,3... 5 кГц по отношению к уровню на частоте 0,8 кГц, в диапазоне , частот 5...32 кГц по отношению к уровню на частоте 18 кГц;
±0,8 дБ в диапазоне частот 32, 62, 101 кГц при выходном сопротивлении 150 Ом по отношению к уровню на частоте 62 кГц.
-
3.1.7. Погрешность ослабления ступенчатого регулятора выходного уровня не превышает:
±0,3 дБ для ступеней от плюс 15 до минус 40 дБ;
Date of print 11 -05-2021 -09/50/36
Date of print 11 -05-2021 -09/50/36
±0,6 дБ для ступеней плюс J8 и минус 45 дБ.
Дополнительная погрешность выходного уровня генератора не превышает:
±0,15 дБ на 10°С при изменении температуры окружающего воздуха;
±0,3 дБ при изменении влажности;
±0,6 дБ при воздействии инея и росы;
±0,1 дБ при предельных отклонениях напряжения источников питания.
-
3.1.8. Выход генератора симметричный, выходное сопротивление 600±60 Ом или 150± J 5 Ом.
-
3.1.9. Затухание асимметрии выхода не менее:
50 дБ на частоте 0,8 кГц;
40 дБ в диапазоне частот 0,3... 32 кГц;
26 дБ на частотах 62 и 101 кГц.
-
3.1.10. Коэффициент гармоник выходного уровня генератора не превышает:
1,4% в диапазоне частот 0,8 ...32 кГц, при выходном уровне О дБ;
4% в диапазоне частот 0,3... 32 кГц, при выходном уровне 15 дБ;
5% на частотах 62, ЮГ кГц, при выходном уровне 0 дБ.
-
3.2. Измеритель уровня
-
3.2.1. Диапазон частот 0,2... 150,.кГц. .
-
3.2.2. Диапазон измеряемых уровней; от минус 60 до плюс 20 дБ.
-
3.2.3. Шкала стрелочного индикатора от плюс 1 до минус 10 дБ. .
-
3.2.4. Переключение пределов измерения через 5 дБ.
-
3.2.5. Основная погрешность измерения уровня сигнала после калибровки прибора не превышает;
а) ±(0,3—кАх) дБ — для предела 0 дБ, при частоте сигнала 800 Гц;
б) ±(0,5—кАх) дБ — для любого предела при частоте сигнала 800 Гц;
в) ± (0,5—кАх) дБ —в диапазоне частот 0,3... 5 кГц;
± (0,6—кАх) дБ — в диапазоне частот 5...32 кГц;
± (0,8—кАх) дБ — в диапазонах частот 0,2 ...0,3 и 32... ... 120 кГц;
± (1,5—кАх) дБ — в диапазоне 120... 150 кГц, где Ах — значение на шкале индикатора,
к = 0,04 для значений на шкале от 0 до минус 5 дБ,
- к — 0,08 для значений на шкале от минус 5 до минус 10 дБ.
Дополнительная погрешность измерения не превышает:
±0,15 дБ на 10°С при изменений температуры окружающего воздуха;
± 0,3 дБ при изменении влажности;
±0,6 дБ при воздействии инея и росы;
+ 0,2 дБ при предельных отклонениях напряжения источников питания.
-
3.2.6. Частотная характеристика ИУ в режиме измерения с полосовым фильтром ПФ 0,3 ...3,4 приведена в табл. 2.
Таблица 2
Частота сигнала, кГц |
0,05 |
0,1 |
0,14 |
0,2 |
0,25 |
0,3 ' |
0,8 |
1,0 3,0 |
3,0 3,4 |
4,0 |
4,3 |
12 |
Относительное ослабление чувствительности, дБ |
>11 |
>5 |
>2,6 |
>1,6 |
>1 |
0 |
<0,9 |
<1,7 |
>22 |
>36 |
>36 |
-
3.2.7. Погрешность измерения уровня шума в режиме ПФ 0,3... 3.4 кГц не превышает ± 1,5 дБ.
-
3.2.8. Детектирование измеряемого сигнала квадратичное при пикфакторе не более 3.
-
3.2.9. Вход симметричный относительно «земли».
Входные сопротивления:
600±30 Ом, 150+7,5 Ом в диапазоне частот 0,2... 120 кГц; 2^20 кОм в диапазоне частот от 0,2 до 5 кГц;
+ 10 кОм в диапазоне частот от 5 до 32 кГц;
+ 6 кОм в диапазоне частот от 32 до 120 кГц.
-
3.2.10. Затухание асимметрии входа не менее:
50 дБ в диапазоне частот от 0,2 до 5 кГц;
40 дБ в диапазоне частот от 5 до 32 кГц;
26 дБ в диапазоне частот от 32 до 120 кГц.
-
3.2.11. Время непрерывной работы 8 часов. Время перерыва до повторного включения не менее 30 мин.
3.3. Общие сведения
-
3.3.1. Питание прибора может осуществляться:
а) от сети переменного тока с частотой 50+2 Гц, напряжением (220 tf! ) В;
б) от сети переменного тока с частотой 400+20 Гц, напряжением (115±6,0) В;
Date of print 11-05-2021-09/50/36
Date of print 11 -05-2021-09/50/36
в) от источника постоянного тока напряжением (27/^о) В.
Примечание. При питании прибора от сети частотой 400 Гц, параметры прибора на частоте 400 Гц не нормируются.
-
3.3.2. Потребляемый прибором ток не более:
0,15 А от сети переменного тока с напряжением 220 В,
0,5 А от сети переменного тока с напряжением 115 В,
1,4 А от источника постоянного тока 27 В.
-
3.3.3. Габариты прибора с закрытой крышкой:
высота — 205 мм, глубина — 255 мм, ширина — 320 мм.
-
3.3.4. Масса прибора не более 13 кг,
-
4. СОСТАВ ИЗДЕЛИЯ
При варианте поставки с консервацией и чехлом . в состав . изделия и комплекта поставки входят:
прибор измерительный П-321М 2г2.135.042 — 1 шт.
чехол 2г6.832.005 — I шт.
■ запасные части, инструмент и принадлежности согласно 2г2,135.042 ЗИ — 1 комплект.
Эксплуатационные документы
2г2.135.042 ТО — 1 комплект
Схемы и чертежи — 1 комплект
2г2.135.042 ФО— 1 комплект
При варианте поставки без консервации и чехла з~- состав изделия и комплекта поставки входят:
Прибор измерительный П-321М 2г2.135.042-01 — 1 шт.
запасные части, инструмент и принадлежности согласно 2г2.135.042-01 ЗИ — 1 комплект
Эксплуатационные документы
2г2.135.042 ТО — 1 комплект
Схемы и чертежи — 1 комплект
2г2.135.042 ФО — 1 комплект
-
5. УСТРОЙСТВО И РАБОТА ПРИБОРА
-
5.1. Принцип действия и работа прибора
-
В прибор П-321М входят измерительный генератор и измеритель уровня. Питание генератора и измерителя уровня осуществляется через общее питающее устройство ПУ, .входящее в прибор и обеспечивающее необходимые номинальные напряжения для питания их узлов.
Установка режимов и настройка работы прибора производится с помощью переключателей и резистивных регуляторов, отсчет
измеряемого уровня сигнала осуществляется по стрелочному индикатору с учетом установленного положения предела .измерения измерителя уровня.
Расположение органов управления и индикатора на лицевой панели прибора приведены на рис. 1.
Генератор и указатель работают совместно при калибровке измерителя уровня и установке или контроле выходного уровня генератора по измерителю уровня, в остальных режимах они могут работать независимо друг от друга,
-
5,1.1. Измерительный генератор.
Функциональная схема ИГ приведена на чертеже 2г2.135.042Э2, схема электрическая принципиальная приведена на чертеже 2г2.135.042 ЭЗ.
Сигнал с задающего генератора ЗГ поступает на вход -автоматического регулятора уровня, АРУ.
Частота колебаний сигнала устанавливается переключателем ВЧ, через контакты которого подается нулевой потенциал («земля») на соответствующую установленной : частоте клемму ЗГ. АРУ управляется сигналом ошибки, получаемым при сравнении напряжения сигнала.на выходе усилителя с опорным напряжением (см,, раздел 6.3 ВУ).
После АРУ сигнал поступает на фильтр Д, который выделяет синусоидальный сигнал из сигнала прямоугольной формы. Включение в тракт схемы необходимого фильтра осуществляется одновременно с установкой частоты переключателем ВЧ. Выделенный фильтром сигнал усиливается усилителем с трансформаторным выходом Ус. вых. до удвоенной величины напряжения, соответствующего максимальному уровню на выходе генератора..
С выхода усилителя сигнал поступает на ступенчатый регулятор уровня, РУ, и затем на выход через выходной трансформатор ,Тр2, Выходным трансформатором обеспечивается, симметрирование выходов относительно «земли», а также согласование выходного сопротивления ИГ с нагрузкой (600 Ом, 150 Ом). Подключение выходов трансформатора к выходным гнездам осуществляется переключателем В5. Одинаковые выходные уровни сигнала по мощности на 600 и 150-омном выходах обеспечиваются за счет коэффициента трансформации выходного трансформатора. По напряжению уровень сигнала на 150-омном выходе меньше на 6 дБ.
Перевод ИГ в режим калибровки измерителя уровня производится переключателем В5. При этом сигнал отключается от выходных гнезд, на ЗГ устанавливается частота сигнала 800 Гц независимо в каком положении находится в это время переключа-
Date of print 11 -05-2021 -09/50/37
13. МЕТОДИЧЕСКИЕ УКАЗАНИЯ ПО ПОВЕРКЕ ПРИБОРА
ВВОДНАЯ ЧАСТЬ
Настоящие методические указания составлены с учетом требований ГОСТ 8,314-78 «Генераторы низкочастотные измерительные. Методы и средства поверки», ГОСТ 8.118-85 «Вольтметры электронные. Методы и средства поверки при частотах 55 (50), 400 и 1000 Гц», ГОСТ 8.118-85 «Вольтметры электронные. Методы и средства поверки при высоких частотах» и устанавливают методы и средства поверки приборов П-321М, находящихся в эксплуатации, на хранении и выпускаемых из ремонта.
-
13.1. Методы и средства поверки
При проведении поверки должны производиться операции и применяться средства поверки, указанные в табл. 14.
Поверку приборов П-321М проводят в сроки, устанавливаемые приказами, директивами и инструкциями с периодичностью не реже одного раза в год.
Приборы, выпускаемые из ремонта, должны подвергаться внеочередной поверке независимо от времени, прошедшего с момента предыдущей поверки.
-
13.2. Условия поверки и подготовка к ней
-
13.2.1. Условия поверки.
. При проведении операций поверки должны соблюдаться следующие условия:
. температура окружающей среды 293±5°К (20±5°С); относительная влажность 65±15%;
, атмосферное давление 1004-4к Па (750±30 мм рт. ст.);
Ц напряжение питания должно равняться 220 В±5%, частоты Й0±2 Гц;
О) все параметры прибора должны поверяться на концах измерительных шнуров.
т- 13.2.2. Подготовка к поверке.
СМ Перед проведением операций поверки необходимо выполнить Следующие подготовительные работы:
проверить комплектность прибора;
О соединить проводом клеммы _1_ (земля) поверяемого и образцового приборов с шиной заземления;
т— . подключить приборы к сети переменного тока с напряжением ■£220 В; 50 Гц;
О ч—» 05 Q
Таблица 14 №№ n/if Наименование Допускаемые значе- Средства поверки
настоя- ' операций, про- Проверяемые ння погрешностей, "
щих изводимых при отметки предельные значе- Образцовые Вспомогательные
МУ поверке ния параметрон
X
04

■сх |
■ |
£Х . |
о |
ь | |
s» 2е? |
со о |
Ь 1 |
о со | ||
f- JT Q |
£ |
3*> |
ПЭ ■ |
>!Г< |
£П |
П4 • |
1-Х |
S Пр одолжение.табл. 14
№№ п/п настоящих МУ |
Наименование операций, производимых при поверке |
Проверяемые отметки |
Допускаемые значения погрешностей, предельные значения параметров |
Средства поверки | |
Образцовые |
Вспомогательные | ||||
13.3.3Г |
Определение по- |
На частоте 0,3 кГц |
Прибор П-321 М | ||
грешности осла б ле- |
+ 18, минус 4S дБ |
+ 1,0 дБ |
Вольтметр |
Резисторы С2-29 | |
ния ступенчатого |
+ 15... минус 40 дБ |
±0,7 дБ |
ВЗ-49, атте- |
600 Ом±0,5% | |
регулятора выход- |
На частоте 0,8 кГц |
июатор Д1-13 |
150 Ом ±0,5% | ||
кого уровня гене- |
+ 18, минус 45 дБ |
;hOt6 дБ |
(АСО-ЗМ) | ||
ратора |
+ 15... минус 40 дБ |
±0,3 дБ | |||
На частоте 101 кГц +5... минус 40 дБ |
±1,1 дБ | ||||
минус 45 дБ |
±1,4 дБ |
Резисторы С2-29 | |||
13.3.3л |
Определение по- |
Рвых==0 дБ |
Вольтметр | ||
грешности нулевого |
на частотах: 0,8 кГц |
±0,3 дБ |
ВЗ-49 |
ь00 Ом±0,5% | |
уровня генератора |
0,3; 5; 32 кГц |
±0,7 дБ |
150 Ом±0,5% | ||
на 5-ти частотах |
101 кГц |
±1,1 дБ | |||
13.3.Зе |
Определение вы- |
Pr.ij:<==0 дБ, на |
600+60 Ом |
Вольтметр |
Резисторы С2-29 |
ходкого сопротивле- |
частоте 0,8 кГц |
150+15 Ом |
ВЗ-49 . |
600 Ом ±0,5% | |
ния генератора |
150 Ом ±0,5% | ||||
13.3.3Ж |
Определение основ- |
1) на пределе |
± (0,3—кАх) |
Вольтметр |
Генератор ГЗ-56/1 |
ной погрешности из- |
0 дБ, на всех оциф- |
к = 0,04 для от- |
ВЗ-49 | ||
мерителя уровня |
рованных отметках |
меток 0...—5 |
Аттенюатор | ||
шкалы, на частоте |
к=0,08 для от- |
Д1-43 | |||
0,8 кГц |
меток -5...-—10 |
< aGO-зМ) | |||
2) на пределах +20... минус 50 dB | |||||
на отметке шкалы 0 дБ, на частоте 0,8 кГц |
±0,5 дБ |
Продолжение т а б л. 14
№№ п/п настоящих
МУ
Наименование операций, производимых при поверке
Проверяемые
отметки
13.3.3а
13.3.3И
Определение погрешности измерения в режиме с полосовым фильтром ПФ 0,3. .3,4 Определение входного сопротивления измерителя уровня
3) на пределе и отметке но шкале О дБ, на частотах 0,8 кГц
0,3...5 кГц
0,2...0,3 и
-
32.. . 120 кГц
-
120.. .150 кГц
На частоте 0,8 кГц
На частоте 0,8 кГц
При Рм=0 дБ,
при входном сопро
тивлении
>20кй, 600Я, 150Й
Допускаемые значения погрешностей, предельные' значения параметров |
Средства поверки | ||
Образцовые | |
Вспомогательные | ||
. ±0,3 дБ ±0,5 дБ | |||
±0,8 дБ . ±1.5 дБ ±0,3 дБ, после калибровки прибора |
Вольтметр ВЗ-49 |
Генератор ГЗ-56 | |
: Jr 20 кОм 600+30 Ом 150+7,5 Ом |
Вольтметр ВЗ-49 |
Генератор Резисторы 20 кОм 600+0,5% 150+0,5% |
ГЗ-56/1 С2-29 |
Примечание:
-
1. Вместо указанных в таблице образцовых и вспомогательных средств поверки разрешается применять другие аналогичные меры и измерительные приборы, обеспечивающие измерение соответствующих параметров с требуемой точностью.
-
2. Образцовые средства моверки должны быть исправны, поверены и иметь свидетельства (отметки в cji формулярах или паспортах) о государственной или ведомственной поверке.
S 3. Операции по пп. 13,3.3 д, е, и проводятся только при выпуске прибора из ремонта,
включить образцовые приборы и дать им прогреться под током в течение времени, требуемого на самопрогрев по их технической документации;
включить поверяемый прибор и дать ему прогреться под током в течение 15 мин.
-
13.3. Проведение операций поверки
-
13.3.1. Внешний осмотр.
При проведении внешнего осмотра должно быть проверено: отсутствие механических повреждений, влияющих на точность показаний прибора;
наличие и прочность крепления органов управления и коммутации; ■
четкость фиксаций их положений; наличие индикаторных ламп, предохранителей и соответствие их номиналу;
правильность установки стрелки индикатора против крайней левой риски шкалы;
чистота гнезд, разъема и клемм;
состояние соединительных проводов; • .
состояние лакокрасочных покрытий и четкость маркировок;
отсутствие, отсоединившихся или слабо закрепленных элементов схемы (определяется .на слух при наклонах прибора).
При ' наличии дефектов .: прибор подлежит забракованию и направлению в ремонт.
-
13.3.2. Опробование.
Для опробования прибора П-321М в работе необходимо:
установить .переключатель пределов измерения ИУ и переключатель выходных сопротивлений генератора в положение Т , при Р^этом стрелка индикатора должна . отклониться в правую часть стшкалы; .
О регулятором калибровка Ж -»■ (с помощью отвертки) установить стрелку индикатора на середину треугольника шкалы;
CD установить переключатель выходных сопротивлений генератора и переключатель режима .работы ИУ в положение 600 £2 или ^50 й;
О установить плавный регулятор выходного уровня в положение 0 6В;
щ соединить измерительным шнуром ВЫХОД генератора ': ,со рходом ИУ;
т- переключатель частоты установить в положение 0,8 кГц;
определить наличие выходных уровней генератора, устанавливая в соответствующие положения переключатели выходного уровня генератора и пределов измерения ИУ. При этом стрелка, ин-ч210
О
о
4—' со Q
дика-тора ИУ должна находиться в пределах ±1 дБ относительно отметки шкалы «О» при сопротивлении 600 й и отметки «—6» при сопротивлении 150 Q;
.установить переключатель пределов измерения в положение КГ;
определить наличие уровней на всех частотах, устанавливая во все положения переключатель частоты. .При этом стрелка индикатора ИУ должна находиться в пределах ±1,5 дБ;
определить наличие плавной регулировки выходного уровня генератора, изменяя положение плавного регулятора, при этом показание ИУ по шкале индикатора должно быть минус 6 дБ.
При обнаружении неисправности прибор подлежит ’ забракованию и направлению в ремонт.
-
13.3.3. Определение метрологических параметров. Определение основной погрешности генератора по частоте.
Определение основной погрешности генератора по частоте проводят методом непосредственного измерения частоты выходного сигнала электронно-счетным частотомером.
Структурная схема соединения приборов приведена на рис. 7.
/7-Л//Г ан |
д--- h__' |
г—п L.1 |
JC |
Рис. 7. Структурная схема соединения приборов для определения основной погрешности генератора по частоте
Измерения проводятся в следующем порядке: подключить к гнездам ВЫХОД нагрузку 600 Ом;
установить переключатель выходных сопротивлений в положение 600 й;
установить переключатель и плавный регулятор выходного уровня в положение О (ГВ;
установить переключатель частот в положение измеряемой частоты и снять показания частотомера.
Погрешность установки частоты вычислить по формуле:
AfoX^fg --Гизи Гц,
где fH — номинальное значение частоты, Гц (см. табл. 1), кзм — действительное значение частоты, Гц.
Основная погрешность генератора по частоте должна быть не более ±0,001 f Гц.
j. б.) Определение коэффициента гармоник выходного сигнала генератора. Определение коэффициента гармоник выходного сигнала проводят методом . непосредственного измерения коэффициента гармоник измерителем нелинейных искажений.
Структурная схема соединения приборов приведена на рис. 8.

Рис. 8. Структурная схема соединения прибороэ для определения коэффициента гармоник выходного сигнала генератора
Date of print 11 -05-2021-09/50/37
Измерения проводятся в следующем порядке: подключить к гнездам ВЫХОД нагрузку 600 или 150 Ом; установить переключатель выходных сопротивлений, соответственно нагрузке, в положение 600 й или 150 Й;
установить плавный регулятор выходного уровня в положение 0 dB;
. установить переключатель частоты в положение, соответствующее измеряемой частоте;
измерить коэффициент гармоник измерителем нелинейных искажений.
Коэффициент гармоник выходного сигнала должен быть:
на нагрузке 600 Ом и выходном уровне 0 дБ на частотах 0,8; 5; 32 кГц не более 1,4%;
на нагрузке 600 Ом и выходном уровне 15 дБ на частотах 0,3; 0,8; 5; 32 кГц не более 4%; . ...
на нагрузке 150 Ом и выходном уровне 0 дБ на частотах 62 и 101 кГц не более 5%.
Определение основной погрешности выходного уровня генератора. Определение основной погрешности выходного уровня X генератора проводят методом непосредственного измерения выходного напряжения образцовым вольтметром.
Структурная схема соединения приборов приведена на рис. 9.

'9^
Рис. 9. Структурная схема для определения основной погрешности ' выходного уровня генератора, погрешности ослабления ступенчатого регулятора выходного уровня, погрешности нулевого уровня на 5-ти частотах. .
Измерения проводятся в следующем порядке:
подключить к гнездам ВЫХОД нагрузку 600 или 150 Ом;
установить переключатель выходных сопротивлений соответственно нагрузке в положение 600 Й или 150 О.
установить переключатель и плавный регулятор выходного уровня в-положение 0 dB;
установить переключатель частоты в положение 0,8 kHz; измерить выходное напряжение образцовым вольтметром; .основную погрешность выходного уровня вычислить по формуле: - ; .
APo = 2OIg-^ дБ, для RH = 600 Ом,
. 0,775

где Шам — напряжение, измеренное на выходе генератора, В. Основная погрешность выходного уровня генератора должна быть не более ±0,3 дБ.

Л лятора выходного уровня генератора.
.1. Определение погрешности ослабления ступенчатого регулятора выходного уровня от 0 до 18 дБ на частотах 0,3; 0.8 кГц, от 0 до 5 дБ на частоте 101 кГц проводят методом непосредственного измерения-выходного напряжения образцовым вольтметром.
Структурная схема соединения приборов приведена на рис. 9. Измерения проводятся в следующем порядке: подключить к гнездам ВЫХОД нагрузку 600 или 150 Ом; установить переключатель выходных сопротивлений 600 й или 150 Й;
установить переключатель частоты в положение 0,3; 0.8 или 101 кГц;
установить плавный регулятор выходного уровня в положение 0 dB;
измерить выходное напряжение образцовым вольтметром. Погрешность регулятора выходного уровня вычислить по формуле:
ДР = Ри — 20 дБ,
U о
где Р1Г— номинальное значение выходного уровня- генератора, дБ, Uq — напряжение, измеренное вольтметром в положении ступенчатого регулятора 0 dB, В,
Ui!3M — напряжение, измеренное образцовым вольтметром в проверяемом положении ступенчатого регулятора выходного уровня, В.
Ослабление ступенчатого регулятора выходного уровня и допускаемая погрешность приведены в табл. 15.
Таблица 15
с
Положение етупенча-того регулятора |
Положение аттенюатора, дБ' |
Ra«x—600 Ом |
150 Ом | ||||
1=0,3 кГц |
f=0,8 кГц |
1 = 101 кГц | |||||
Допускаемая погрешность |
Допускаемая погрешность |
Допускаемая погрешность | |||||
4-18 ; |
— |
±0,0 дБ |
±0,6 дБ |
— | |||
4-15 |
— |
. — | |||||
4-10 |
— |
■ — | |||||
4-5. |
— | ||||||
■ 0 |
— | ||||||
0 |
0 | ||||||
—5 . |
10 |
1 | |||||
—10 |
10 |
±0,7 дБ |
±0,3 дБ |
±1,1 ДБ | |||
—15 |
20 | ||||||
—20 |
20 | ||||||
—25 |
30 | ||||||
—30 |
30 | ||||||
—35 |
40 | ||||||
—40 ' |
40 | ||||||
—45 |
50 |
±1,0 дБ |
±0,6 дБ |
±М ДБ |
Q.

О Ч—'


П~32!М вш.

2) Определение погрешности ослабления ступенчатого регулятора выходного уровня от минус 5 до минус 45 дБ на частотах 0,3; 0,8; 101 кГц проводят методом сравнения с ослаблением образцового аттенюатора.
Структурная схема соединения приборов приведена на рис. 10.
.Измерения проводятся в следующем порядке:
подключить к гнездам ВЫХОД нагрузку 600 или 150 Ом;
установить переключатель выходных сопротивлений в положение 600 или 150 Ом;
установить переключатель частоты в положения 0,3; 0,8 или 101 kHz; '
установить плавный регулятор выходного уровня в положение 0 с1В;
установить стрелку индикатора ИУ изменением напряжения вспомогательного генератора так, чтобы ИУ имел одно и то же показание при переключении тумблера В;
измерить напряжение на выходе вспомогательного генератора образцовым вольтметром.
Погрешность ослабления ступенчатого регулятора выходного уровня вычислить по формуле:



Date of print 11 -05-2021 -09/50/37
где Рн — значение выходного уровня, установленное ступенчатым регулятором, дБ;
а„ — затухание аттенюатора;
Uo — напряжение, измеренное вольтметром в положении регулятора выходного уровня 0 dB, В;
Пизм — напряжение, измеренное в любом положении регулятора-выходного уровня, В. .
Ослабление ступенчатого регулятора выходного уровня, допускаемая погрешность и положение аттенюатора приведены в табл. 15. .
® Определение погрешности нулевого выходного уровня на 5-ти частотах.
Определение погрешности нулевого выходного уровня на частотах 0,3; 0,8; 5; 32; 101 кГц проводят методом непосредственного измерения выходного напряжения образцовым вольтметром.
Структурная схема соединения приборов приведена на рис. 9. Измерения проводятся в следующем порядке: подключить к гнездам ВЫХОД нагрузку 150 Ом; < ■
установить переключатель выходных сопротивлений в положение 150 Q;
установить переключатель и плавный регулятор выходного уровня в положение О НВ;
установить переключатель частоты в соответствующее, измеряемой частоте, положение;
измерить выходное напряжение образцовым вольтметром.
Погрешность нулевого выходного уровня на каждой частоте вычислить по формуле:
ДР = дБ, для RH .=■• 600 Ом;
0,775
ДР0 = 20 lg дБ, для R,< - 150 Ом, где иизм — напряжение, измеренное на выходе генератора. Погрешность выходного уровня генератора должна быть: на частоте 0,3 кГц не более + 0,7 дБ;
0,387
на частоте 0,8 кГц не более ± 0,3 дБ;
на частотах 5; 32 кГц не более ±0,7 дБ;
на частоте 101 кГц не более ± 1,1 дБ.
Ц Определение выходного сопротивления генератора.
Определение выходного сопротивления генератора проводят с помощью вольтметра на частоте 0,8 кГц.
Структурная схема соединения приборов приведена на рис. 11,
/7-5Ж

Рис. 11. Структурная схема соединения приборов для измерения выходного сопротивления
установить переключатель и плавный регулятор выходного уровня в положение 0 dB;
установить переключатель частоты в положение 0,8 кГц; подключить через тумблер к гнездам ВЫХОД нагрузку 600Ом или 150 Ом; . .
. отключая и подключая нагрузку, измерить напряжение образцовым вольтметром на выходе генератора..
Величину выходного сопротивления генератора вычислить по формуле:
Кви - Я, |~
\ U з . /
где Rh — сопротивление нагрузки, Ом;
Uj — выходное напряжение при отключенной нагрузке, В;
— выходное напряжение, при подключенной . нагрузке, В. Выходное сопротивление должно быть: 600У-60 .Ом, 150±15 Ом. ж) Определение основной погрешности измерителя уровня.
•» - С Определение погрешности измерения прибора .на частоте 0,8 кГц на оцифрованных отметках шкалы проводят методом сравнения его показания с образцовым вольтметром.
Структурная схема соединения приведена на рис. 12.

Рис. 12. Структурная схема соединения приборов для определения погрешности измерения на частоте 0,8 кГц, погрешности измерения на пределах 5... 20 дБ, частотной погрешности измерения, погрешности измерения в режиме с полосовым фильтром ПФ 0,3... 3,4.
'ate of print 11 -05-2021 -09/50/37
Измерения проводятся в следующем порядке: прибор откалибровать (п. 13.3.2);
установить переключатель пределов измерения в положение 0 dB;
установить переключатель режимов работы в положение 6®(Ш; подать на вход прибора сигнал частоты 0,8 кГц с напряжением, соответствующим оцифрованной отметке шкалы индикатора;
измерить входное напряжение образцовым вольтметром.
Погрешность измерения вычислить по формуле:
ДРв= _201g^AL\ 'где Сиэм — напряжение, измеренное образцовым вольтметром на входе измерителя уровня, В;
Пион — номинальное напряжение, соответствующее оцифрованной отметке шкалы. В, приведенное в табл. 16.
Погрешность измерения должна быть не более ± (0,3 — кАх) дБ,где
— к = 0,04 для отметок по шкале 0... минус 5, к 0,08 для отметок по шкале минус 5... минус 10.
Таблица 16
Отметка по шкале |
0 |
—1 |
—2 |
-3 |
—4 |
—5 |
UНОМ, В |
0,775 ■ |
0,6907 |
0,6156 |
0,5486 |
0,4889 |
0,4358 |
Допускаемая погрешность, дБ |
±0,3 |
±0,34 |
±0,38 |
±0,42 |
±0,46 |
±0,5 |
Продолжение
Отметка по шкале |
~6 . |
—7 . |
—8 ' - |
—9 |
— 10 |
. В |
0,3884 . |
0,3461 |
0,3085 |
0,2749 |
0,2450 |
Допускаемая погрешность, дБ |
±0,78 |
±0,86 • |
±0,94 |
±1,02 |
±1,1 |
2 Определение погрешности на всех пределах измерения.
Определение . погрешности на пределах измерения от 0 до 20 дБ проводят методом сравнения показания поверяемого прибора с образцовым вольтметром.
Структурная схема соединения приборов приведена на рис. 12. Измерения проводятся в следующем порядке;
установить переключатель режимов работы в положение 600 Й; ...
подать на вход прибора сигнал частоты 0,8 кГц, установив стрелку индикатора на нулевую отметку шкалы, измерить входное напряжение образцовым вольтметром.
Погрешность измерения вычислить по формуле:
ДР = Рк-201И^“-дБ,
где Рн —номинальное значение устанавливаемого предела измерения, дБ;
Пизм — напряжение, измеренное вольтметром, В.
Погрешность измерения должна быть не более ± 0,5 дБ.
Определение погрешности на пределах измерения .■ от минус 5 до минус 50 дБ проводят методом сравнения показания поверяемого прибора с образцовыми вольтметрами и аттенюатором.
Структурная схема соединения приборов приведена на рис. 13,

Рис. 13. Структурная схема соединения приборов для определения погрешности на пределах измерения от минус 5 до минус 50 дБ.
Date of print 11 -05-2021 -09/50/37
Измерения проводят в следующем порядке:
установить переключатель режимов в положение ^20 kQ;
подать на вход прибора сигнал частоты 0,8 кГц, установив стрелку индикатора на нулевую отметку шкалы, на каждом пределе измерения, измерить напряжение на выходе генератора вольтметром. .
Погрешность измерения вычислить по формуле;
др.Рн + (а.-201г^)дБ,где Рн — номинальное значение устанавливаемого предела, дБ; йа — затухание аттенюатора, дБ;
иИзм — напряжение, измеренное на выходе генератора, В.
Погрешность измерения должна быть не более ± 0,5 дБ. Положение предела измерения ИУ и затухание аттенюатора приведены в табл. 17.
Устанавливаемый предел измерения, dB |
0 |
-5 |
—10 |
—15 |
—20 |
—25 ■ |
—30 |
-35 |
-40 |
—45 |
—50 |
Затухание аттенюатора, дБ |
0 |
10 |
10 |
20 |
20 |
30 |
30 |
40 |
40 |
50 |
50 |
rf Ц Определение погрешности измерения при изменении частоты сигнала.
Определение погрешности измерения при изменении частоты сигнала проводят методом непосредственного измерения сигнала образцовым вольтметром на входе поверяемого прибора на частотах, приведенных в табл. 16.
Структурная схема соединения приборов приведена на рис. 12.
Измерения проводятся в следующем порядке: откалибровать прибор (п. 13.3.2);
установить предел измерения 0 dB;
установить переключатель режима работы в положение 600 £2; установить на измеряемой частоте стрелку индикатора на нулевую отметку шкалы изменением напряжения входного сигнала;
измерить напряжение входного сигнала образцовым вольтметром.
Погрешность измерения вычислить по формуле:
ДР- - 201g—^кдБ,
0,775
где иИзМ — напряжение, измеренное на входе прибора, В.
Допускаемая погрешность должна быть в пределах, указанных в табл. 18.
Таблица 18
Устанавливаемая частота, кГц |
0,2 |
0,3 |
0,8 |
3,4 |
■5 |
18 |
32 |
62 |
120 |
150 |
Допускаемая погрешность измерения, дБ |
±0,8 |
±0,5 : |
±0,3 |
±0,5 . |
±0,6 |
±0,8 |
±1,3 |
Определение погрешности измерения уровня сигнала в режиме с полосовым фильтром ПФ 0,3 ...3,4 kHz.
Определение погрешности измерения уровня сигнала в режиме с полосовым фильтром ПФ 0,3...3,4 kHz проводят методом сравнения показания прибора с образцовым вольтметром.
Структурная схема соединения приборов приведена на рис. 12.
Измерения проводятся в следующем порядке: установить переключатель режима работы а положение 600 Q — ПФ 0,3...3,4 kHz;
прибор откалибровать (п. 13.3.2);
установить переключатель пределов измерения в положение 0 dB; '
подать на вход прибора сигнал частоты 0,8 кГц с напряжением., соответствующим нулевой отметке шкалы индикатора;
измерить входное напряжение образцовым вольтметром. Погрешность измерения вычислить по формуле:
ДР =


где Низм — напряжение, измеренное образцовым вольтметром на входе измерителя уровня, В.
Погрешность измерения должна быть не более ±0,3 дБ. Определение входного сопротивления измерителя уровня.
Определение входного сопротивления проводят с помощью вольтметра на частоте 0,8 кГц.
Структурная схема соединения приборов приведена на рис. 14.

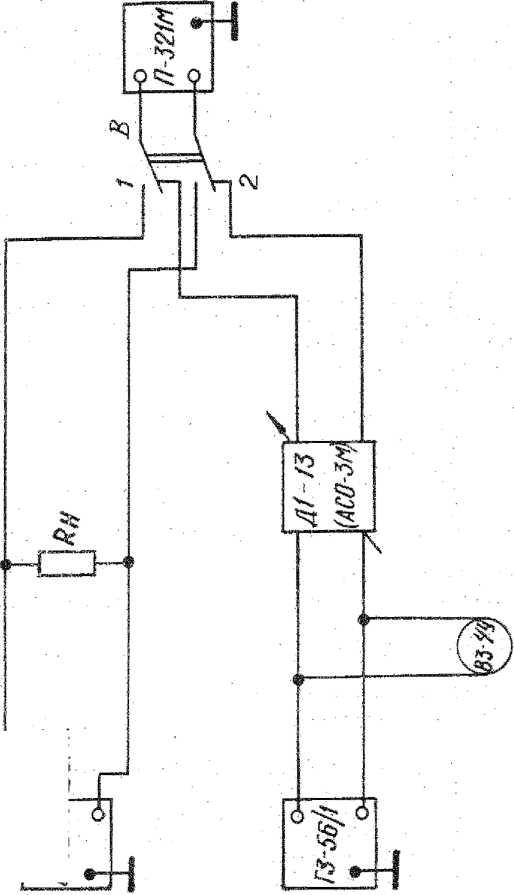
Рис. 14. Структурная схема соединения приборов для определения входного сопротивления измерителя уровня
ate of print 11-05-2021 -09/50/3
Измерения проводятся в следующем порядке: установить переключатель пределов измерения в .положение 0 dB,
установить
переключатель режимов работы в положение, соизмеряемому входному сопротивлению > 20 к£2; Й или 150 й (подключая, при этом, R в структурной схеме 'ветственно 20 кОм, 600 или 150 Ом);
установить переключатель В в положение I;
подать на вход прибора сигнал частоты 0,8 кГц. с напряжением 0,775 В (0 дБ);
регулятором калибровки установить стрелку индика
тора на нулевую отметку шкалы;
перевести переключатель В в положение II;
установить стрелку индикатора ИУ на нулевую отметку шкалы изменением напряжения входного сигнала;
измерить напряжение образцовым вольтметром.
Величину входного сопротивления вычислить по формуле: ,, г» 0,//5 _ ..
Rnx = R.,0.M -------кОм; Ом,
Uin4 — 0./75
где RIf0M — сопротивление резистора структурной схемы, соответствующее измеряемому входному сопротивлению;
Чизм — входное напряжение, измеренное в положении П переключателя В.
Входное сопротивление должно быть: ^20 кОм; 600±30 Ом; 150±7,5 Ом.
13.3.4. Оформление результатов поверки.
а) Приборы, удовлетворяющие требованиям настоящих методических указаний, признаются годными к дальнейшей эксплуатации. В формуляре прибора делается отметка о произведенной поверке, ставится дата поверки, подпись поверителя и оттиск каучукового клейма. В специальных чашках для клеймения прибора (на лицевой, задней панелях и на боковых стенках) наносится оттиск запретительного клейма на сургуче или мастике.
б) На приборы, неудовлетворяющие требованиям настоящих методических указаний, выдается извещение о их непригодности к применению с записью в нем параметров, по которым прибор не соответствует техническим условиям.
В формуляре прибора делается отметка о непригодности, заверяемая подписью поверителя. Оттиск каучукового клейма в этом случае не ставится. Ранее нанесенные оттиски клейм гасятся.
Date of print 11 -05-2021 -09/50/37