Описание типа «Уровнемеры микроволновые Micropilot FMR5* Фирма Endress+Hauser GmbH+Co.KG, Германия» (DE.C.29.004.A № 53520)
об утверждении типа средств измерений
Срок действия до 18 декабря 2018 г.
РЕГИСТРАЦИОННЫЙ № 55965-13
ИНТЕРВАЛ МЕЖДУ ПОВЕРКАМИ 5 лет
Ф.В.Булыгин
Na 013163
Серия СИ
НАИМЕНОВАНИЕ ТИПА СРЕДСТВ ИЗМЕРЕНИИ
Уровнемеры микроволновые Micropilot FMR5
Заместитель Руководителя Федерального агентства
ДОКУМЕНТ НА ПОВЕРКУ
МП 55965-13
ИЗГОТОВИТЕЛЬ
Фирма Endress+Hauser GmbH+Co.KG, Германия
обязательным приложением
ФЕДЕРАЛЬНОЕ АГЕНТСТВО
ПО ТЕХНИЧЕСКОМУ РЕГУЛИРОВАНИЮ'И МЕТРОЛОГИИ
Тип средств измерений утвержден приказом Федерального агентства по техническому регулированию и метрологии от 18 декабря 2013 г. № 1482
Описание типа средств измерений является к настоящему свидетельству.
Приложение к свидетельству № 53520 об утверждении типа средств измерений
ОПИСАНИЕ ТИПА СРЕДСТВА ИЗМЕРЕНИЙ
Уровнемеры микроволновые Micropilot FMR5*
Назначение средства измеренийУровнемеры микроволновые Micropilot FMR5* (далее уровнемеры) предназначены для непрерывного измерения уровня различных продуктов: жидкостей, вязких жидких масс, пульп, сыпучих продуктов.
Описание средства измеренийУровнемеры состоят из первичного преобразователя (антенны) и электронного преобразователя в компактном исполнении, установленных в герметичном корпусе.
Принцип измерений уровня основан на определении времени прохождения электромагнитного сигнала (принцип "Time of Flight") от первичного преобразователя (антенны) уровнемера к поверхности измеряемой среды и обратно. Уровнемер измеряет дистанцию от первичного преобразователя до поверхности продукта и рассчитывает уровень с использованием значения скорости распространения электромагнитного сигнала и данных настройки.
Уровнемер монтируется над поверхностью измеряемой среды. В зависимости от конструктивного исполнения антенны и электронного преобразователя выпускаются различные исполнения уровнемеров (рис.1), предназначенные для установки в открытом пространстве и/или в волноводах (измерительных колодцах, выносных камерах и др.). При необходимости уровнемер может поставляться в комплекте с измерительным колодцем или выносной камерой (байпас) для монтажа на резервуаре.
Уровнемеры исполнений Micropilot FMR50, FMR51, FMR52, FMR53, FMR54 (табл. 2) предназначены преимущественно для применения с жидкостями и пульпами, Micropilot FMR56, FMR57 (табл. 3) - преимущественно для применения с сыпучими продуктами и пульпами.
Настройка уровнемера осуществляется на месте монтажа и/или через интерфейс цифровой коммуникации. Измерительная информация может передаваться в виде аналогового и/или цифрового сигнала (HART, Profibus-PA, Foundation Fieldbus) в контроллер, персональный компьютер, устройство индикации и регистрации и/или может быть считана с дисплея уровнемера и/или выносного блока управления с дисплеем FHX50 (рис. 2).
В приборе реализована функция программного подавления ложных эхо-сигналов для достижения большей точности и достоверности.
В состав электронного преобразователя включен функциональный блок расширенной самодиагностики, который непрерывно в процессе работы выполняет функции контроля исправности частей уровнемера. Результаты самодиагностики в виде числовых величин и сообщений для пользователя могут быть считаны с дисплея уровнемера и/или могут передаваться в виде выходного сигнала.
Уровнемеры могут иметь программируемый дискретный выходной сигнал, настраиваемый на предельное значение уровня или другого параметра (например, напряжения питания уровнемера, температуры в корпусе электронного преобразователя) для аварийной сигнализации, обеспечивая функциональную безопасность согласно SIL2/3 по IEC 61508 (ГОСТ Р МЭК 61508-Х-2007).
Уровнемеры применяются также для вычисления и индикации объема жидкостей и сыпучих материалов в резервуарах.
Уровнемеры выпускаются в обычном или взрывозащищенном исполнениях.
Для обслуживания, настройки, диагностики уровнемеров с персонального компьютера может использоваться сервисная программа FieldCare.
Внешний вид уровнемеров приведен на рисунке 1.


FMR50 FMR51



FMR57
Рисунок 1. Внешний вид уровнемеров Micropilot FMR5*.

Рисунок 2. Внешний вид выносного блока индикации и управления FHX50.
В конструкции прибора предусмотрена блокировка клавиатуры одновременным нажатием клавиш Hl + + _11, с помощью которой блокируется доступ ко всем операциям в ме
ню прибора.
В уровнемерах конструктивно предусмотрено наличие защиты от записи посредством переключателя блокировки. Переключатель блокировки может иметь два состояния: "Off ("Выключен") или "On" ("Включен") (рис. 3).
Рисунок 3. Переключатель блокировки.

Лист № 3 Всего листов 8 Если аппаратная защита от записи активирована, на дисплее уровнемера отображается символ Й (рис. 4).
Рисунок 4. Символ включения защиты от несанкционированного доступа к настройкам прибора.
Для применения уровнемера в учетно-расчетных операциях переключатель блокировки может быть заклеен маркой поверителя, также конструктивно предусмотрена защита корпуса электронного преобразователя пломбами надзорного органа (рис. 5).
Рисунок 5. Схема пломбирования корпуса уровнемера.
Программное обеспечение (ПО) уровнемеров состоит из двух частей Firmware и Software. Обработка результатов измерений и вычислений (метрологически значимая часть ПО) проводится по специальным расчетным соотношениям, сохраняемых во встроенной программе (Firmware).
Доступ к цифровому идентификатору Firmware (контрольной сумме) невозможен (проводится самодиагностика без отображения контрольной суммы на дисплее).
Наименование программного обеспечения отображается на дисплее преобразователя при его включении. Идентификационные номера Firmware отображаются как неактивные, не подлежащее изменению.
Наименование ПО имеет структуру X.Y.Z, где:
X ~ идентификационный номер Firmware обозначается 01;
Y - идентификационный номер текущей версии Software (00 до 99) - характеризующий функциональность преобразователя (различные протоколы цифровой коммуникации, а также совместимость с сервисными программами);
Z - служебный идентификационный номер (например, для усовершенствования или устранения неточностей (bugs tracing)) - не влияет на функциональность и метрологические характеристики уровнемера.

Лист № 4
Всего листов 8
Идентификационные данные программного обеспечения системы представлены в таблице 1.
Таблица 1
|
Наименование программного обеспечения |
Идентификационное наименование программного обеспечения |
Номер версии (идентификационный номер) программного обеспечения |
Цифровой идентификатор программного обеспечения (контрольная сумма исполняемого кода) |
Алгоритм вычисления цифрового идентификатора программного обеспечения |
|
FMR5x |
FMR5x- _HA2W_FLCO__010000- 4114.XML |
не ниже V01.00.zz |
не отображается |
CRC CCITT16 |
Программное обеспечение уровнемера от непреднамеренных и преднамеренных изменений имеет уровень защиты "С" согласно МИ 3286-2010.
Метрологические и технические характеристики
Таблица 2
|
Исполнение уровнемера |
FMR50 |
FMR51 |
FMR52 |
FMR53 |
FMR54 |
|
Диапазон измерений, м |
от 0* до 30/40 |
от 0* до 40/70 |
от 0* до 40/60 |
от 0* до 20 |
от 0* до 20 |
|
Рабочая температура, °C |
от ”40 до +130 |
от-196 до+450 |
от -40 до +200 |
от “40 до +150 |
от -60 до +400 |
|
Рабочее давление, МПа (бар) |
от -0,1 до 0,3 (от -1 до 3) |
от -0,1 до 16 (от -1 до 160) |
от -0,1 до 1,6 (от -1 до 16) |
от -0,1 до 4 (от -1 до 40) |
от -0,1 до 16 (от -1 до 160) |
|
Пределы допускаемой абсолютной погрешности измерений уровня**, мм: |
для моделей с диапазоном измерения 30 м: ±2 мм для моделей с диапазоном измерения 40 м: ±3 мм |
для моделей с диапазоном измерения 40 м: ±2 мм для моделей с диапазоном измерения 70 м: ±3 мм |
для моделей с диапазоном измерения 40 м: ±2 мм для моделей с диапазоном измерения 60 м: ±3 мм |
±6 мм | |
|
Количество разрядов индикатора |
6 | ||||
|
Температура окружающего воздуха, °C |
от -40 до +80, от -50 - по индивидуальному заказу (от -20 до +70 - с ЖК-дисплеем) | ||||
|
Выходной сигнал: |
4 ... 20 мА, HART, Profibus-PA, Foundation Fieldbus, другие варианты - по запросу | ||||
|
Электропитание |
10,4 ... 48 В пост, тока, 90 ... 253 В пер. тока или по сигнальной цепи; другие варианты - по запросу | ||||
|
Температура транспортирования и хранения, °C |
от -40 до +80, от -60 - по индивидуальному заказу | ||||
|
Габаритные размеры корпуса, не более, (Д х Ш х В), мм:
|
170x144x176 170x 163x 178 | ||||
|
Масса без фланцев, не более, кг: - для корпуса GT 18; -для корпуса GT 19, GT 20. |
14 И | ||||
* нижнее значение диапазона измерений определяется конструктивным исполнением антенны ** для сыпучих продуктов - при условии ровной поверхности продукта в резервуаре
Таблица 3
|
Исполнение уровнемера |
FMR56 |
FMR57 |
|
Диапазон измерений, м |
от 0* до 30 |
от 0* до 70 |
|
Рабочая температура, °C |
от -40 до +80 |
от “40 до +400 |
|
Рабочее давление, МПа (бар) |
от -0,1 до 0,3 (от -1 до 3) |
от -0,1 до 1,6 (от -1 до 16) |
|
Пределы допускаемой абсолютной погрешности измерений уровня**, мм |
±3 мм |
+3 мм |
|
Количество разрядов индикатора |
6 | |
|
Температура окружающего воздуха, °C |
от -40 до +80, от -50 - по индивидуальному заказу (от -20 до +70 - с ЖК дисплеем) | |
|
Выходной сигнал: |
4 ... 20 мА, HART, Profibus-PA, Foundation Fieldbus, другие варианты - по запросу | |
|
Электропитание |
10,4 ... 48 В пост, тока, 90 ... 253 В пер. тока или по сигнальной цепи; другие варианты - по запросу | |
|
Температура транспортирования и хранения, °C |
от -40 до +80, от -60 - по индивидуальному заказу | |
|
Габаритные размеры корпуса (Д х Ш х В), мм:
|
170 х 144 х 176 170x 163x 178 | |
|
Масса без фланцев, не более, кг:
|
14 11 | |
* нижнее значение диапазона измерений определяется конструктивным исполнением антенны ** для сыпучих продуктов - при условии ровной поверхности продукта в резервуаре
Комплектность средства измерений
|
№ |
Наименование |
Обозначение |
Кол-во |
Примечание |
|
1. |
Уровнемер: Micropilot FMR5* |
Micropilot FMR5* FMR50/51/52/53/54/56/57 |
1 |
В соответствии с заказом |
|
2. |
Измерительный колодец или выносная камера (байпас) |
1 |
В соответствии с заказом | |
|
3. |
Вспомогательные принадлежности: 71132889 - Крышка защитная GT18/GT19/GT20 71132222 - Выносной блок индикации и управления FHX50 XPF0020 - Измерительный преобразователь уровнемера (Модуль электронный) XPF002* - Антенна уровнемера FMR5* 71132890 - Крепеж для FHX50, трубка 1’72" 71105890 - Защита рупорной антенны, 80мм 71105889 - Защита рупорной антенны, 100мм 942223-9000 - Удлинитель антенны металлический FAR10 71162776 - Кронштейн монтажный для FMR50/56 71094020 - прикручиваемый фланец FAX50 71162242 - Козырек защитный GT18/GT19/GT20 316L (нерж.) 71128617 - Защита от перенапряжения (ОУРЮ),1-кан. 71128619 - Защита от перенапряжения (OVP20), 2-кан. 51006326 - Защита от перенапряжения HAW569 71125400 - Защита от перенапряжения HAW562 71217125 - Коммуникатор SFX350 71217126- Коммуникатор SFX370 НМХ50 - Преобразователь сигнала HART 51002375 - Блок питания RNS221 71162777 - UNI - фланец 3’7DN80/80, рупор 80мм 71162778 - UNI - фланец 4'7DN 100/100, рупор 80мм 71162780 - UNI - фланец 6VDN150/150, рупор 80мм 71162781 - UNI - фланец 47DN100/100, рупор 100мм 71162782 - UNI ” фланец 6'7DN150/150, рупор 100мм |
В соответствии с заказом | ||
|
4. |
Компакт-диск с сервисной программой FieldCare |
1 | ||
|
5. |
Руководство по эксплуатации |
1 |
Для соответствующего исполнения уровнемера | |
|
6. |
Паспорт |
1 | ||
|
7. |
Методика поверки |
1 | ||
наносится на корпус уровнемера и/или титульные листы руководства по эксплуатации и паспорта уровнемера.
Поверкаосуществляется по документу МП 55965-13 ТСИ. Уровнемеры микроволновые Micropilot FMR5*. Методика поверки”, утвержденному ФГУП "ВНИИМС" в ноябре 2013 г.
Основное поверочное оборудование:
-
- рулетка измерительная металлическая 2-го класса по ГОСТ 7502-98, компарирован-ная по образцовой измерительной ленте третьего разряда;
-
- дальномер лазерный GLM 80 Professional, диапазон измерений от 0,05 до 80 м, абсолютная погрешность ±1,5 мм;
-
- миллиамперметр постоянного тока для измерения в диапазоне 0/4.„20 мА с относительной погрешностью измерений не более ±0,05 %.
-
- изложены в руководстве по эксплуатации для каждого типа уровнемера.
-
1. ГОСТ Р 52931-2008 "Приборы контроля и регулирования технологических процессов. Общие технические условия".
-
2. Техническая документация фирмы.
-
- выполнение торговых и товарообменных операций.
Фирма Endress+Hauser GmbH+Co.KG, Германия.
Адрес: Haupstrasse 1, D-79689 Maulburg, Germany
Тел.: +49 7622 28 0, факс: +49 7622 28 14 38
e-mail: info@pcm.endress.com
Представитель изготовителя в РФ
ООО "Эндресс+Хаузер"
117105, Россия, Москва, Варшавское шоссе, д.35, стр. 1, 5 эт.
Тел.: +7(495) 783-28-50, факс: +7(495) 783-28-55
e-mail: info@ru.endress.com
Испытательный центрФедеральное государственное унитарное предприятие «Всероссийский научно-исследовательский институт метрологической службы» (ФГУП «ВНИИМС») Адрес: 119361, г. Москва, ул. Озерная, д.46
Тел./факс: (495)437-55-77 / 437-56-66;
E-mail: office@vniims.ru, www.vniims.ru
Аттестат аккредитации ФГУП «ВНИИМС» по проведению испытаний средств измерений в целях утверждения типа № 30004-13 от 26.07.2013 г.
Заместитель
Руководителя Федерального агентства по техническому регулированию и метрологии
ВСЕРОССИЙСКИЙ НАУЧНО-ИССЛЕДОВАТЕЛЬСКИЙ ИНСТИТУТ МЕТРОЛОГИЧЕСКОЙ СЛУЖБЫ
(ФГУП "ВНИИМС")
УТВЕРЖДАЮ
В.Н. Яншин
2013 г.
ВНИИМС"
Государственная система обеспечения единства измерений
Уровнемеры микроволновые Micropilot FMR5*Методика поверки
МП 55965-13Москва
2013
1. ВВЕДЕНИЕ-
1.1 Настоящий документ распространяется на уровнемеры микроволновые Micropilot FMR5* производства фирмы Endress+Hauser GmbH+Co.KG, Германия, при использовании их в сферах распространения государственного метрологического контроля и надзора, и устанавливает требования к методам и средствам их первичной и периодической поверки.
-
1.2 Межповерочный интервал - не более 5 лет.
-
2.1 При проведении первичной поверки выполняют следующие операции:
-
- внешний осмотр, п. 7.1,
-
- проверка идентификационных данных программного обеспечения (ПО) уровнемера, п, 7.2;
-
- опробование, п. 7.3,
-
- определение метрологических характеристик, п. 7.4:
-
2.2 При проведении периодической поверки выполняют следующие операции:
-
- внешний осмотр, п. 7.1,
-
- проверка идентификационных данных программного обеспечения (ПО) уровнемера, п. 7.2;
-
- опробование, п. 7.3,
-
- определение метрологических характеристик:
с демонтажем, п.п. 7.4.2
без демонтажа, на месте эксплуатации уровнемера п. 7.4.3
со вспомогательным уровнемером п. 7.4.4.
3. СРЕДСТВА ПОВЕРКИ-
3.1 При проведении поверки применяют следующие средства измерений и вспомогательное оборудование:
..... миллиамперметр постоянного тока для измерения в диапазоне 0/4...20 мА с относительной погрешностью измерений не более ±0,05 %;
-
- рулетка измерительная с ценой деления 1 мм по ГОСТ 7502-98, компарирован-ная по измерительной ленте третьего разряда в соответствии с МИ 1780-87;
-
- дальномер лазерный GLM 80 Professional, диапазон измерений от 0,05 до 80 м, абсолютная погрешность ±1,5 мм;
-
- источник постоянного тока напряжением 24 В, переменного тока 220 В частотой 50 Гц;
-
- термометр с ценой деления 0,1 °C по ТУ 25-2021.003-88.
-
- психрометр типа М-34 по ГОСТ 17142-78;
-
- уровнемерная поверочная установка по ГОСТ 8.321-78 (для поверки с демонтажем согласно п. 7.4.2.1);
-
- подставка (для поверки с демонтажем согласно п. 7.4.2.2);
-
- уровнемер вспомогательный (для поверки со вспомогательным уровнемером п. 7.4.4).
-
3.2 Допускается использовать другие средства измерений, если они по своим характеристикам не хуже, указанных в п. 3.1.
-
3.3 Все средства измерений должны быть поверены органами Государственной метрологической службы и иметь действующие свидетельства о поверке.
-
4.1 При проведении поверки соблюдают требования безопасности, определяемые:
-
- правилами безопасности труда и пожарной безопасности, действующими на предприятии, поверочной установке;
-
- правилами безопасности при эксплуатации используемых эталонных средств измерений, испытательного оборудования и поверяемого уровнемера, приведенными в эксплуатационной документации;
-
4.2 Монтаж электрических соединений проводят в соответствии с ГОСТ 12.3.032-84 и "Правилами устройства электроустановок" (раздел VII).
-
4.3 К поверке допускаются лица, имеющие квалификационную группу по технике безопасности не ниже II в соответствии с "Правилами техники безопасности при эксплуатации электроустановок потребителей" и изучившие эксплуатационную документацию и настоящий документ.
-
5.1 При проведении первичной поверки соблюдают следующие условия:
-
- температура окружающего воздуха 20 ±5 °C;
-
- относительная влажность воздуха 30...80 %;
-
- атмосферное давление 86... 107 кПа.
-
5.2 При проведении периодической поверки по п. 7,4 соблюдают рабочие условия эксплуатации, при этом условия для окружающего воздуха соблюдают, как указано в п. 5.1.
Перед проведением поверки выполняют следующие подготовительные работы:
-
- при первичной поверке на фирме-изготовителе устанавливают уровнемер на калибровочной установке согласно программе автоматической поверки уровнемера;
-
- при первичной поверке в органах Государственной метрологической службы России или периодической поверке поверяемый уровнемер подготавливают к работе согласно руководству по эксплуатации (раздел "Пусконаладка").
Методы задания значения параметров прибора путем ввода их в рабочее меню прибора указаны в разделе "Эксплуатация" руководства по эксплуатации.
Зная используемый диапазон измерений для данного уровнемера (т.е. параметры резервуара (п. 7.4.3), поверочной установки (7.4.2.1) или расстояния до экрана (п. 7.4.2.2), вводят в рабочее меню уровнемера значение расстояния Le, соответствующее нулевому уровню продукта и значение Гр, соответствующее уровню полностью заполненного резервуара. Расстояния измеряются от начала антенны прибора со стороны монтажного патрубка (резьбы или фланца).
6,2 Проверка токового выхода (при его наличии).Для уровнемеров, имеющих цифровой выход (PROFIBUS-PA, Foundation Fieldbus), а также имеющих токовый выход, но работающих в одно- или многоадресном режиме HART проверка токового выхода не требуется.
Для проверки токовых выходов, для каждого токового выхода, имеющегося у прибора, последовательно задают в рабочем меню "моделирование" ("simulation") не менее трёх токовых значений (например, 4, 12 и 20 мА) в произвольном порядке.
Приведенную погрешность 5i по токовому сигналу и определяют по формуле
<» = Л~/>.100%, (1)
D
где
1у - значение тока на выходе уровнемера в мА;
Is - проверочное значение тока в мА;
D - диапазон изменений выходного сигнала, мА.
Уровнемер считают проверенным по токовому выходу, если значение приведенной погрешности не превышает +0,25 %.
7. ПРОВЕДЕНИЕ ПОВЕРКИ 7.1 Внешний осмотр.При внешнем осмотре проверяют:
-
- отсутствие механических повреждений на уровнемере, препятствующих его применению;
-
- соответствие паспортной таблички уровнемера требованиям эксплуатационной документации;
-
- соответствие комплектности уровнемера указанной в документации.
Уровнемер не прошедший внешний осмотр к поверке не допускают.
7.2 Проверка идентификационных данных программного обеспечения (ПО).Выбирают русский или английский язык меню уровнемера.
В зависимости от того на каком языке программное обеспечение прибора номер версии ПО испытуемых уровнемеров должен выводиться на экран преобразователя путем следующих команд в меню прибора:
на английском языке: MENU-*DIAGNOSTICS->DEVICE INFO—TIR.MWARE VERSION
на русском языке: МЕНЮ-*ДИАГНОСТИКА->ИНФОРМАЦИЯ О ПРИБОРЕ-»ВЕРСИЯ ПРОГРАММНО-АППАРАТНОГО ОБЕСПЕЧЕНИЯ
Также при запуске уровнемера номер версии программного обеспечения должен отображаться на дисплее электронного преобразователя как неактивный, не подлежащий изменению. Доступ к цифровому идентификатору программного обеспечения (контрольной сумме исполняемого кода) не возможен.
Результаты проверки считаются положительными, если номер версии программного обеспечения уровнемера, отображенный на дисплее электронного преобразователя, совпадает с номером версии на маркировочной таблице электронного преобразователя, а идентификационные данные программного обеспечения соответствуют заявленным (таб лица 1),
Идентификационные данные программного обеспечения уровнемера:
Таблица 1
|
Наименование программного обеспечения |
Идентификационное наименование программного обеспечения |
Номер версии (идентификационный номер) программного обеспечения |
Цифровой идентификатор программного обеспечения (контрольная сумма исполняемого кода) |
Алгоритм вычисления цифрового идентификатора программного обеспечения |
|
FMR5x- HA2W_FLSH Main |
FMR5x- HA2W FLSH Main 010000-4114.s37 |
01.00.zz |
Нет доступа для отображения |
CRC CCITT 16 |
Опробуют уровнемер:
-
- при первичной поверке на заводе-изготовителе — согласно заводской программе поверки уровнемера;
-
- при первичной поверке в органах Государственной метрологической службы России, а так же при периодической поверке с демонтажем, перед поверхностью передвижного экрана;
-
- при периодической поверке без демонтажа, на месте эксплуатации, при имеющейся возможности увеличения/уменыпения уровня продукта в резервуаре.
Результат опробования считают положительным, если при увеличении/уменыпении уровня/расстояния соответствующим образом изменялись показания на дисплее прибора, на мониторе компьютера, контроллера, устройстве индикации или миллиамперметре.
-
- при поверке уровнемера со вспомогательной антенной проводят его опробование
со штатной антенной и дополнительно проверяют отсутствие на дисплее прибора и/или мониторе компьютера диагностических сообщений: "Failure"/" Отказ" (неисправность, выход из строя), "Maintenance required "/"Требуется техническое обслуживание" (требуется техническое обслуживание), "Function сЬеск’7"Проверка функций" (выполняется функция проверки), "Out of specification"/"He соответствует спецификации" (за пределами заданных технических требований), "А1агш’7"Тревога" (аварийный сигнал),
"Warning"/"Предупреждение" (предупреждающее сообщение), что свидетельствует о положительных результатах всех функций самодиагностики уровнемера.
-
7.4 Определение метрологических характеристик.
-
7.4.1 При первичной поверке на заводе-изготовителе - согласно заводской процедуре поверки уровнемера.
-
Уровнемеры в исполнении без фланца или с фланцем наружным диаметром менее 300 мм монтируют на металлической пластине диаметром не менее 300 мм.
Поверку с демонтажем уровнемера осуществляют в соответствии с п. 7.4.2.1 или п.
7.4.2.2.
-
7.4.2.1 При поверке с демонтажем уровнемера используют поверочную установку по ГОСТ 8.321-78.
-
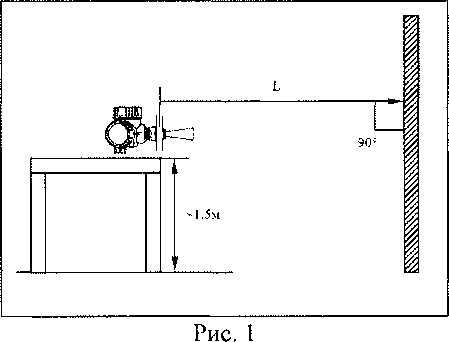
7.4.2.2 При поверке с демонтажем уровнемера в качестве имитатора уровня продукта используют ровную поверхность стены (экрана), в которую направляют антенну уровнемера (см. рис. 1). Плоскость стены (экрана) должна быть строго перпендикулярна оси антенны (допуск не более ±1 °). Расстояние между осью антенны уровнемера и различными препятствиями (металлическими предметами, железобетонными конструкциями и т.п.) должно составлять не менее 2 м.

Закреплённый уровнемер на подставке, как показано на рисунке, устанавливают в позицию №1 с помощью рулетки на расстояние Li, соответствующую уровню пустого резервуара Le> заданному в п. 6.1.
Переустанавливают уровнемер в позицию №2 с помощью рулетки на расстояние L2 соответствующее LE, заданное в п. 6.1, соответствующее уровню заполненного резервуара, и выполняют те же действия, как и для позиции №1.
В каждой позиции (по п.п. 7.4.2.2.) проводят по два измерения и записывают в протокол показание значения "уровня" по рулетке и с дисплея прибора, или монитора компь-ютера/контроллера или миллиамперметра.
Для измерений, проведенных в п.п. 7.4,2.1, 7.4.2.2 определяют значение абсолютной погрешности уровнемера 5У aoc по формуле
бу абс. “ Ln — Ly, (2)
где
Ln - значения расстояний, измеренные рулеткой в позиции 1 и 2, в мм;
Ly- значения расстояний, измеренные уровнемером в позиции 1 и 2, в мм.
Уровнемер считают выдержавшим поверку, если полученное при поверке наибольшее из значений абсолютной погрешности уровнемера не превышает предела допускаемой погрешности, указанной в основных технических характеристиках для данной модели уровнемера.
7.4.3 Без демонтажа на месте эксплуатации (только для жидкостей и пульп).При проведении измерений без демонтажа поверхность жидкости в резервуаре должна быть ровной/спокойной, перемешивающее устройство в резервуаре (при его наличии) отключено. Заполнение/опорожнение резервуара в процессе измерений не допускается.
Проводят измерение при исходном уровне жидкости в резервуаре. Измерение уровня осуществляется с помощью рулетки или контрольного уровнемера (при его наличии на резервуаре) с погрешностью до ±1 мм.
Если имеется возможность заполнения/опорожнения резервуара до определённых уровней, значения которых однозначно определены, например, конструкцией резервуара, подходящих трубопроводов или технологическим процессом (например, по известным значениям ”В", т.е. верхнего и "Н", т.е. нижнего уровней, известных из протокола измерений параметров резервуара от соответствующих служб резервуарного парка предприятия, полученных при составлении калибровочных таблиц резервуара), то поверка может проводиться по данным уровням.
Проводят измерения с помощью рулетки (контрольного уровнемера) или заполня-ют/опорожняют резервуар до однозначно определенных уровней два раза и записывают в протокол показание значения "уровня" в данной позиции и данные измерения уровнемера.
Для проведенных измерений определяют значение абсолютной погрешности уровнемера 5У абс по формуле (2). При этом: Еп - значения расстояний, измеренные рулеткой (контрольным уровнемером) или однозначно определенные уровни в позиции 1 и 2, в мм; Ly- значения уровня, измеренные уровнемером в позиции 1 и 2, в мм.
7.4.4 Со вспомогательным уровнемеромДанный вариант поверки выполняют при невозможности (нецелесообразности) демонтажа антенны уровнемера с места эксплуатации, например из-за непрерывного технологического процесса, при наличии избыточного давления и т.п.
Вынимают измерительный преобразователь уровнемера из корпуса согласно указаниям, приведенным в руководстве по эксплуатации и рис. 4. Вставляют измерительный преобразователь в корпус вспомогательного уровнемера того же исполнения.
Выполняют подготовку вспомогательного уровнемера к работе согласно п. 6. Обращают внимание, что если вспомогательный уровнемер уже был подготовлен к работе, согласно п, 6.1, то повторная настройка по п. 6.1 с измерительным преобразователем поверяемого прибора не требуется. Настройка измерительного преобразователя происходит автоматически копированием настроек сохраненных в HistoROM, находящемся в корпусе вспомогательного уровнемера.
Проводят определение метрологических характеристик согласно п. 7.4.2.
По завершению определения метрологических характеристик производят монтаж измерительного преобразователя в штатный корпус уровнемера, копирование сохраненных в HistoROM штатного корпуса уровнемера настроек и проводят повторную подготовку к работе согласно п. 6.2 и опробование уровнемера согласно п. 7.3.
Уровнемер считают выдержавшим поверку, если полученное при поверке наибольшее из значений абсолютной погрешности уровнемера не превышает предела допускаемой погрешности, указанной в основных технических характеристиках данной модели уровнемера.
Рис. 2
-
7.4.5 Уровнемер, выдержавший поверку в указанных условиях, считают пригодным для работы с любыми другими продуктами, соответствующими требованиям по эксплуатации.
-
8.1 Результаты поверки оформляют протоколом по форме указанной в Приложении А.
-
8.2 Положительные результаты поверки оформляют свидетельством и выполняют процедуры предусмотренные по ПР 50.2.007.
-
8.3 При отрицательных результатах поверки выполняют процедуры предусмотренные ПР 50.2.006.
ПРИЛОЖЕНИЕ А
ПРОТОКОЛ поверки уровнемера Micropilot FMRКод заказа ______________________
Серийный номер __________________
Применяемый диапазон измерений уровня, мм ____________________
Средство поверки , диапазон измерений____мм,
погрешность_______мм.
Настройка уровнемера:
Lp, ММ ___
Ц-, мм ______________________
Результаты поверки:
Поверка осуществлялась согласно пункту методики ___________
6. Заключение по подготовке к поверке ________________________
-
7.1 Заключение по внешнему осмотру ________________________
72 Проверка идентификационных данных ПО _____________________
-
7.3 Заключение по опробованию _______________________
7.4
Определение метрологических характеристик
|
№ изм. |
Измеренное значение по рулетке/образцовым прибором/однозначно определенный уровень Lll} мм |
Измеренное значение уровнемером Ly, мм |
Диапазон измерений, м |
Допускаемая абсолютная погрешность измерений, мм |
Абсолютная погрешность уровнемера, мм бу абс. “ Ly — Lt) |
Заключение о пригодности уровнемера:
Поверитель:________________________ ( )
" ” 20 г.
